PostgreSQL Exporter Quickstart and Dashboard
A quickstart to setup the Prometheus PostgreSQL Exporter with preconfigured dashboards, alerting rules, and recording rules.
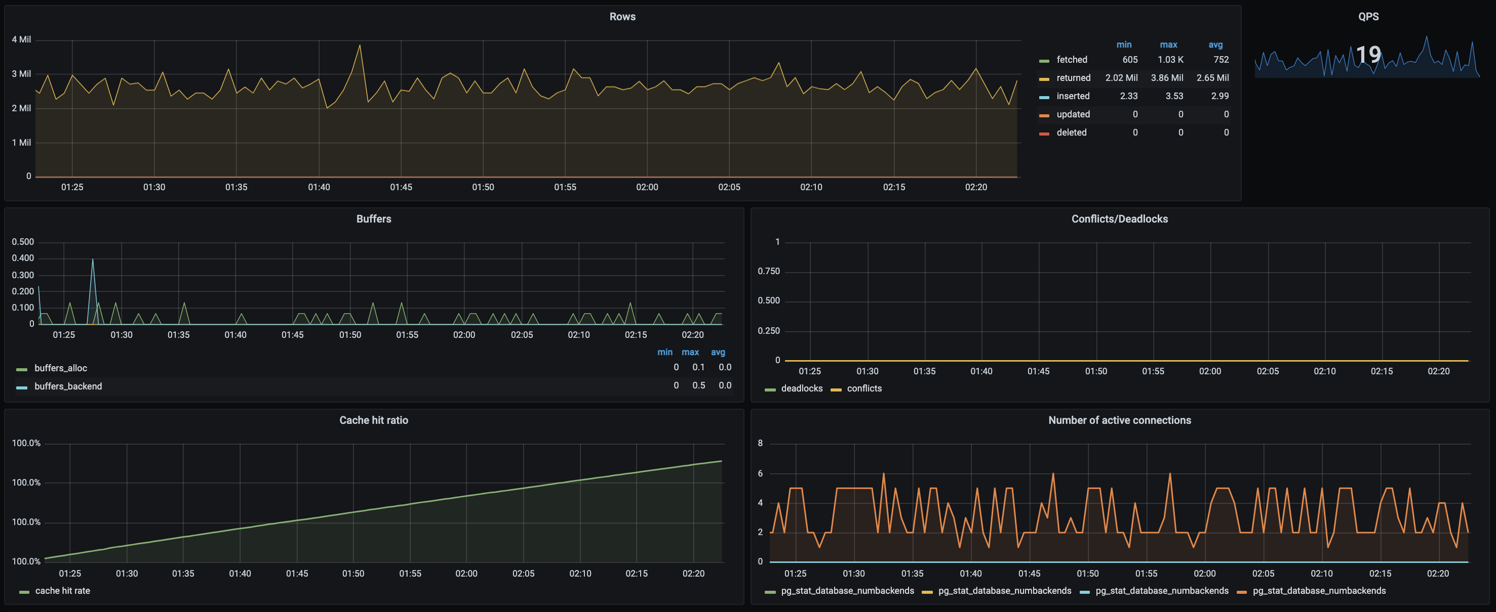
To use this dashboard, please follow the PostgreSQL Exporter Quickstart. This quickstart helps you monitor your Postgres server by setting up the Prometheus Postgres exporter with preconfigured dashboards, alerting rules, and recording rules. This dashboard includes panels for the following metrics:
- Current QPS
- Fetched, Returned, Inserted, Updated, Deleted Rows
- Database Deadlocks and Conflicts
- Cache Hit Ratio
- Number of Active Connections
- Buffers
This dashboard was generated using the Postgres Exporter mixin.
Data source config
Collector config:
Upload an updated version of an exported dashboard.json file from Grafana
| Revision | Description | Created | |
|---|---|---|---|
| Download |
PostgreSQL
Easily monitor your deployment of PostgreSQL, the open source relational database, with Grafana Cloud's out-of-the-box monitoring solution.
Learn more