How to monitor Amazon Bedrock AgentCore AI agent infrastructure in Grafana CloudAWSCloud Provider ObservabilityIntegrations
Grafana Cloud: Manage the AWS Observability app as code with TerraformAWSCloud Provider ObservabilityGrafana Cloud
AWS Observability in Grafana Cloud: A simpler, more intuitive cloud monitoring appAWSObservabilityIntegrationsGrafana Cloud
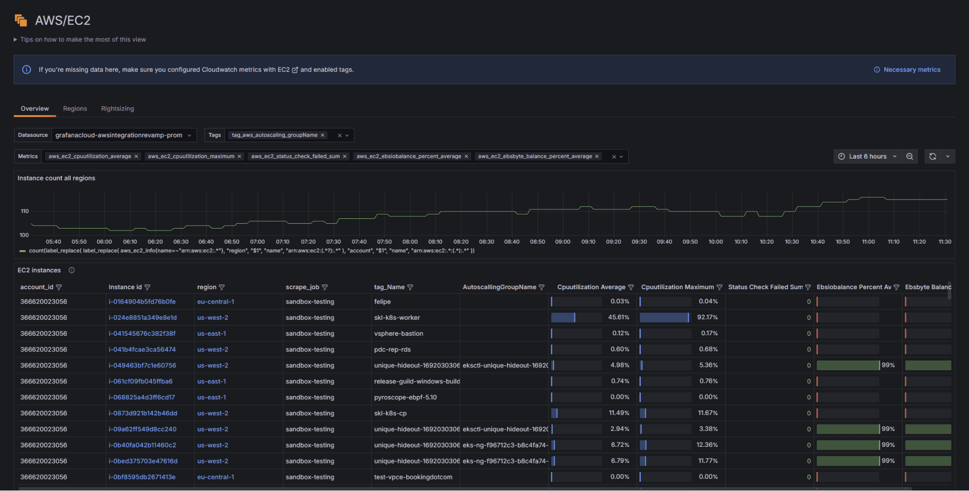
Monitor Amazon EC2: key metrics for instances, regions, and more in one viewIntegrationsAWSObservability