
How to monitor Amazon Bedrock AgentCore AI agent infrastructure in Grafana Cloud
Modern AI agents are now highly advanced, frequently becoming essential components of engineering workflows and deployment pipelines.
However, operating these systems often feels like trying to navigate a ship through a dense fog. When an agent errors, slows down, or consumes excessive resources, engineers find themselves adrift, lacking the navigational charts needed to diagnose the problem. The absence of deep insight makes debugging, performance tuning, and cost management unnecessarily difficult.
To address this, AWS' managed AI agent service, Amazon Bedrock AgentCore, emits rich telemetry data you can then use for deep observability insights.
In this post, we will explore how to leverage OpenTelemetry, Amazon CloudWatch, and Grafana Cloud to gain full, end-to-end visibility. We’ll show you how to build the dashboards you need to track essential performance and financial metrics like latency, token usage, and tool execution reliability, enabling you to confidently steer your production AI agents.
Note: This is the second part of our complete guide to observing AI agents on Amazon Bedrock AgentCore. While this post is about monitoring the infrastructure layer, the first part is focused on the application layer.
What is Amazon Bedrock AgentCore?
AWS Bedrock AgentCore is an AWS offering that allows developers to build and deploy generative AI agents, simplifying the creation of applications that automate complex tasks, interact with users, and reason over data. It provides a serverless runtime for these agents, integrating large language models (LLMs) with data sources and tools without requiring you to manage infrastructure.
Why you should use Grafana Cloud to monitor Amazon Bedrock AgentCore
Monitoring Amazon Bedrock AgentCore in Grafana Cloud has lots of advantages.
First of all, with Grafana Cloud you gain a powerful, unified platform designed to provide comprehensive observability for your entire AWS ecosystem, from infrastructure to apps. This means you can centrally monitor your underlying AWS infrastructure—compute, storage, and networking resources—alongside the performance and operational health of all your Bedrock AgentCore agents.
Crucially, Grafana Cloud eliminates data silos by enabling you to aggregate metrics from agents deployed across all your different AWS accounts and all AWS regions. This single-pane-of-glass view ensures you get a holistic understanding of your multi-account, multi-region agent deployment in one place. This unified approach simplifies complex monitoring challenges, accelerates troubleshooting, and ensures consistent operational standards across your entire AI infrastructure.
Cloud Provider Observability with Grafana Cloud
Another significant advantage of centralizing your monitoring data within Grafana Cloud is the immediate, out-of-the-box visibility you gain. From the moment your data starts flowing, you are equipped with pre-built, insightful views. Specifically, for monitoring your Amazon Bedrock AgentCore agents, you can leverage the robust capabilities of the Cloud Provider Observability application in Grafana Cloud.
This application provides a dedicated, pre-configured dashboard and a set of alerts tailored to the metrics emitted by your AWS resources, including your Bedrock agents. You don't have to spend valuable time building dashboards from scratch or manually configuring alert rules. Instead, you get immediate access to key performance indicators such as agent invocation rates, execution latencies, and errors.
This comprehensive, ready-to-use monitoring app allows you to quickly assess the health, performance, and operational status of your generative AI agents, ensuring they are operating efficiently.

The dashboard, as shown above, allows for filtering by various parameters such as data source, job, account, or region. It also provides a comprehensive summary of key metrics, including error and throttle rates, in addition to the total count of Bedrock input and output tokens.

The dashboard's subsequent section offers a comprehensive overview of all your Bedrock AgentCore agents, detailing their duration, invocations, latency, and rates of error and throttling. You can narrow down the results in this table by job, account, region, or name using the text filter located above the table.
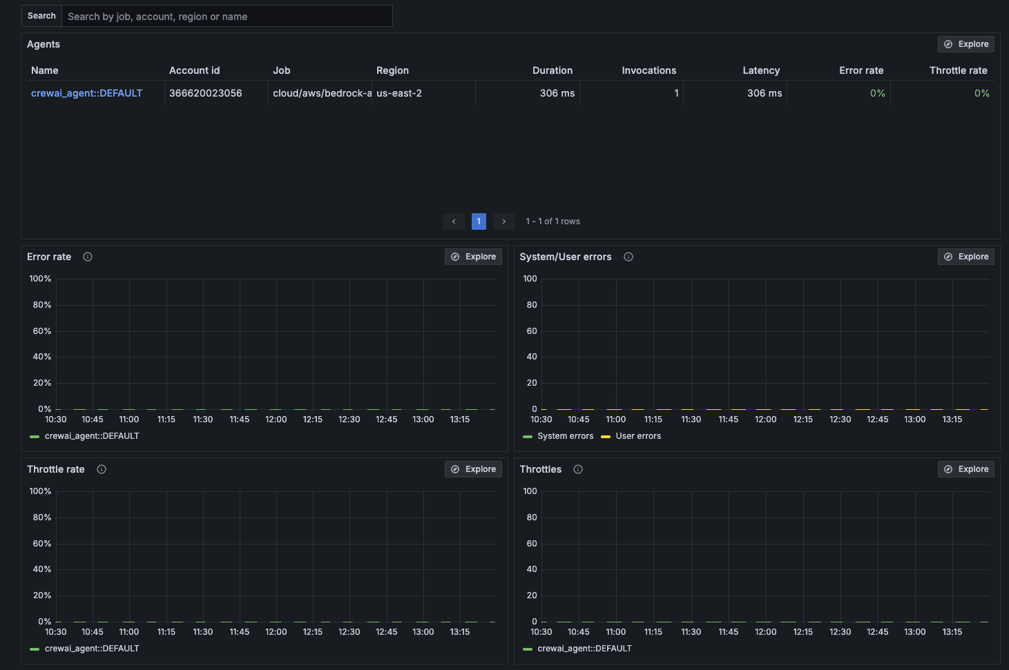
Clicking the name of an agent will take you to a detailed view presenting key metrics specifically filtered for that agent. The image below highlights the key metrics available on the dashboard.

How to get started (or How to get your data in Grafana Cloud)
You can start monitoring your AWS Bedrock AgentCore agents in Grafana Cloud by configuring CloudWatch metric streams.
Step 1: Configure Metrics streaming in AWS
- Go to Amazon Data Firehose, then on Firehose streams, and click Create Firehose stream.
- Select Kinesis Data Streams as source and HTTP Endpoint as the Destination.
- Enter a name for the Firehose.
- Enter an access key according to Grafana Cloud provider’ docs, which is <prometheus id>:<auth token>.
- Click Create Firehose stream.
- Then move to CloudWatch, click Streams in the left navigation and click Create metric stream.
- Select Custom setup with Firehose as the Destination.
- Click the Amazon Data Firehose stream you just created in step 6.
- Select All Metrics or Select metrics and add the AWS/Bedrock-AgentCore namespace.
- Click Create metric stream.
Step 2: Configure Metrics streaming in Grafana Cloud.
You can start monitoring your AWS Bedrock AgentCore agents in Grafana Cloud by configuring CloudWatch metric streams.
Step 3: View your data
- Navigate to your Grafana Cloud stack.
- In the navigation, click on Observability > Cloud provider > AWS.
- You should start seeing AWS/Bedrock-AgentCore in the Services tab shortly.

4. Click on the name and view your data.
And that's it! Once you have everything set up, your AWS telemetry will automatically get fed into your dashboards, giving you full visibility into your AI agents from one dashboard in Grafana Cloud.
To learn more about how you can use Cloud Provider Observability to monitor your entire AWS environment, check out our Cloud Provider Observability documentation and read about AWS Observability in Grafana Cloud.


