What's new from Grafana Labs
Grafana Labs products, projects, and features can go through multiple release stages before becoming generally available. These stages in the release life cycle can present varying degrees of stability and support. For more information, refer to release life cycle for Grafana Labs.
Loading...
Area of interest:
Cloud availability:
Cloud editions:
Self-managed availability:
Self-managed editions:
No results found. Please adjust your filters or search criteria.
There was an error with your request.
The Time series to table transformation is now generally available. Convert time series query results into table rows containing a trend field, then display them as sparklines with the sparkline cell type—useful for building compact at-a-glance overviews across many series.
Adaptive Traces can now normalize span names to follow OpenTelemetry semantic conventions during ingestion, collapsing high-cardinality names like /api/users/7f3a into stable forms like GET /api/users/{id}. Span metrics aggregate under stable route names, dashboards show meaningful operations, and TraceQL queries match consistently across services regardless of how each team labeled its spans. The original name is preserved as grafana.original_span_name so you can still drill down to a specific request.
The Grafana Cloud app for Slack now supports a more complete incident response workflow, making it easier to declare, manage, and resolve incidents directly in Slack.
Watch the following demo video to see the improved experience in action:
Keep every service represented in your traces, even when a few noisy ones produce most of your traffic. Volumetric sampling automatically distributes your sampling budget across services and request types, so low-volume services aren’t crowded out — and you can often lower your overall sampling rate while keeping coverage intact. Learn more in the docs →
We’ve added a Grafana Alloy component editor to Grafana Fleet Management! Now you can build and update Alloy configuration pipelines without writing a single line of Alloy syntax.
You can now define custom working hours so teammates can see when you’re available directly from on-call schedules.
We’ve added a Working hours tab to your IRM user settings, so you can customize each day to match your actual schedule. Toggle individual days on or off, set up to three time ranges per day, and copy one day’s configuration to all other active days in one click.
Once enabled, schedule hover cards show whether you’re currently inside or outside your working hours based on your configured availability.

Access and analyze Grafana Cloud cost and usage data using the open FOCUS standard
We’re excited to announce the general availability of FOCUS support in the Cost Management and Billing app!
Detect unexpected spikes and drops in usage with intelligent anomaly detection
We’re excited to announce the general availability of Anomaly Alerts in the Cost Management and Billing app!
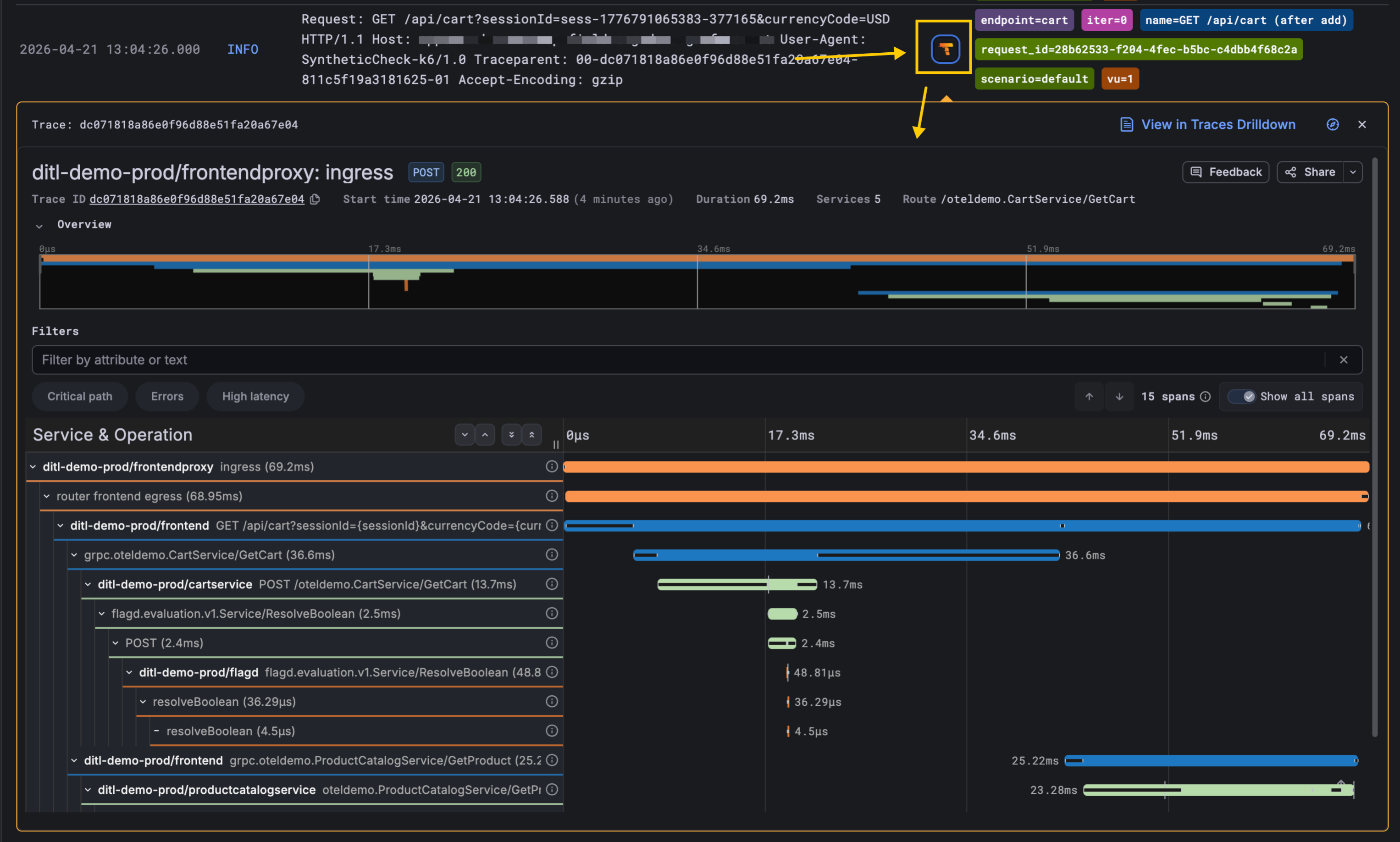
Synthetic Monitoring checks are now linked to distributed traces they generate in Grafana Cloud Traces! When a Scripted check fails or looks slow, you can open the underlying trace with a single click from the check’s logs and see exactly which service, span, and downstream call caused the problem.
This helps to shrink the gap between a poor user experience and the underlying root cause.

A single bug can generate hundreds of unique error entries when messages contain variable data like memory addresses, line numbers, or request IDs. This fragments counts, skews prioritization, and floods on-call engineers with duplicate alerts.
Keep your team’s content all in one place, making it easier to find, organize, and manage access.

Team folders help you associate folders with teams so admins and team members can find the right dashboards, library panels, and alert rules faster. When you belong to a team that owns a folder, Grafana surfaces those folders at the top of the Dashboards page and in your team details, giving your team a clear home from day one.
Today, we announce that access to Assistant now extends to Grafana Enterprise and Grafana OSS users. This makes Grafana Assistant available in your self-managed environment to help you analyze telemetry data and code in real time, build dashboards, ask questions, and more. Self-managed Grafana users can create a Grafana Cloud account and connect it to their Grafana installation via a one-click setup.
We’re excited to announce AWS Grafana Assume Role support across Grafana’s AWS data sources, now generally available in Grafana Cloud.
Instead of configuring long-lived AWS access keys and secrets in each data source, you can now authenticate using IAM role assumption. Grafana uses the AWS Security Token Service (STS) to generate short-lived, scoped credentials at query time, following AWS security best practices for least-privilege access.
Grafana is moving to /apis, an API layer that powers the App Platform and gives us a more consistent, scalable foundation going forward. With Grafana 13, we are officially deprecating the /api path in favor of the new /apis path. Deprecating /api marks our commitment to this new model.
Git Sync is now generally available for all Grafana Cloud and self-managed Grafana users.
Connect your Grafana instance to GitHub, GitLab, Bitbucket, or any git repository to manage dashboards as code. You can edit dashboards directly in Grafana and then save, commit, and open a pull request without leaving the UI.