
Grafana Cloud updates: onboard teams with new AI-powered tooling, secrets management for enhanced security, and more
We consistently roll out helpful updates and fun features in Grafana Cloud, our fully managed observability platform powered by the open source Grafana LGTM Stack (Loki for logs, Grafana for visualization, Tempo for traces, and Mimir for metrics).
In case you missed them, here’s our monthly round-up of the latest and greatest Grafana Cloud updates. You can also read about all the features we add to Grafana Cloud in our What’s New in Grafana Cloud documentation.
And if you’re not a Grafana Cloud user yet, sign up for an account today! You can try any of these features (and more) for free with our generous Cloud Free plan.
An easier way to get started with Grafana Cloud: Grafana Assistant is now in public preview
Here at Grafana Labs, we believe that AI is more than just a trend in observability. It’ll be integral to how organizations keep their systems fully operational going forward.
This belief continues to influence the tools that we build. This month, for example, we’re excited to share that Grafana Assistant — an AI-powered agent in Grafana Cloud that helps you query, build, and troubleshoot faster using natural language — is now in public preview.
Assistant simplifies common workflows like writing PromQL, LogQL, or TraceQL queries, and creating dashboards — all while keeping you in control. It helps reduce toil and improve productivity by enabling you to:
- Write and debug queries faster
- Build and optimize dashboards
- Investigate issues and anomalies
- Understand telemetry trends and patterns
- Navigate Grafana more intuitively
- Simplify onboarding for your teams
To learn more about Grafana Assistant features and use cases, please visit our documentation.
Secure credential storage: secrets management in Grafana Cloud Synthetic Monitoring
The more your infrastructure grows, the more difficult it becomes to safely store the API keys, passwords, and tokens that power your observability stack.
That’s why, this month, we’re launching secrets management in Grafana Cloud. Currently in public preview, secrets management provides a centralized location to securely store and manage values such as API keys, passwords, tokens, and credentials. The first product in Grafana Cloud to integrate with our new secrets manager is Synthetic Monitoring.
With secrets management in Grafana Cloud Synthetic Monitoring, you can:
- Create secrets and attach metadata to secrets, such as description and labels.
- Reference secrets by name in k6 scripted and k6 browser synthetics.
- Reset and revoke secret values.
Access to create, update, and delete secrets is currently restricted to admin users. However, anyone with permissions to edit checks can use secrets, provided they know the secret name.

To learn more, refer to our blog post and our secrets management documentation.
LLM-powered insights for tracing data: MCP support in Grafana Cloud Traces
Distributed tracing data is a unique and powerful observability signal, allowing you to understand how your services interact and the relationships between them. Sometimes it can be difficult, however, to turn raw tracing data into actionable insights.
To help you overcome this challenge, we’ve added direct support for the Model Context Protocol (MCP) within Grafana Cloud Traces, our fully managed distributed tracing system powered by Grafana Tempo.
MCP is a widely adopted protocol, developed by Anthropic, that standardizes how applications provide context to large language models (LLMs). By integrating MCP with Grafana Cloud Traces, you can now leverage LLM-powered tools like Claude Code or Cursor to analyze and derive value from your tracing data.
More specifically, you can use this new integration to more easily:
- Explore services and understand interactions: LLMs can be used to teach new developers about service interactions within an application by analyzing tracing data.
- Diagnose and investigate errors: LLMs can help you identify and diagnose errors in your systems.
- Optimize performance and reduce latency: LLMs can help you identify the causes of latency and guide your optimization efforts.
Setting up an LLM agent with Grafana Cloud Traces requires a Grafana Cloud API token and configuration. This feature is currently available in public preview. To learn more, please check out this blog post and our technical docs.
Secure queries for data sources: the Tailscale and Grafana Cloud integration
We know our users want to leverage platforms like Grafana Cloud to visualize and gain valuable insights into their data, while also keeping their data sources private and secure.
That’s exactly what we set out to achieve with our new integration between Tailscale and Grafana Cloud. Available now in private preview, the integration lets you query data sources on your Tailscale network (known as a tailnet) directly from your Grafana Cloud stack using Private Data Source Connect.
Key benefits of the integration include:
- Secure and private data access: With Tailscale, querying private data sources can remain private — no endpoints need to be opened to the public internet.
- Simplified setup and reduced operational overhead: Private Data Source Connect with Tailscale is a simpler alternative to running PDC agents. To connect to a data source on a tailnet, you simply need to enter your data source’s tailnet address or machine name using MagicDNS and provide a Tailscale auth key.
- Extended observability with Grafana Cloud: Grafana Cloud offers advanced observability solutions and greater convenience than a self-hosted stack. You can query data sources in private networks from anywhere, making it ideal for distributed teams and remote work.
To learn more about the Tailscale and Grafana Cloud integration, and how it works, please visit this blog post and our Private Data Source Connect documentation.
Out-of-the-box alerting for Frontend Observability
Grafana Cloud Frontend Observability is our hosted service for real user monitoring (RUM) that provides immediate, clear, actionable insights into the end user experience of web applications.
And this month, the process for configuring alerting for Frontend Observability became a whole lot easier.
With Grafana Cloud Frontend Observability out-of-the-box alerting, now generally available, we’ve taken the first step towards helping you configure Grafana-managed alerts without needing any previous experience with alerting in Grafana Cloud.
Using our simple workflows, you can:
- Enable and configure alerts based on your web app’s errors and web vital metrics.
- Find and troubleshoot issues faster because alert configuration and rules are handled automatically.
- Develop templates to help expand the alerting coverage of your frontend applications.
You can visit our Frontend Observability docs to learn more.
Enhanced incident management in Grafana Cloud IRM
Communicate incident status updates
You can now add Status updates to incidents in Grafana Cloud IRM to help keep your team and stakeholders informed during an incident.
Status updates are structured messages that communicate key information throughout the incident lifecycle. Whether you’re confirming impact, escalating to another team, or resolving the issue, use status updates to help track and share progress in a consistent, high-signal way.
You can add status updates directly in the UI or by using the following Slack commands in the associated incident channel:
- Use
/grafana incident update add <content>to post a new status update from Slack. - Use
/grafana incident updateto view the latest status update.
To get started with this feature, which is now generally available, open any incident in Grafana Cloud IRM and locate the Status updates section in the activity timeline. To learn more, please visit our docs.
A new experience for incident webhooks
Grafana Cloud IRM outgoing webhooks now support incident events, providing a unified experience for automating alert group and incident workflows. You can configure webhooks from the Outgoing Webhooks tab and trigger requests based on key incident lifecycle events, such as when an incident is declared, updated, or resolved.
With this update, you can:
- Customize webhook requests with support for any HTTP method
- Use templated URLs, headers, and request bodies
- Dynamically reference incident data and prior webhook responses
- View webhook execution details directly from the incident or alert group timeline
- Manage incident-related webhook configurations using Terraform
The legacy Incident Outgoing Webhooks app and existing configurations will continue to work. However, we recommend migrating to the shared IRM webhook experience, which is now generally available, to take advantage of the latest features and ensure long-term support.
Learn more in our docs.
Extensions and version support in Grafana Cloud k6
We are excited to announce the general availability of k6 extensions in Grafana Cloud k6, the hosted performance testing platform powered by Grafana k6.
k6 extensions are a way to extend the core functionality of k6. For k6 open source users, they can write custom extensions and then build a new k6 binary to use them locally. For Grafana Cloud k6 users, you can use a subset of these extensions when running your test scripts, without having to build a custom k6 binary.
You can now seamlessly use extensions from both Grafana Cloud and the k6 CLI:
- Local execution:
k6 run test.js - Cloud execution:
k6 cloud run test.js - Local execution, streaming test results:
k6 cloud run test.js --local-execution
To learn more, please visit our docs.
The latest Enterprise data sources and integrations for Grafana Cloud
Lastly, here are some new ways you can extend the value of Grafana Cloud through integrations and Enterprise data sources.
Monitor Claude usage and costs with the Anthropic integration
The new Anthropic integration for Grafana Cloud lets you connect directly to the Anthropic Usage and Cost API from within Grafana Cloud.
By leveraging usage data from Anthropic — the AI company who developed the Claude large language models (LLMs) — the new integration provides real-time insights into the costs and performance of your Claude LLMs, all within Grafana Cloud. And with a pre-built dashboard and alerts, you can start visualizing and acting on your Claude data right away.

To learn more about the Anthropic integration for Grafana Cloud, please check out our documentation.
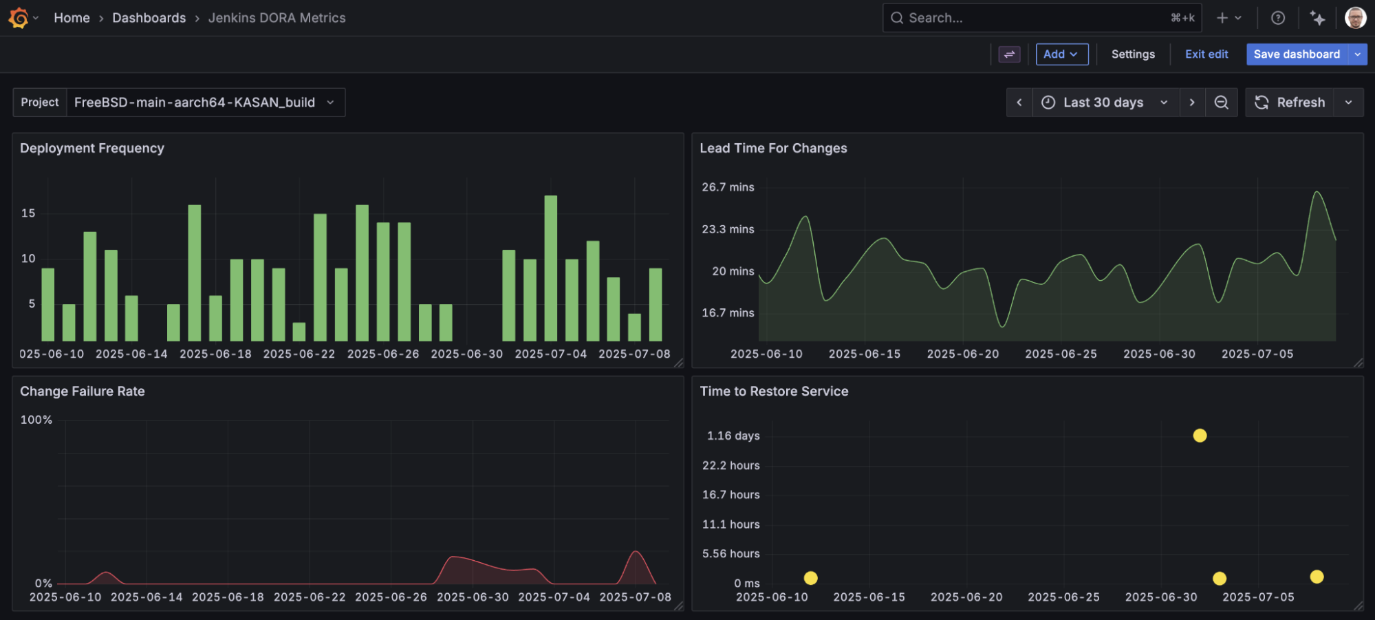
Visualize Jenkins data
The new Jenkins Enterprise data source allows you to query and visualize metrics from Jenkins — the open source automation server used to build and deploy projects as part of Continuous Integration (CI) and Continuous Deployment (CD) pipelines — within Grafana Cloud or Grafana Enterprise.
This data source includes two built-in dashboards to help you quickly get started visualizing Jenkins data:
- Jenkins Overview dashboard: provides an overview of the Jenkins instance, including all projects, nodes, executor status and build queue.
- Jenkins DORA Metrics dashboard: provides information on four key metrics used to assess software development team performance: deployment frequency, lead time for changes, change failure rate, and time to restore service.

Grafana Cloud is the easiest way to get started with metrics, logs, traces, dashboards, and more. We have a generous forever-free tier and plans for every use case. Sign up for free now!



