
Lighting up your dashboards: How to visualize the CheerLights IoT project in Grafana Cloud
Learn how to use Grafana Cloud and the Infinity data source to visualize live JSON data from the CheerLights IoT project.
Read more
Learn how to use Grafana Cloud and the Infinity data source to visualize live JSON data from the CheerLights IoT project.
Read more
Meet Project Bob, which aims to be the first autonomous boat to circumnavigate the globe, thanks, in part, to Grafana.
Read more
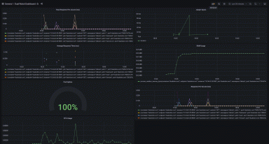
No green thumb? No problem. Here's a simple IoT project to visualize the health of your plants using Arduino, Prometheus, and Grafana Cloud.
Read more
A centralized view of real-time data, scalability, and ease of use are a few of the many reasons companies are choosing Grafana for IIoT and...
Read more
Grafana is a core component of UMH’s open source IIoT platform, helping users visualize key metrics like temperature and overall equipment...
Read more
Using an agent isn't always feasible when working with serverless architectures, IoT systems, or batch jobs. Learn how to use an HTTP API to send your...
Read more
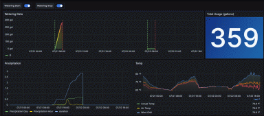
Follow along to learn how you can pair Grafana with mechanical and smart devices to help ensure your pool volume stays where it needs to be, rain or...
Read more
Learn how Varland Plating uses Grafana to visualize data collected from its industrial facility to improve the operations and make better business...
Read more
Read more
Read more
Read more
Read more
Read more
Read more
Read more













