A context-aware LLM agent built directly into Grafana Cloud: Introducing Grafana Assistant
Today, as part of the GrafanaCON 2025 keynote in Seattle, we previewed Grafana Assistant, our new LLM-powered agent in Grafana Cloud that helps you learn and solve problems in Grafana easier than ever.
We have been very encouraged by early developments in this project, and we’re pleased to invite early adopters and customers who want to shape Grafana Assistant into our private preview.
In this blog, we’ll share how this new AI agent can help Grafana novices and experts alike, and we’ll explain how we’re taking an internal hackathon project and turning it into a solution for some of your biggest obstacles in Grafana.

A context-aware chat bot, built directly into Grafana Cloud
Note: Interested in trying Grafana Assistant? Sign up for the private preview today!
LLM integrations are used (and overused) in lots of places these days. In our experience, the ones that truly improve user experience or productivity—Anysphere’s Cursor and the Warp terminal come to mind—integrate directly into your environment and have deep situational awareness. That’s why we built Grafana Assistant as a context-aware agent that appears in a sidebar and stays open as you navigate the UI.
You can write in natural language to ask questions about observability, to be taken to see certain data, and even to make changes in your stack. We’re excited about all the use cases that the agent could potentially address, but for now we’re focused on these core areas:
- Learning, discovery, and support. Ask questions about your observability data and setup. The agent can also provide context-specific best practices based on our docs, blogs, and other website content—all without leaving the UI.
- Research and investigations. Follow logical paths of inquiry for your incidents, with assistance based on real-world SRE experience. You can even run different mulit-step investigations at the same time.
- Dashboarding. Create dashboards and edit panels in natural language.
- Navigating Grafana. The agent understands the Grafana URLs and various apps, taking you places you need to go—from viewing metrics, logs, traces, and profiles to declaring incidents, creating SLOs, and setting up alerts.
Your questions will often return a Grafana visualization showing your data, using a query generated behind the scenes by the LLM. This is our version of the nicely integrated IDE, connecting you to your observability data through an extremely flexible interface.

Ask questions, investigate, make changes
When you open Grafana Assistant, it receives context about the current page, and you’re presented with a welcome message along with a suggested question to try out.

Agents seem to work best when they’re loaded with hyper-specific context, as that information guides its responses and influences the tools it uses. When you open the sidebar or create a new conversation, the context for the current view is fed to the agent via an updated system prompt. So when you ask, “What can I do on this page?” it knows what you mean and can give appropriate answers.
We have seen even more promising results when we provide other context, such as data sources, labels, and dashboards. The chat box makes it easy to do this by hitting the “@” key, or clicking the “Add Context” button just above where you type.

From here, you can ask general observability questions or make specific inquiries about your own data (e.g., “Do we run MySQL?”). The assistant can deep-link into Grafana’s UI, so you can jump to a specific metric view or to read some logs, and it can even explain how to use the specific page you’re viewing.
And since the agent is not bound by request/reply, it can perform multi-step investigations. You can ask it questions about potential issues (e.g., “Find any pods that are running slow.”) and it will follow a workflow to dig into problems in your infrastructure. It can analyze metrics, find errors in your logs, or even correlate both.
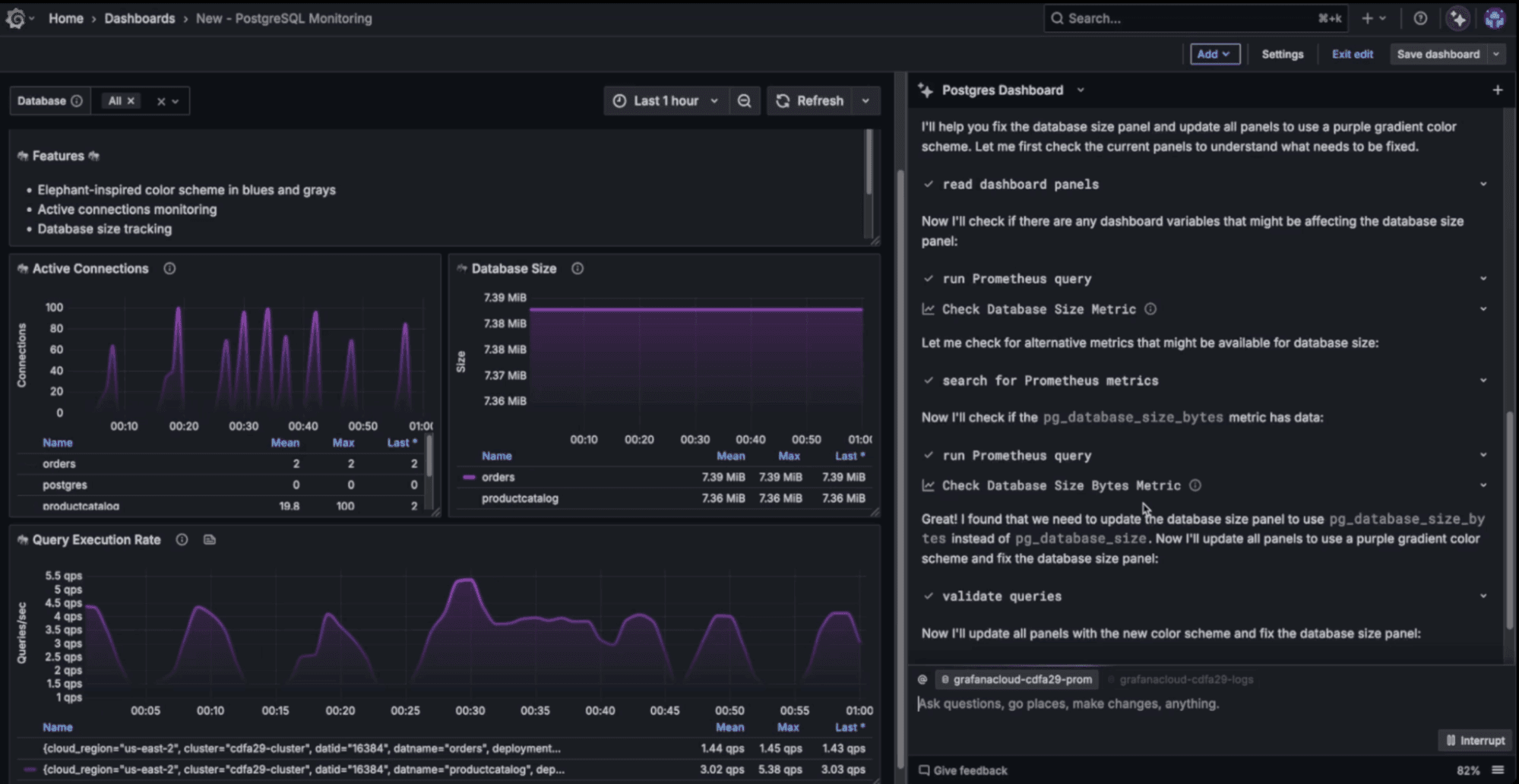
Making and editing dashboards
Yes, this is Grafana, so of course we’ve made sure you can ask it to create a dashboard for you. You can describe in natural language what you would like to see, and which data you would like represented, and iterate from there. You usually do this towards the end of a conversation where you’ve discovered something, and all that context is carried into the dashboards you create.

You can ask for bulk changes, cosmetic or otherwise (e.g., “Can you change all the colors in this dashboard to purple?” or “Hide missing data in these graphs.”) and even semantically search dashboards, if you can’t quite remember what it was called.
How we approached integrating LLMs into Grafana
Earlier this year, we partnered with Staff Software Engineers Sven Großmann, Matias Wenceslao Chomicki, and Bogdan Matei in our quarterly hackathon to prototype an LLM integration that could be built right into the Grafana frontend. The project came in first place, and we quickly began looking at how we could turn this into something for our users.

In the spirit of transparency, we’d like to share some of that process and tell you where the project is headed.
An evolving architecture, and the impact of our open source roots
Grafana is particularly well suited for this type of integration because of our open source history. Having so much content out there has made LLMs particularly knowledgeable about Grafana by default. They know about the tools, dashboards, apps, OSS projects, APIs, and even observability best practices.
Early versions of ChatGPT were good at giving this kind of advice, but we knew the true value could only come through a deep, hand-coded integration. However, when you look across all of Grafana Labs’ suite of products, it turns out there are a lot more than a handful of tools for an LLM to deal with.
To handle such a wide array of possibilities, we’re experimenting with a range of tactics. For example, we’re looking into single-agent architectures vs. mutli-agent architectures where a range of specialized agents are supervised by a root coordinator agent. We’re also assessing the balance between what gets specialized and what can remain with the root agent.
We plan to continually iterate on this tool, influenced heavily by feedback collected from within the chat experience. So if you see a thumbs up or thumbs down icon and have something to say, it will be tremendously helpful if you use them. Our challenge is to manage the scale of all the possible tools, with the right prompts, to deliver a truly useful experience.
Agents can iterate and correct errors
Finally, we want to address concerns about accuracy and the importance of having a human in the mix. LLM technology is often dismissed because it is sometimes wrong, and therefore people assume it isn’t reliable. This argument holds up in some cases where the work is very precise, but there’s typically much more room for flexibility and iteration.
Over time, we have evolved how we use the tools to get the best results. Usually this has been done through careful context selection and by providing enough detail in the prompts—and sometimes by choosing words that are less ambiguous.
We expect the LLMs to make mistakes. This is partly why it’s so important that you are there to guide the way.
Still, we are deeply focused on improving agent accuracy as we continue to iterate on Grafana Assistant. In fact, we’ve already implemented a few strategies that have gotten us quite far. For example, errors are automatically fed back into the conversation, giving the LLM a chance to correct mistakes or try different approaches with more context and guidance from actual tools.

This is also another example of how a tight integration makes for a better experience. When presented with an error message, the agent realizes it made a mistake and tries again with corrections. We are working on more ways to persist these kinds of insights so the agent can avoid making the same mistakes in the future.
Join the private preview
Again, the early developments around Grafana Assistant have been very encouraging. If you want to help shape this exciting project, please sign up for our private preview today!
Grafana Cloudis the easiest way to get started with metrics, logs, traces, dashboards, and more. We have a generous forever-free tier and plans for every use case. Sign up for free now!


