Christophe Collot
Site Reliability Engineer, Qonto
Want to stay on top of Grafana and Observability news? Sign up for our newsletter.
By signing up, you agree to receive product updates.
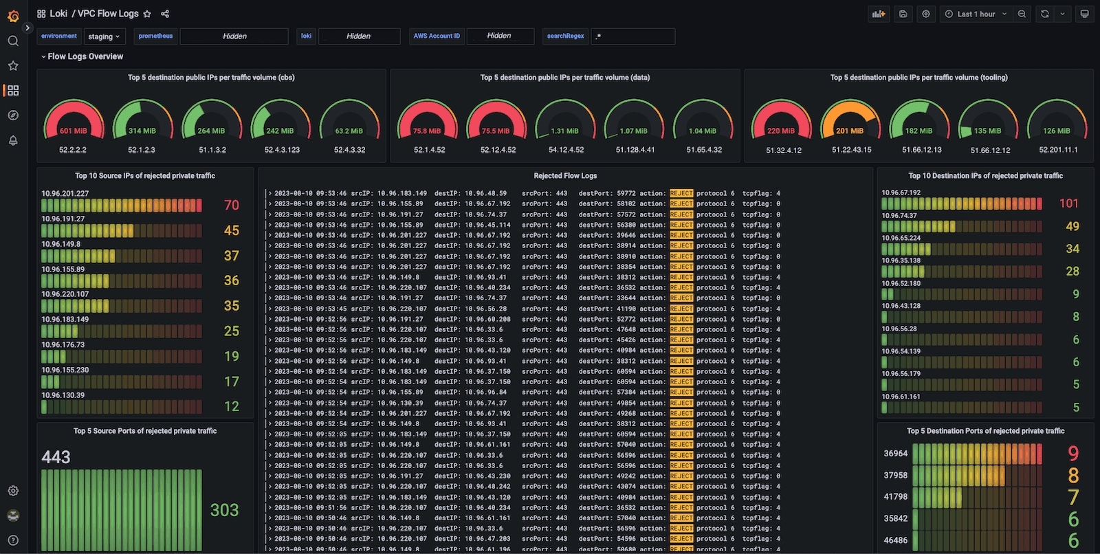
How Qonto used Grafana Loki to build its network observability platform
Open Source
Learn
Company
Compare
Localized content