
How to use OpenTelemetry and Grafana Alloy to convert delta to cumulative at scale
With OpenTelemetry and Grafana Alloy, it's now easier than ever to send delta samples to cumulative backends such as Prometheus or Grafana Cloud.
Read more
With OpenTelemetry and Grafana Alloy, it's now easier than ever to send delta samples to cumulative backends such as Prometheus or Grafana Cloud.
Read more
Being part of prometheus-community will give the Amazon CloudWatch exporter increased visibility and help ensure its long-term sustainability.
Read more
It's getting easier than ever to store and query OpenTelemetry data inside Prometheus. Follow this guide to see how to better integrate these projects...
Read more
Learn about the key takeaways from 'Prometheus Up & Running' that are particularly relevant to engineers working with Grafana.
Read more
Learn how we decoupled our Prometheus data source from Grafana so others could develop their own custom Prometheus data sources tailored to their...
Read more
Ever wonder what really happens when you execute a PromQL query? In this post, we take a peek under the hood of Prometheus to find out.
Read more
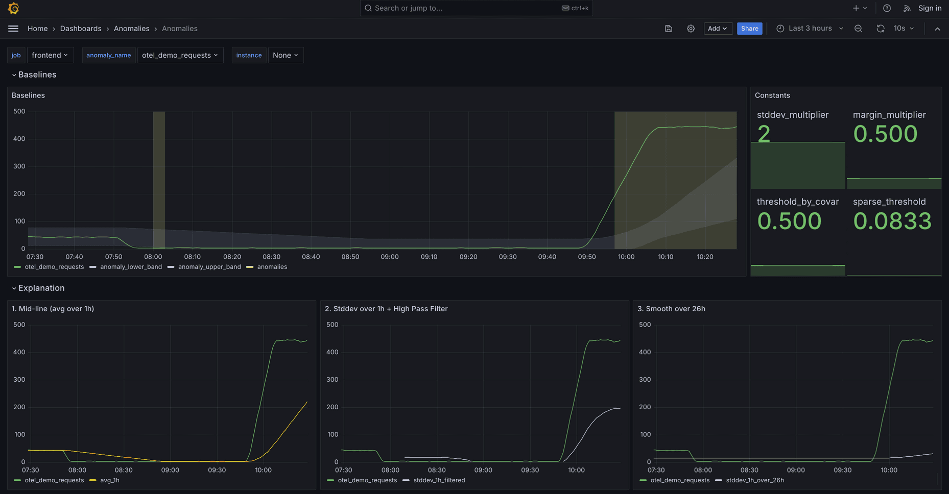
Learn how we built a dependable, open source framework for anomaly detection that you can use today as part of your root-cause analysis workflow.
Read more
Meet with other Prometheus enthusiasts and attend sessions led by experts from Grafana Labs at PromCon EU 2024, taking place Sept. 11-12 in Berlin.
Read more
As part of our goal of developing data sources that are more purpose-built, we are introducing the Amazon Managed Service for Prometheus plugin that...
Read more
Learn how to use Prometheus and Grafana Cloud to build a free and flexible database monitoring solution.
Read more
Today we are releasing new open source code for the OpenTelemetry Datadog receiver that allows users to translate Datadog metric formats into native...
Read more
Grafana 11 introduces a queryless experience that allows you to browse metrics, identify anomalies, and uncover insights with just a few clicks — and...
Read more
In their PromCon 2023 talk, two Grafana Labs engineers explain how to use Kepler, Prometheus, and Grafana to measure the carbon intensity of your...
Read more
The Prometheus community continues to deepen its commitment to the OpenTelemetry project. Here’s what’s in store for this year.
Read more
Headed to KubeCon Europe? Check out all the sessions featuring Grafanistas and find out how to meet with members of the Grafana Labs team in Paris.
Read more













