Instrumentation Hub: a guided, scalable way to roll out observability coverage without losing controlGrafana AlloyGrafana CloudKubernetes MonitoringApplication observabilityeBPFOpenTelemetry
What's new in the Grafana Image Renderer: higher-quality results, security enhancements, and moreGrafanaGrafana CloudDashboard
Grafana Labs: Top 10 moments of 2025From the launch of Grafana Assistant to the first-ever GrafanaCON Science Fair, there were a lot of big moments for Grafana Labs and our open source community in 2025. Here are some of the highlights.Company news
Grafana 12.3 release: Interactive learning experiences, new and improved logs visualizations, and moreReleaseGrafana
Instrumentation Hub: a guided, scalable way to roll out observability coverage without losing controlGrafana AlloyGrafana CloudKubernetes MonitoringApplication observabilityeBPFOpenTelemetry
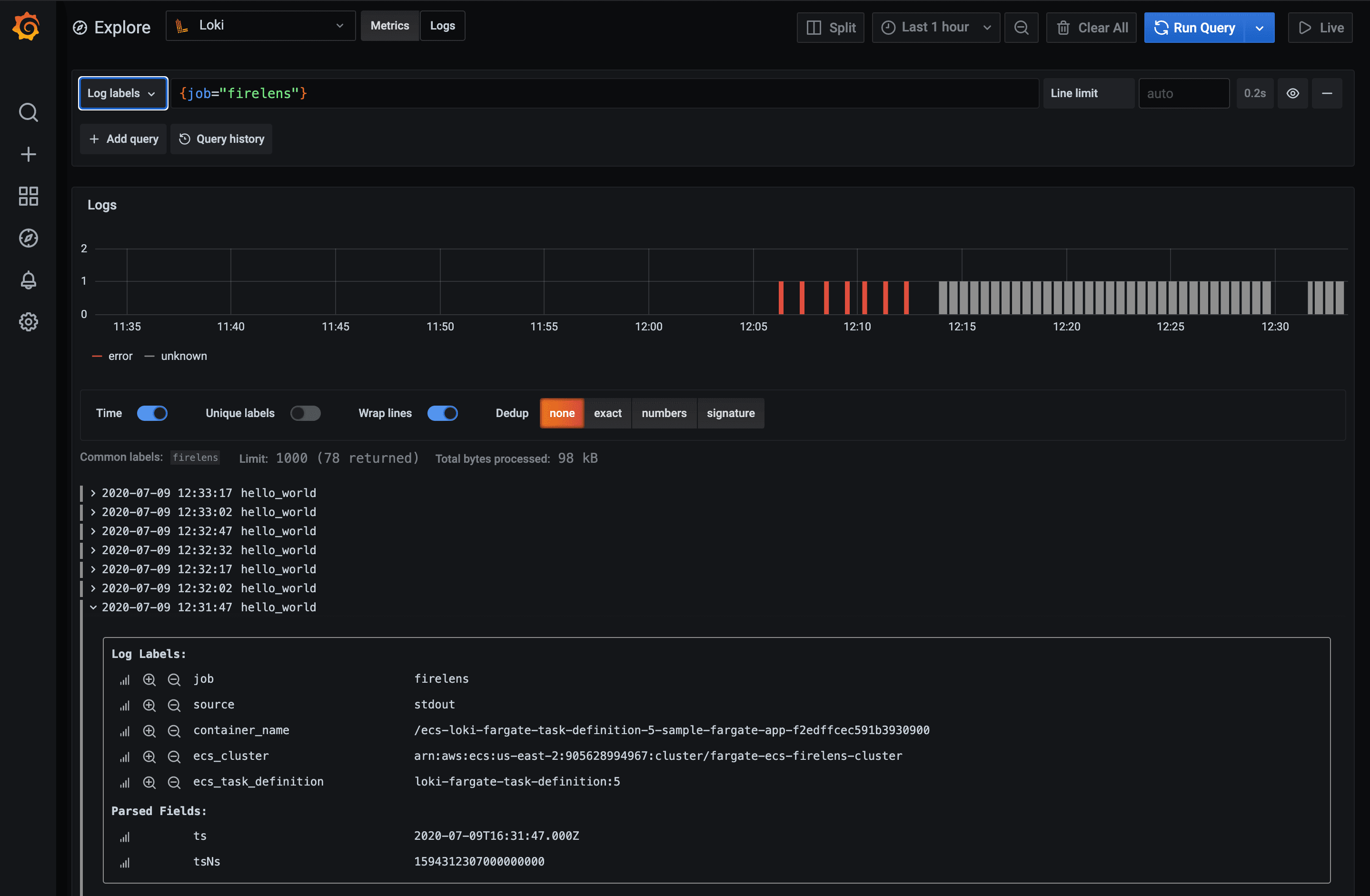
Loki 1.6.0 released: Metric query performance up to 10x faster, push logs from any client to Promtail, query language and LogCLI enhancements, and more!Loki
How to maximize span ingestion while limiting writes per second to a Scylla backend with Jaeger tracingJaegerTracing
How blocks storage in Cortex reduces operational complexity for running Prometheus at massive scaleMimirPrometheus
What recent optimizations in the Prometheus storage engine, TSDB, will enable in the futurePrometheus