Instrumentation Hub: a guided, scalable way to roll out observability coverage without losing controlGrafana AlloyGrafana CloudKubernetes MonitoringApplication observabilityeBPFOpenTelemetry
What's new in the Grafana Image Renderer: higher-quality results, security enhancements, and moreGrafanaGrafana CloudDashboard
Grafana Labs: Top 10 moments of 2025From the launch of Grafana Assistant to the first-ever GrafanaCON Science Fair, there were a lot of big moments for Grafana Labs and our open source community in 2025. Here are some of the highlights.Company news
Grafana 12.3 release: Interactive learning experiences, new and improved logs visualizations, and moreReleaseGrafana
Instrumentation Hub: a guided, scalable way to roll out observability coverage without losing controlGrafana AlloyGrafana CloudKubernetes MonitoringApplication observabilityeBPFOpenTelemetry
Grafana v7.1 released: New features for InfluxDB and Elasticsearch data sources, table panel transformations, and moreGrafanaRelease
How the Cortex and Thanos projects collaborate to make scaling Prometheus better for allMimirPrometheus
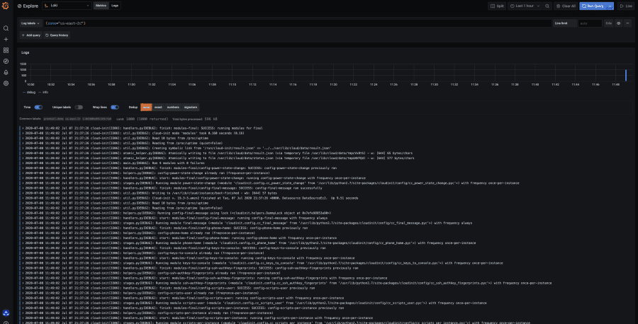
Where did all my spans go? A guide to diagnosing dropped spans in Jaeger distributed tracingJaegerTracing
Grafana and NGINX are partnering to give the open source community a turnkey experience for visibilityGrafanaLoki