Introducing Pyroscope 2.0: faster, more cost-effective continuous profiling at scaleGrafana PyroscopeContinuous profiling
Finding performance bottlenecks with Pyroscope and Alloy: An example using TON blockchainGrafana AlloyGrafana Pyroscope
Continuous profiling in production: A real-world example to measure benefits and costs Continuous profilingGrafana Pyroscope
How to integrate performance testing and continuous profiling for deeper application insightsPerformance TestingLoad testingGrafana Cloud k6Grafana Cloud Profilesk6Grafana Pyroscope
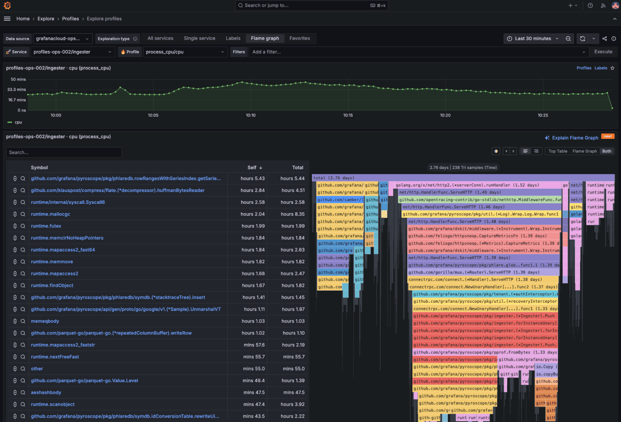
The new, queryless UI for Grafana Pyroscope: Introducing Explore ProfilesContinuous profilingGrafana PyroscopeGrafana Cloud
Streamlining runtime diagnostics with on-demand profiling: Inside Roblox’s observability stackGrafana PyroscopeGrafana Cloud Profiles
Grafana Pyroscope 1.0 release: continuous profiling for a modern open source observability stackContinuous profilingGrafana Pyroscope
Unify your observability signals with Grafana Cloud Profiles, now GAContinuous profilingGrafana CloudGrafana Pyroscope
Continuous profiling now in public preview in Grafana CloudGrafana CloudContinuous profilingGrafana Pyroscope
Pyroscope and Grafana Phlare join together to accelerate adoption of continuous profiling, the next pillar of observabilityContinuous profilingCompany newsGrafana PhlareGrafana Pyroscope