A year in Mimir: Massive scale, new metrics formats, increased adoptionGrafana Enterprise MetricsMimir
HIRE Learning with Machine Learning Reply: “Open conversation, open feedback, and an open-door policy”Community
GrafanaCONline 2022 Day 2 recap: Grafana 9, Grafana Mimir, Grafana Tempo demos, new hackathon projects, and moreGrafanaCon
GrafanaCONline 2022 Day 1 recap: Grafana 9 release, Grafana OnCall open source, Grafana and Grafana Loki in space, and more!GrafanaCon
Grafana Labs in 2021: Top 10 moments of the yearGrafanaGrafana CloudGrafana EnterpriseGrafana Enterprise Logsk6
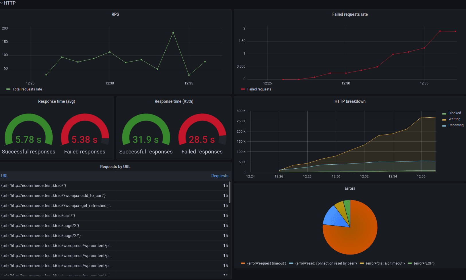
Testing shift left observability with the Grafana Stack, OpenTelemetry, and k6GrafanaLokiTempoPrometheusOpenTelemetryk6ObservabilityEvents
How Snyk, TripAdvisor, and Citibank use Grafana to effectively scale observabilityObservabilityGrafanaGrafana CloudTempoLoki
How Sitech builds modern industrial IoT monitoring solutions on Grafana CloudGrafana CloudGrafanaGrafana EnterpriseIoT