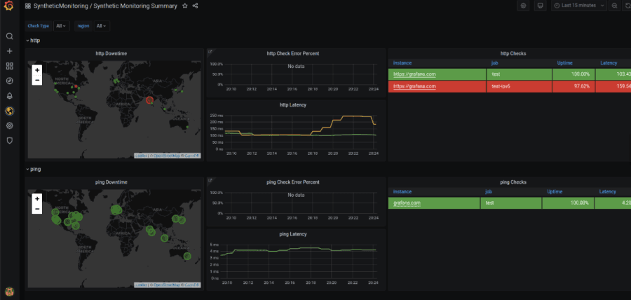
Farewell, worldPing. Hello, Grafana Cloud synthetic monitoring!Grafana CloudWorldPingSynthetic monitoring
How to get started quickly with the new synthetic monitoring feature in Grafana CloudGrafana CloudGrafanaWorldPingSynthetic monitoring