Kubernetes Monitoring with Grafana Cloud

Get instant visibility, AI-powered insights, and guided fixes across all your Kubernetes clusters.

Accelerate time to value

Get started in minutes, not days, with out-of-the box capabilities to help you configure and troubleshoot your environment at any scale. Optimize resources and get deep spending insights so you keep costs in check

Automate root cause analysis

Get AI-powered insights to automatically distill signals into clear root causes. And navigate across your clusters without switching tools

Get full-stack visibility

Connect to Grafana Cloud Knowledge Graph to automatically map relationships, from clusters and pods to the services they run. Pinpoint broader issues to prevent repeat incidents and track system-wide issues

Trusted by everyone from startups to the Fortune 500

Why use Grafana Cloud for Kubernetes monitoring?

Easy deployment, instant insights

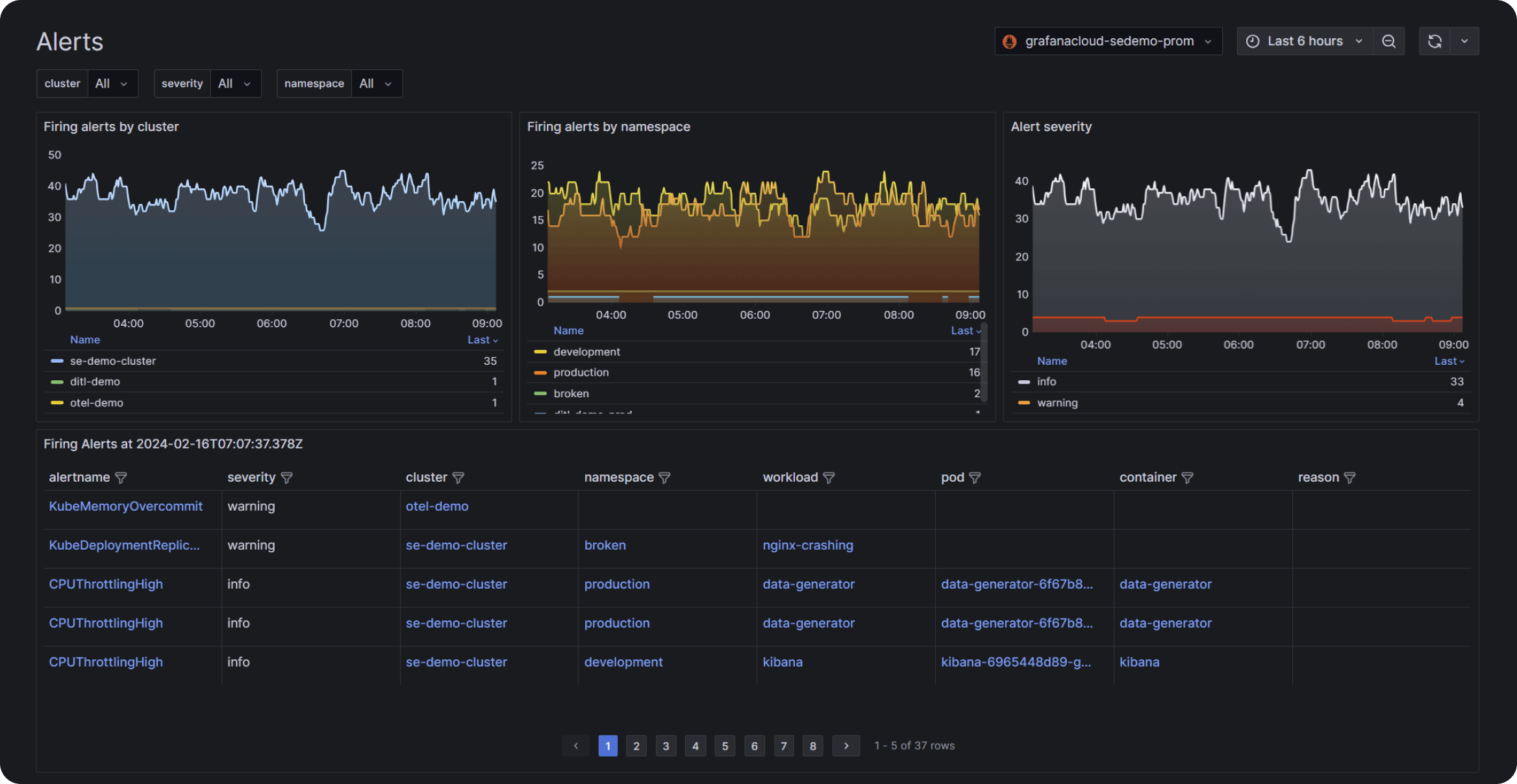
  • Deploy in minutes using built-in alerting rules and a Helm chart tailored to your cloud distribution

  • Instantly identify high-priority fleet issues (CPU, memory, image distribution, alerts) with a single snapshot

  • Avoid cardinality explosion using a curated set of opinionated kube-state-metrics

  • Access correlated metrics and logs/events instantly via shared Prometheus or Loki metadata

AI-powered Kubernetes analysis

  • Get one-click guidance on incidents, broader impacts, and next best actions with actually useful AI

  • Right-size Kubernetes workloads and infrastructure using data-driven AI recommendations

Optimize, analyze, and anticipate resource usage

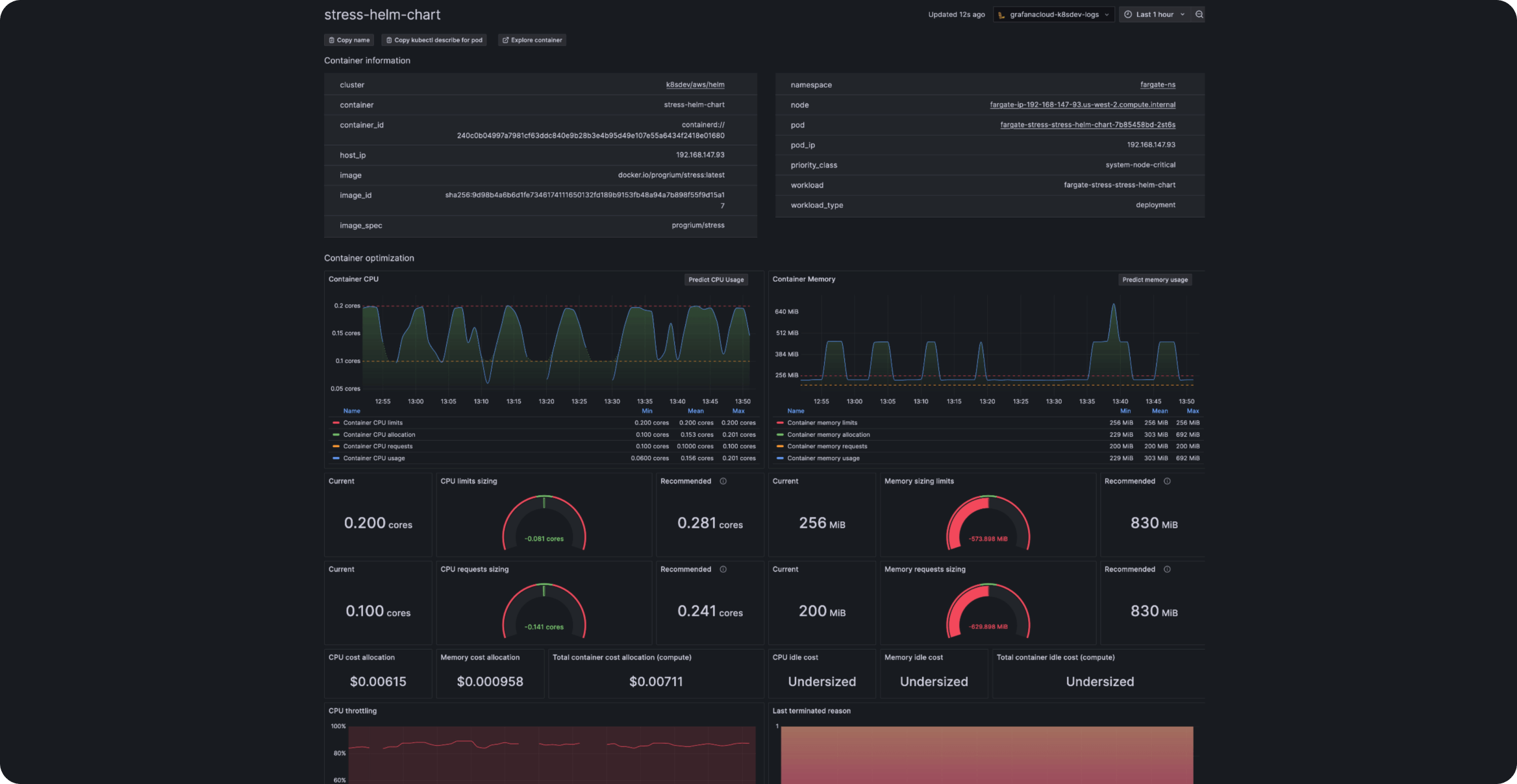
  • Proactively improve resource management by correlating actual usage with limits and requests

  • Deep dive into usage trends for CPU, memory, GPU, network, logs, and events with historical data

  • Anticipate demand using resource forecasting powered by machine learning

  • Control costs with cost monitoring based on OpenCost, showing usage and attribution across all components

  • Get AI-powered savings suggestions based on your unique resource usage patterns

360 visibility, from clusters to containers

  • Get a full view of clusters, containers, and jobs with drill-down capabilities

  • Accelerate issue resolution using color-coded resource visualizations and side-by-side efficiency comparisons (peak vs. average)

  • Use seamless cluster-to-container navigation for instant container clarity and sizing recommendations

  • Track and right-size scheduled/manual jobs using CronJobs and custom jobs insights (color-coded status, run history)

Full-stack observability (Knowledge Graph)

  • Seamlessly link metrics, logs, and traces using a unified metadata model for complete context on the state of your system

  • Accelerate root cause analysis with an interconnected view of your entire infrastructure and application stack

  • Ensure all telemetry is actionable and related to the overall system state

Real stories from real customers

“We are using the Kubernetes Monitoring Helm charts developed and maintained by Grafana Labs to manage the Alloy deployments. It allows us the flexibility to extend the configurations in case we need custom integrations, and it also allows us to conditionally enable or disable certain features based on certain customer needs. And with Kubernetes Monitoring Helm charts, it’s really easy to juggle.”

Andrei DrumovSystems Engineer, Backbase

Get Kubernetes Monitoring in Grafana Cloud

free
Always
$0

No credit card required

Actually useful free tier with access to everything that Grafana Cloud has to offer.
  • Limited to 2,232 host hours & 37,944 container hours per month

  • Community support

pro
Self-serve
$0.01/ host hour ($7.20/host)
$0.0007/ container hour ($0.50/container)

Pay as you go above the Free tier

Platform fee of $19 per month includes:
  • 2,232 host hours & 37,944 container hours per month then pay as you go (including telemetry generated)

  • 8×5 email support

enterprise
Full service
Custom

Scalable unit price based on annual commit

Minimum commit of $25,000 per year.
  • Premium support

  • Observability Architect

  • Deployment flexibility (Public Cloud, Federal Cloud, or Bring Your Own Cloud)

Part of your Grafana Cloud observability platform

Works seamlessly with other Grafana Cloud offerings including:

Frequently asked questions

Why choose Grafana Cloud

Open & unified platform

OpenTelemetry-native observability and no lock-in, with out-of-the-box solutions like Kubernetes Monitoring, Application Observability, Grafana SLO, and RUM delivered in one unified experience. 

Cost efficiency

Optimize costs without sacrificing insight with Adaptive Telemetry, which filters out unused data so your budget goes toward what actually drives value. Pair with cost management tools that help you monitor, control, and tune spend. 

AI & automation

Grafana Assistant powers agentic workflows, prebuilt dashboards, intelligent filters, and customized alerts—surfacing the data you need for faster, more efficient incident response. 

Secure. Compliant. Proven.
View certifications
FEDRAMP Compliant
NATSEC100 Certified
PCI DSS Compliant
A-LIGN Certified
AICPA SOC Type II Verified
GDPR Compliant

Welcome to

The open observability cloud

Built on open source, open standards, and open ecosystems

The Free Forever plan
Create free account
Plans to suit every scale
Explore Cloud plans