Monitor and alert on essential RabbitMQ cluster metrics with the new Grafana Cloud integration
We are happy to announce that the RabbitMQ integration is available for Grafana Cloud, our composable observability platform bringing together metrics, logs, and traces with Grafana.
RabbitMQ is one of the most popular open source message brokers, used worldwide at both small startups and large enterprises. It is easy to deploy on premises and in the cloud, and supports multiple messaging protocols. Given its high adoption rate, and based on our community’s usage statistics and customers’ questions, we decided to deliver this integration.
With the integration, Grafana Cloud users can now easily monitor and alert on core RabbitMQ cluster metrics using the Grafana Agent, our lightweight observability data collector optimized for sending metric, log, and trace data to Grafana Cloud.
Built on the community’s dashboards
The RabbitMQ community already had amazing dashboards available, covering a cluster’s general healthiness overview, memory consumption, and some other scenarios.
We did some work on top of the first two dashboards, and packaged them up with additional filtering options, so you can go down to the node level and also check the overall cluster information summing up all node’s metrics. We also made the dashboards agnostic to the underlying infrastructure, since the original ones are tailored for a Kubernetes environment.
RabbitMQ-Overview delivers all information available on the RabbitMQ Management Overview page, allowing you to understand the state of any cluster at a glance.

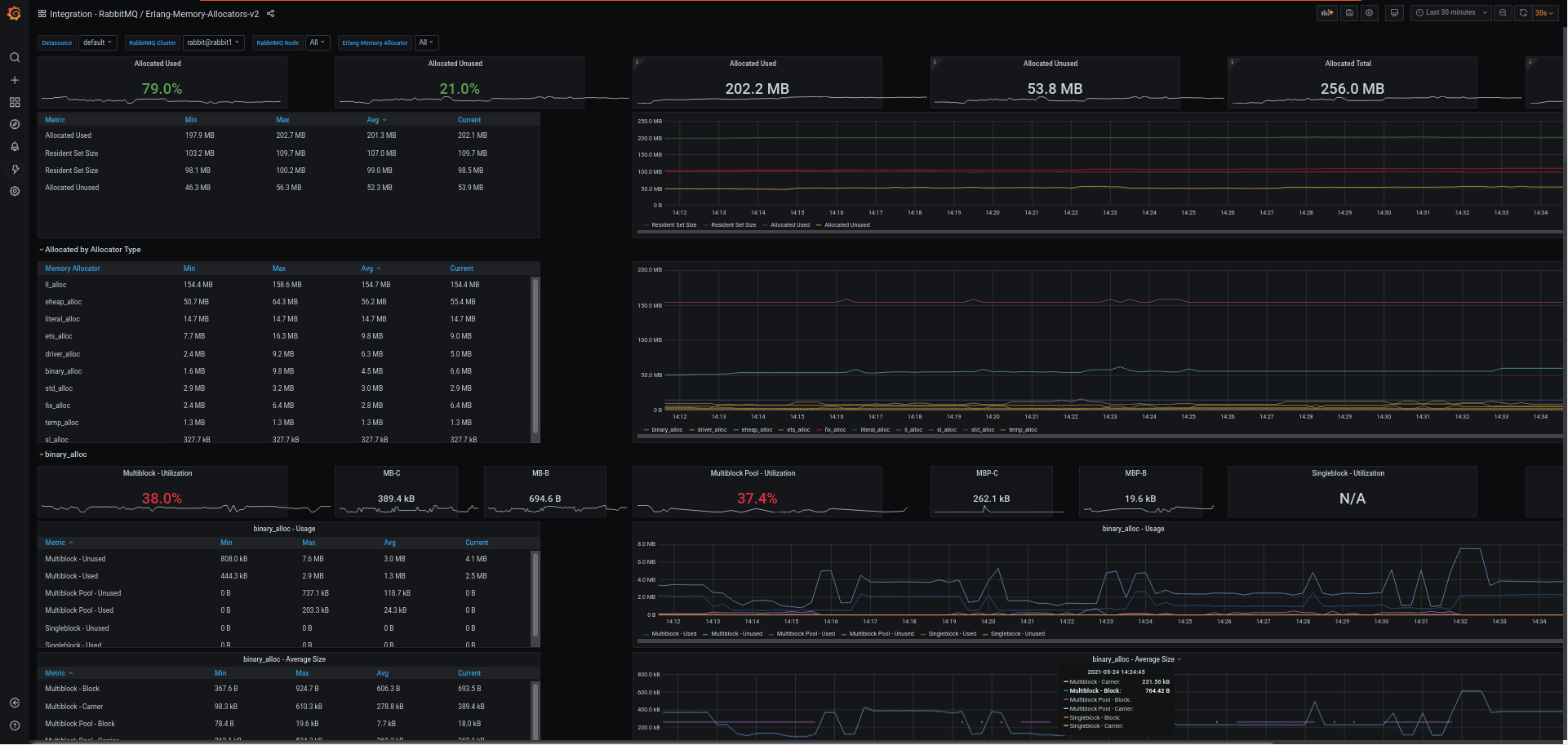
Erlang-Memory-Allocators breaks down memory consumption information across all allocators and schedulers.

Packaged with some important alerts
Alerting is an important part of an observability strategy, and it should be tailored with a case-by-case approach, so it won’t trigger false positives. But there are some common problems that can be alerted irrespective of the environment, such as if a node is down or many sent messages are unroutable. With this in mind, we packaged up five alerts with this integration:
- RabbitmqMemoryHigh: A node is consuming 90% of allocated memory.
- RabbitmqFileDescriptorsUsage: A node’s File Descriptor usage is reaching its maximum value.
- RabbitmqUnroutableMessages: The cluster was not able to deliver a message to a destination.
- RabbitmqNodeNotDistributed: A node lost communication with the cluster.
- RabbitmqNodeDown: A node is down.
One click away
The native integration with RabbitMQ is available now for Grafana Cloud users.
It is designed to be used with RabbitMQ version 3.8 upwards, which ships an official plugin that’s easily enabled and does not need a dedicated infrastructure nor specific separate binaries to run.
If you’re not already using Grafana Cloud, we have free and paid plans to suit every use case — sign up for free now. It’s the easiest way to get started observing metrics, logs, traces, and dashboards.
For more information on monitoring and alerting on Grafana Cloud and RabbitMQ, join the #integrations channel in the Grafana Community Slack.
Let us know what you think
Stay tuned for future content on how to best utilize the Grafana Cloud RabbitMQ integration. And tell us what you’d like to see! You can chat with the Cloud Integrations team on our Community Slack.


