How to prevent performance bottlenecks in Google Compute Engine: CPU spikes, RAM waste, and network overload
Cloud computing is all about efficiency. You need to get the most out of your resources without overspending or causing performance issues.
For example, if you’re running virtual machines in Google Compute Engine, you need to size your instances correctly, optimize your workloads, and monitor your network traffic to prevent unexpected failures. However, when resources aren’t properly managed, things can quickly spiral out of control.
A sudden surge in CPU usage could bring your application to a crawl. A poorly sized instance might waste money or run out of memory at a critical moment. A spike in incoming network traffic could indicate a security breach or simply an unoptimized workload. That’s why monitoring and observability tools like the Google Cloud Observability solution in Grafana Cloud are not just useful but essential.
In this blog, we’ll run through some common performance bottlenecks you can run into using Compute Engine and how you can rely on Grafana Cloud to keep your workloads in check and running smoothly.
When CPU usage spikes: what happens next?
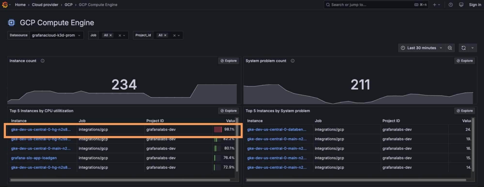
Imagine running an e-commerce platform during a flash sale. You handle the initial wave of visitors as expected, but suddenly your site starts lagging, checkout processes time out, and customer complaints flood in. You check your metrics, and you see CPU utilization has hit almost 100%.

In Google Compute Engine, high CPU utilization can lead to throttling, causing performance issues and increased latency. When an instance is constantly maxed out, it struggles to handle new requests, forcing processes into a bottleneck. If autoscaling isn’t properly configured, your application might not recover fast enough, resulting in lost revenue.
To prevent this, use the out-of-the-box dashboards in our Google Cloud Observability solution to visualize CPU load across all instances so you can spot inefficiencies before they become critical failures. Instead of manually configuring custom monitoring, these prebuilt dashboards provide immediate insights into CPU utilization trends, making it easier to detect performance bottlenecks and optimize workloads proactively.
Yes, autoscaling can help, but it needs to be configured based on actual usage patterns, not just estimated traffic. Google Cloud Observability gives you real-time insights into CPU utilization anomalies with preconfigured alerts that fire when utilization reaches dangerous levels.

The RAM dilemma: too much or too little?
Unlike CPU, RAM issues can be more subtle. If an instance is consuming all available memory, processes may start failing, leading to “Out of Memory” errors that can crash critical applications. On the other hand, over-provisioning RAM means you’re paying for resources that sit idle—an all-too-common mistake when estimating machine sizes.
But don’t worry; you can still maintain good performance and stay on top of your costs with our out-of-the-box visualizations.

Take Google Cloud SQL, for example. Suppose you’re running with 32 GB of RAM, expecting high traffic. However, after analyzing the time series in the out-of-the-box dashboard, you notice that RAM usage rarely exceeds 8 GB. That’s a red flag—you’re overpaying for memory you’re not using.
Google Cloud’s recommender service might suggest switching to a smaller instance, cutting costs significantly without impacting performance. But low RAM usage isn’t always a good sign either. If your SQL database relies heavily on in-memory caching, a lack of sufficient RAM could lead to increased disk I/O, slowing down queries.
This is where Google Cloud Observability in Grafana Cloud becomes essential. With out-of-the-box dashboards for both Compute Engine and Google Cloud SQL, you get real-time insights into memory consumption, helping you dynamically balance efficiency with performance.

You can visualize RAM trends over time, correlate them with database performance, and proactively adjust resources before issues arise. Instead of guessing, you have clear, actionable insights to right-size your instances—whether for an application server or a mission-critical database.
Network spikes: a symptom of a bigger problem?
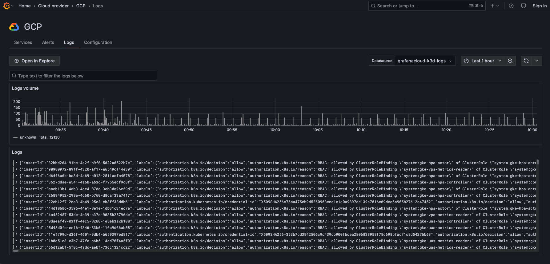
One evening, you receive an alert—not for traffic volume, but for I/O latency on your Compute Engine instance. Your storage layer is responding sluggishly, and database queries are taking longer than usual. At first, you suspect a backend issue, but after checking VPC Flow Logs, you realize something unusual—an unexpected spike in received bytes.

A sudden increase in network traffic can have multiple causes. It could be an innocent event, like a large batch data import, but it could also indicate a DDoS attack, a misconfigured service flooding the network, or an external system pushing excessive data to your instance. High ingress traffic can overwhelm your storage I/O, leading to latency spikes that cascade into application slowdowns, failed transactions, and customer complaints.
To investigate, you jump into the “Logs” tab in Google Cloud Observability, filtering logs for network activity during the I/O latency spike. You notice a sharp increase in ingress traffic from an unfamiliar IP range, consuming bandwidth and delaying storage operations.

Using Grafana Cloud’s prebuilt dashboards, you quickly realize massive incoming traffic is overwhelming bandwidth, slowing down read/write operations, and directly affecting database performance.

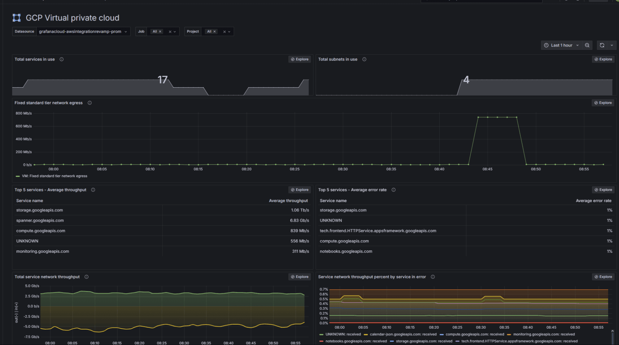
To address this issue, you can use the VPC dashboard, which automatically includes throughput visualizations, error rates, and latency metrics that help you pinpoint exactly when and where the problem started.
For example, a sudden drop in throughput or a spike in network error rates can indicate packet loss, misconfigured services, or traffic surges from unexpected sources. By drilling into these visualizations, you can isolate problematic IP ranges, identify which services are being affected, and determine whether the issue stems from internal load or external pressure. This allows you to take focused action—such as scaling services or reconfiguring traffic routing—without the guesswork.
More ways to monitor your Google Cloud infrastructure
With Grafana Cloud, you can keep track of all your most important Google Cloud resources, even beyond your VMs. For example, if you have serverless workloads, you can use the Google Cloud Observability solution to monitor both Google Cloud Run and Compute Engine. Check out the video below to learn more about monitoring Google Cloud Run in Grafana Cloud, or go to our docs to find out more about Google Cloud Observability

Grafana Cloudis the easiest way to get started with metrics, logs, traces, dashboards, and more. We have a generous forever-free tier and plans for every use case. Sign up for free now!


