Grafana v6.3 Released
##v6.3 Stable Release!
It’s finally time for a new Grafana release again. Grafana 6.3 includes improvements to Explore, a new Time Picker, and a new Graph display option with gradients. There’s also new and improved Authentication options for Enterprise.
##What’s New in Grafana v6.3
- New Explore features
- Graph Area Gradients - A new graph display option!
- Grafana Enterprise
- LDAP Active Sync - LDAP Active Sync
- SAML Authentication - SAML Authentication
Download Grafana 6.3 Now
Explore Improvements
This release adds a ton of enhancements to Explore, both in terms of general improvements and new data source-specific features.
Loki Live Streaming
For log queries using the Loki data source, you can now stream logs live directly to the Explore UI.
Loki Context Queries
After finding a log line through the heavy use of query filters, it can then be useful to see the log lines surrounding the line your searched for. The show context feature allows you to view lines before and after the line of interest.
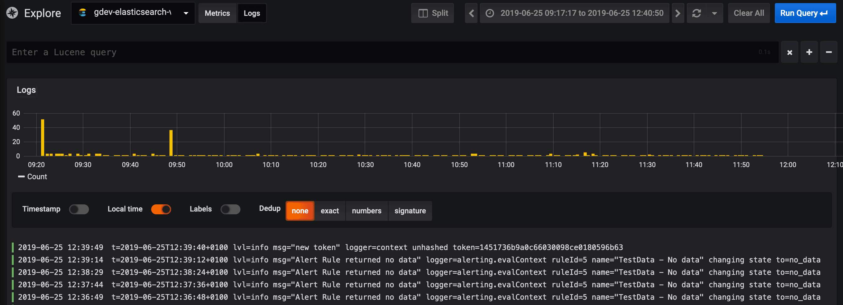
Elasticsearch Logs Support
This release adds support for searching and visualizing logs stored in Elasticsearch in the Explore mode with a special, simplified query interface specifically designed for logs search.

Please read Using Elasticsearch in Grafana for more detailed information on how to get started.
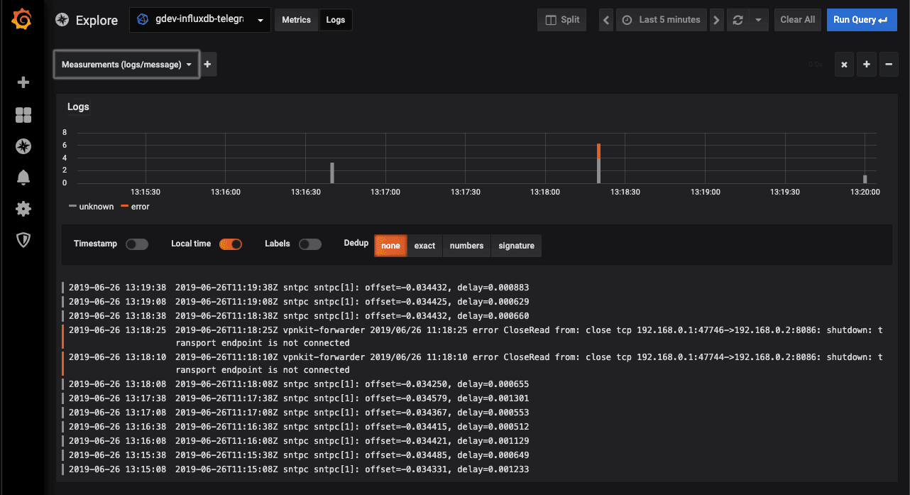
InfluxDB Logs Support
This release adds support for searching and visualizing logs stored in InfluxDB in the Explore mode with a special, simplified query interface specifically designed for logs search.

Please read Using InfluxDB in Grafana for more detailed information on how to get started.
Data Links
We have simplified the UI for defining panel drilldown links and renamed them Panel links. We have also added a new type of link called Data links. The reason there are now two different types is to clearly define how they are used and what variables you can use in each link.
Panel links are only shown in the top left corner of the panel, and you cannot reference series name or any data field.
While Data links are used by the actual visualization and can reference data fields.
Example:
http://my-grafana.com/d/bPCI6VSZz/other-dashboard?var-server=${__series_name}
You have access to these variables:
Name | Description ———— | ————- *${__series_name}* | The name of the time series (or table) *${__value_time}* | The time of the point you’re clicking on (in millisecond epoch) *${__url_time_range}* | Interpolates as the full time range (i.e. from=21312323412&to=21312312312) *${__all_variables}* | Adds all current variables (and current values) to the url
You can then click on a point in the Graph.

For now only the Graph panel supports Data links, but we hope to add these to many visualizations.
New Time Picker
The time picker has been redesigned with a simpler look that makes accessing quick ranges easier.

Graph Gradients
Want more eye candy in your graphs? Then the “fill gradient” option might be for you! This works really well for graphs with only a single series.

It also looks really nice in light theme as well.

Grafana Enterprise
Substantial refactoring and improvements to the external auth systems have gone into this release, making the features listed below possible as well as laying the foundation for future enhancements.
LDAP Active Sync
This is a new Enterprise feature that enables background synchronization of user information, org role, and team memberships. Synchronization is otherwise only done at login time.
For example, let’s say a user is removed from an LDAP group. In previous versions of Grafana, an admin would have to wait for the user to logout or the session to expire for the Grafana permissions to update, a process that can take days.
With active sync, users will be automatically removed from the corresponding team in Grafana or even logged out and disabled if they no longer belong to an LDAP group that gives them access to Grafana.
SAML Authentication
Built-in support for SAML is now available in Grafana Enterprise.
Team Sync for GitHub OAuth
When setting up OAuth with GitHub, it’s now possible to sync GitHub teams with Teams in Grafana.
Team Sync for Auth Proxy
We’ve added support for enriching the Auth Proxy headers with Teams information, which makes it possible to use Team Sync with Auth Proxy.
Changelog
Check out the CHANGELOG.md file for a complete list of new features, changes, and bug fixes.
Download
Head to the download page for download links and instructions.
Upgrading
Read about upgrading Grafana here.
Thanks
A big thanks to all the Grafana users who contribute by submitting PRs, bug reports, and feedback!


