Instrumentation Hub: a guided, scalable way to roll out observability coverage without losing controlGrafana AlloyGrafana CloudKubernetes MonitoringApplication observability
What's new in the Grafana Image Renderer: higher-quality results, security enhancements, and moreGrafanaGrafana CloudDashboard
Baking in site reliability with observability and AI: How SpotOn uses Grafana Assistant to keep restaurants runningAI
Grafana Labs: Top 10 moments of 2025From the launch of Grafana Assistant to the first-ever GrafanaCON Science Fair, there were a lot of big moments for Grafana Labs and our open source community in 2025. Here are some of the highlights.Company news
Grafana 12.3 release: Interactive learning experiences, new and improved logs visualizations, and moreReleaseGrafana
Improve service reliability and ops culture with Grafana Cloud Service Center AlertingSLOsGrafana CloudGrafana Cloud IRM
Instrumentation Hub: a guided, scalable way to roll out observability coverage without losing controlGrafana AlloyGrafana CloudKubernetes MonitoringApplication observability
Implementing Grafana Play privacy policies with Grafana k6: A behind-the-scenes lookGrafanaCommunityk6
Lunar-level observability: How Firefly Aerospace used Grafana to monitor its historic moon landingCommunityGrafanaConGrafana
Database observability: How OpenTelemetry semantic conventions improve consistency across signalsOpenTelemetry
How to send alerts from Grafana OSS to Grafana Cloud IRMGrafana Cloud IRMGrafanaGrafana EnterpriseGrafana CloudAlerting
Optimizing the end-user experience: How to perform a browser check in Grafana Cloud Synthetic MonitoringSynthetic monitoring
Simple cloud cost management: Grafana Labs integrates open standard FOCUS specification for cloud billing dataCost management
What’s new in Grafana Metrics Drilldown: advanced filtering options, UI enhancements, and moreDrilldown
Kubernetes observability: How to enrich logs with GeoIP using the Kubernetes Monitoring Helm ChartKubernetes MonitoringGrafana Cloud
How to import Prometheus-style alerts and recording rules to Grafana-managed alerts and recording rulesAlertingPrometheusGrafana
Grafana security release: Medium and high severity security fixes for CVE-2025-4123 and CVE-2025-3580Security
Grafana Cloud updates: New observability as code tools, Grafana Drilldown enhancements, and moreGrafana Cloud
Customize your incident response with new features in Grafana Cloud IRMGrafana Cloud IRMIncident Response & Management
OpenTelemetry with Prometheus: better integration through resource attribute promotionPrometheusOpenTelemetryMimir
Azure Monitor offers Grafana dashboards natively for immediate real time operational monitoringDashboard
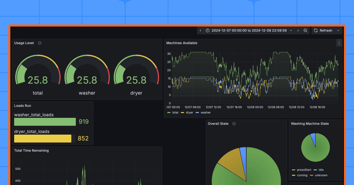
Dashboards and detergent: How two students monitor laundry machines in a college dorm with GrafanaGrafanaVisualizationCommunity