Instrumentation Hub: a guided, scalable way to roll out observability coverage without losing controlGrafana AlloyGrafana CloudKubernetes MonitoringApplication observabilityeBPFOpenTelemetry
What's new in the Grafana Image Renderer: higher-quality results, security enhancements, and moreGrafanaGrafana CloudDashboard
Grafana Labs: Top 10 moments of 2025From the launch of Grafana Assistant to the first-ever GrafanaCON Science Fair, there were a lot of big moments for Grafana Labs and our open source community in 2025. Here are some of the highlights.Company news
Grafana 12.3 release: Interactive learning experiences, new and improved logs visualizations, and moreReleaseGrafana
Instrumentation Hub: a guided, scalable way to roll out observability coverage without losing controlGrafana AlloyGrafana CloudKubernetes MonitoringApplication observabilityeBPFOpenTelemetry
Virtual offsite ideas that work: How the Grafana Cloud team brings together 150 people onlineCommunityEvents
Top 5 user-requested synthetic monitoring alerts in Grafana CloudAlertingGrafana CloudSynthetic monitoringMonitoringPrometheus
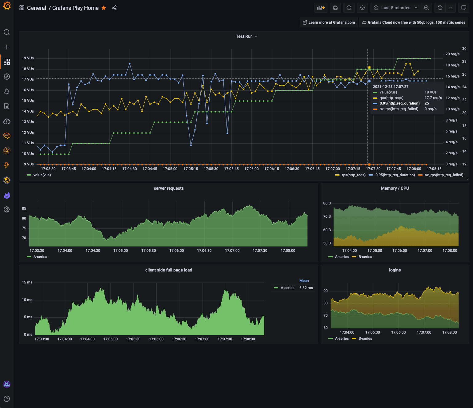
How the new k6 Cloud app plugin makes it easy to correlate QA data and system metrics in Grafanak6GrafanaPluginsDashboardGrafana Cloud
Don’t miss our webinars on Grafana Tempo, Grafana Enterprise Traces, and the new Sentry pluginTempoTracingPlugins
Five tricks for logging at scale in a Kubernetes environment with Grafana LokiLokiKubernetesLoggingGrafanaDashboard
Grafana Labs in 2021: Top 10 moments of the yearGrafanaGrafana CloudGrafana EnterpriseGrafana Enterprise Logsk6
How product teams can manage their performance using Grafana, Prometheus, and Oracle metricsGrafana Enterprise MetricsGrafanaPrometheusOracle
Grafana EMEA meetup recap: shift left observability, AI and load testing, monitoring plants, and morePrometheusk6MonitoringObservabilityGrafanaCommunityAWS
Monitor all your Redshift clusters in Grafana with the new Amazon Redshift data source pluginAWSPluginsGrafanaDashboard