Instrumentation Hub: a guided, scalable way to roll out observability coverage without losing controlGrafana AlloyGrafana CloudKubernetes MonitoringApplication observabilityeBPFOpenTelemetry
What's new in the Grafana Image Renderer: higher-quality results, security enhancements, and moreGrafanaGrafana CloudDashboard
Grafana Labs: Top 10 moments of 2025From the launch of Grafana Assistant to the first-ever GrafanaCON Science Fair, there were a lot of big moments for Grafana Labs and our open source community in 2025. Here are some of the highlights.Company news
Grafana 12.3 release: Interactive learning experiences, new and improved logs visualizations, and moreReleaseGrafana
Instrumentation Hub: a guided, scalable way to roll out observability coverage without losing controlGrafana AlloyGrafana CloudKubernetes MonitoringApplication observabilityeBPFOpenTelemetry
Learn about log data privacy, tracing at scale, alerting, and on-call management in our new webinarsEventsLokiTempo
Best practices for alerting on Synthetic Monitoring metrics in Grafana CloudAlertingSynthetic monitoringGrafana CloudPrometheus
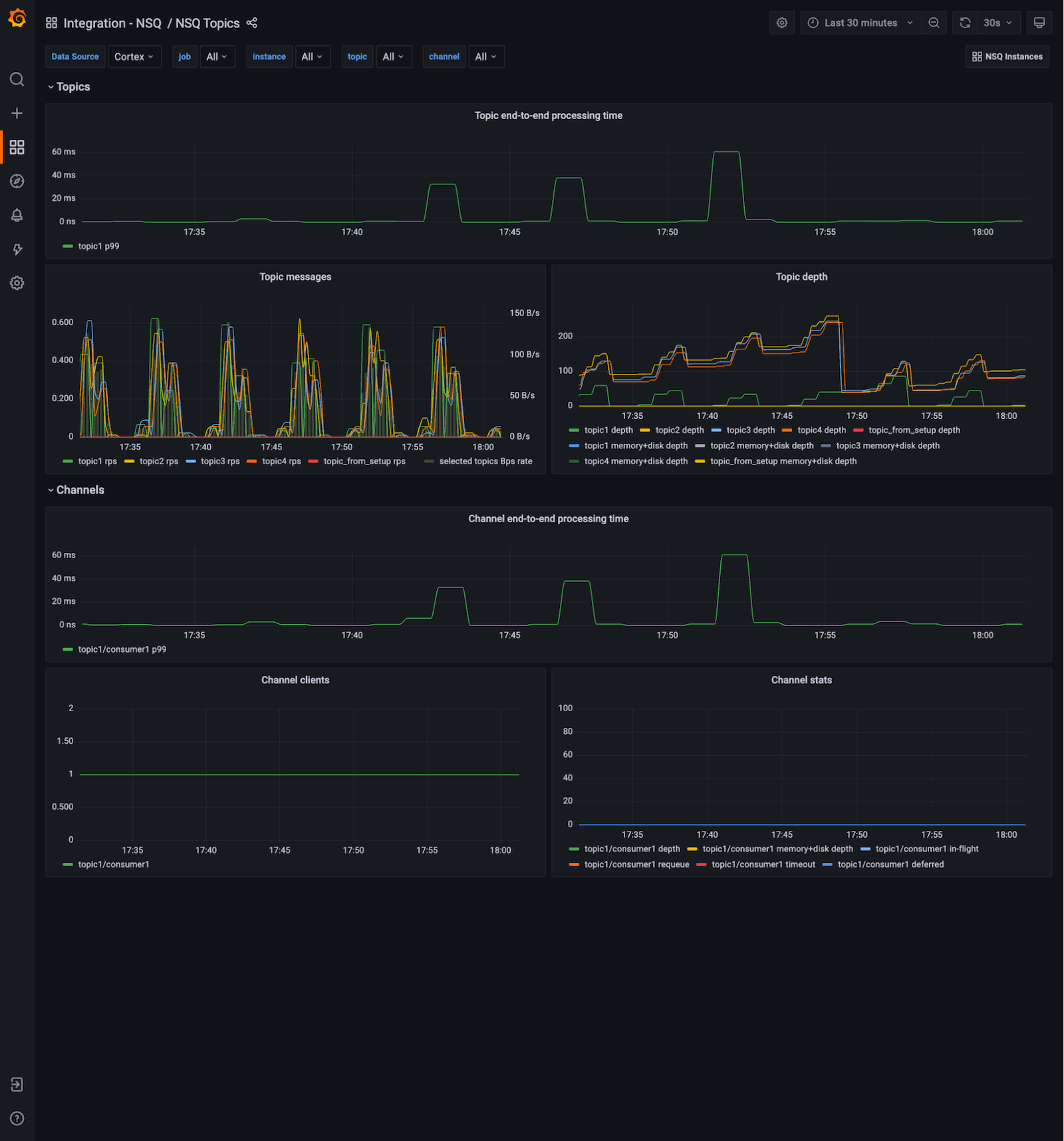
Monitor real-time distributed messaging platform NSQ with the new integration for Grafana CloudIntegrationsGrafana Cloud
How Dapper Labs uses Grafana Cloud to meet the global demand of NFT ManiaCommunityGrafana CloudLokiTempo
Introducing exemplar support in Grafana Cloud, tightly coupling traces to your metricsGrafana CloudTracingPrometheus
Meet the Grafana Labs team: Mihaela Maior, senior engineering manager on the Grafana Experience teamTeam
Grafana 8.4 release: new panels, better query caching, increased security, accessibility features, and more!Grafana