Grafana Labs security update: Latest on TanStack npm supply chain ransomware incident
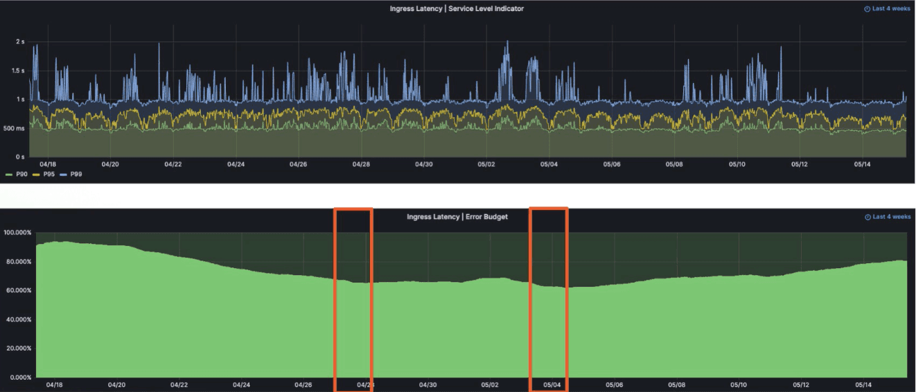
Grafana Labs confirmed a targeted attack by a cybercrime group that gained unauthorized access to our GitHub repositories and downloaded our codebase. Here is the latest update about our investigations.


























