Instrumentation Hub: a guided, scalable way to roll out observability coverage without losing controlGrafana AlloyGrafana CloudKubernetes MonitoringApplication observabilityeBPFOpenTelemetry
What's new in the Grafana Image Renderer: higher-quality results, security enhancements, and moreGrafanaGrafana CloudDashboard
Grafana Labs: Top 10 moments of 2025From the launch of Grafana Assistant to the first-ever GrafanaCON Science Fair, there were a lot of big moments for Grafana Labs and our open source community in 2025. Here are some of the highlights.Company news
Grafana 12.3 release: Interactive learning experiences, new and improved logs visualizations, and moreReleaseGrafana
Instrumentation Hub: a guided, scalable way to roll out observability coverage without losing controlGrafana AlloyGrafana CloudKubernetes MonitoringApplication observabilityeBPFOpenTelemetry
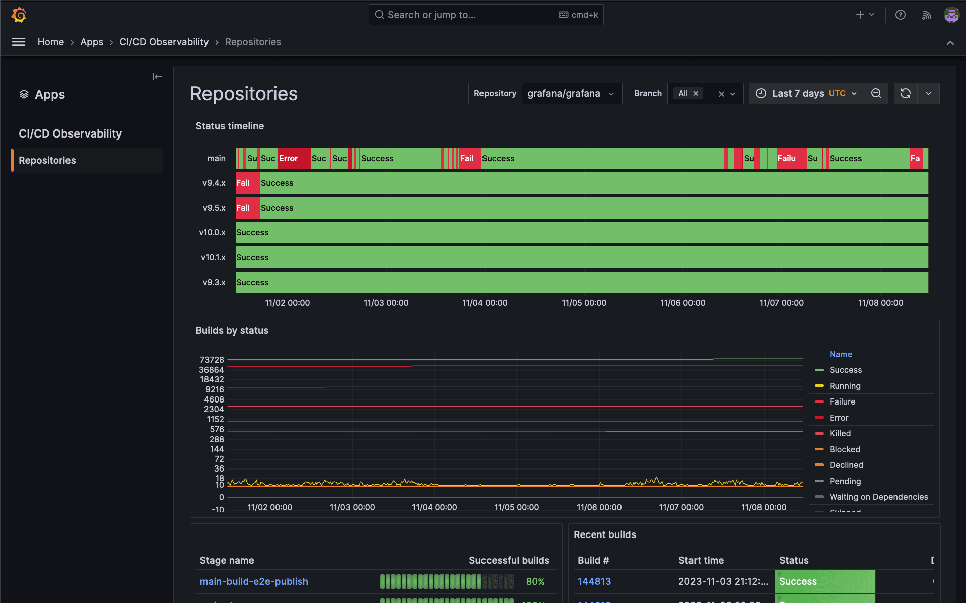
What is CI/CD observability, and how are we paving the way for more observable pipelines?Observability
The Grafana OpenTelemetry Distribution for .NET: Optimized for Application ObservabilityApplication observabilityOpenTelemetry
The Grafana OpenTelemetry Distribution for Java: Optimized for Application ObservabilityApplication observabilityOpenTelemetry
Set and scale service level objectives in Grafana Cloud: Introducing Grafana SLOGrafana CloudAlertingGrafana SLO
Manage log volumes, metrics cardinality, monthly bills: Explore Grafana Cloud cost management toolsGrafana CloudAdaptive MetricsLoggingCost management
ObservabilityCON 2023: Major news announcements, product releases, and more!ObservabilityCONCompany news
Announcing Application Observability in Grafana Cloud, with native support for OpenTelemetry and PrometheusApplication observabilityFrontend observabilityEngineering
Grafana Beyla 1.0 release: zero-code instrumentation for application telemetry using eBPFeBPFApplication observability
How Asserts.ai will make it even easier for Grafana Cloud users to understand their observability dataAssertsAlertingDashboardPrometheusGrafana Cloud