Instrumentation Hub: a guided, scalable way to roll out observability coverage without losing controlGrafana AlloyGrafana CloudKubernetes MonitoringApplication observabilityeBPFOpenTelemetry
What's new in the Grafana Image Renderer: higher-quality results, security enhancements, and moreGrafanaGrafana CloudDashboard
Grafana Labs: Top 10 moments of 2025From the launch of Grafana Assistant to the first-ever GrafanaCON Science Fair, there were a lot of big moments for Grafana Labs and our open source community in 2025. Here are some of the highlights.Company news
Grafana 12.3 release: Interactive learning experiences, new and improved logs visualizations, and moreReleaseGrafana
Instrumentation Hub: a guided, scalable way to roll out observability coverage without losing controlGrafana AlloyGrafana CloudKubernetes MonitoringApplication observabilityeBPFOpenTelemetry
How shuffle sharding in Cortex leads to better scalability and more isolation for PrometheusPrometheusMimir
Get started with distributed tracing and Grafana Tempo using foobar, a demo written in PythonTempoTracingPython
KubeCon + CloudNativeCon Europe 2021 preview: Grafana Labs team members talk about Cortex, Prometheus, observability, and distributed tracingEventsMimirPrometheusJaegerObservabilityKubeCon
PromCon 2021 preview: Prometheus remote write, Cortex blocks storage, histograms, and moreMimirPrometheus
What’s new in Grafana Enterprise Metrics 1.3, our scalable, self-hosted Prometheus servicePrometheusPluginsGrafana Enterprise Metrics
Get instant Grafana dashboards for Prometheus metrics with the Elixir PromEx libraryDashboardGrafanaPrometheusElixir
Benchmarking Grafana Enterprise Metrics for horizontally scaling Prometheus up to 500 million active seriesMimirPrometheusGrafana Enterprise Metrics
How PayIt, a secure cloud service provider for digital government, uses Grafana and Prometheus for observability at cloud native scaleGrafanaPrometheusKubernetes
Don’t miss the Intro to Prometheus and Grafana Cloud webinar this weekGrafana CloudPrometheusObservability
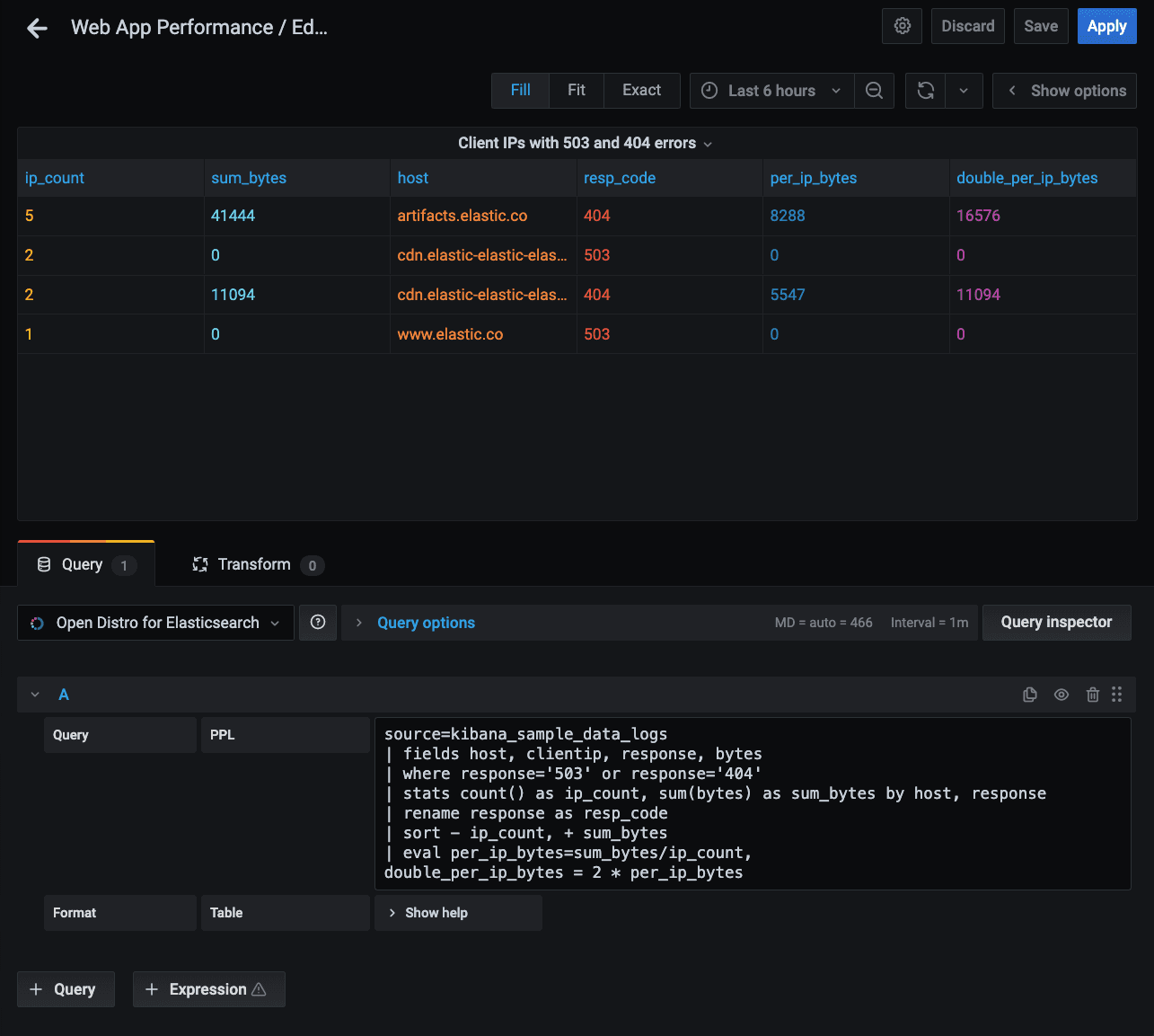
Introducing the new Open Distro for Elasticsearch plugin for Grafana, also available in Amazon Managed Service for GrafanaGrafanaPluginsElasticsearchAWS
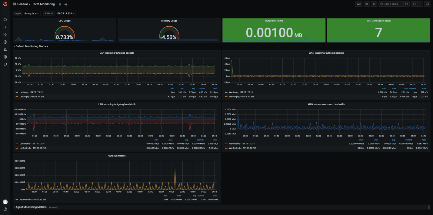
Learn how to monitor your energy use at home with a Raspberry Pi, Grafana and PrometheusGrafana CloudMonitoringPrometheusRaspberry pi
How to send traces to Grafana Cloud’s Tempo service with OpenTelemetry CollectorGrafana CloudTempoTracing