Instrumentation Hub: a guided, scalable way to roll out observability coverage without losing controlGrafana AlloyGrafana CloudKubernetes MonitoringApplication observabilityeBPFOpenTelemetry
What's new in the Grafana Image Renderer: higher-quality results, security enhancements, and moreGrafanaGrafana CloudDashboard
Grafana Labs: Top 10 moments of 2025From the launch of Grafana Assistant to the first-ever GrafanaCON Science Fair, there were a lot of big moments for Grafana Labs and our open source community in 2025. Here are some of the highlights.Company news
Grafana 12.3 release: Interactive learning experiences, new and improved logs visualizations, and moreReleaseGrafana
Instrumentation Hub: a guided, scalable way to roll out observability coverage without losing controlGrafana AlloyGrafana CloudKubernetes MonitoringApplication observabilityeBPFOpenTelemetry
Grafana 8.1 released: New Geomap and Annotations panels, updated plugin management, and moreGrafanaRelease
How BasisAI uses Grafana and Prometheus to monitor model drift in machine learning workloadsGrafanaMachine learningPrometheus
How we’re working with the Elastic team to make the Elasticsearch data source for Grafana even more powerfulPluginsElasticsearchGrafana
Grafana Labs joins the CNCF Governing Board as a Platinum member of the open source foundationCompany newsOpen SourcePrometheus
Learn how to use the Jira, ServiceNow, GitHub, and GitLab plugins for Grafana for better visibility into software developmentPlugins
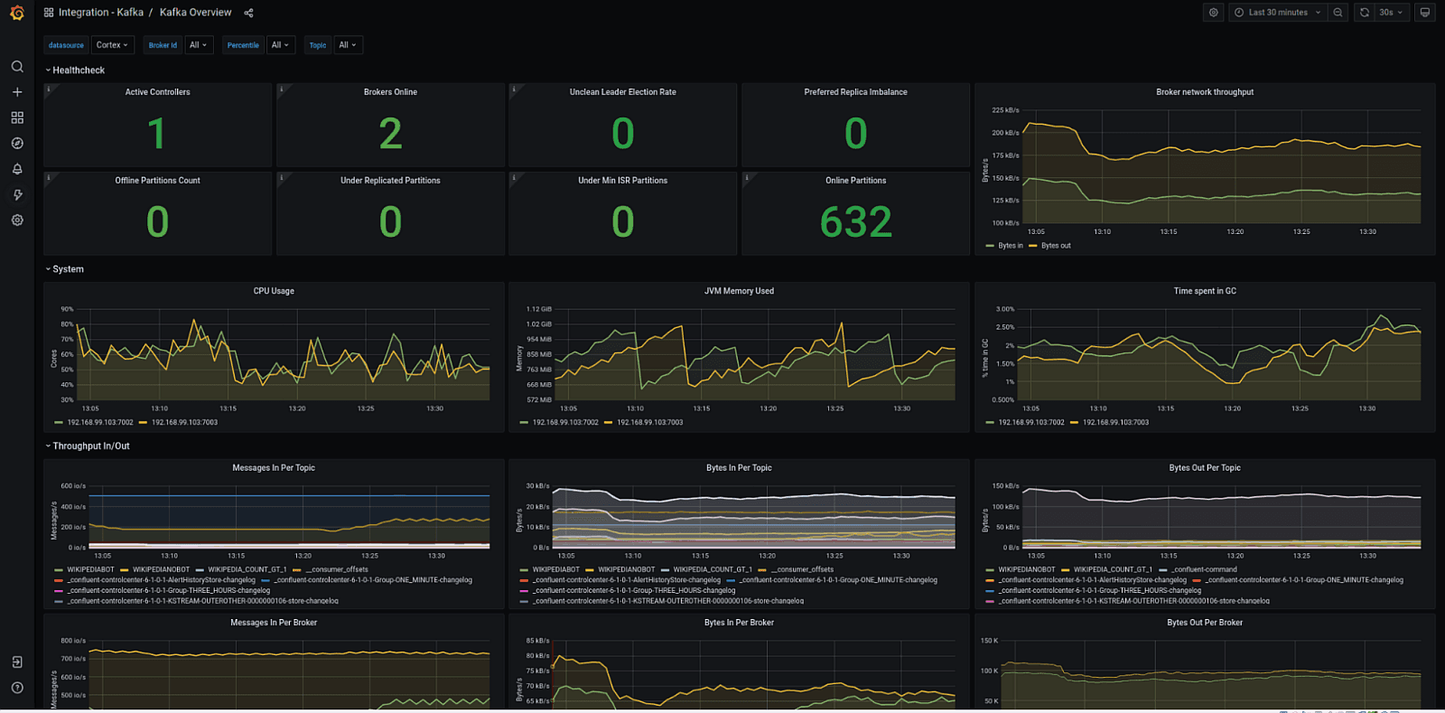
Get comprehensive monitoring for your Apache Kafka ecosystem instances quickly with Grafana CloudGrafana CloudIntegrations
How Grafana helps organizations manage SLOs across multiple monitoring data sourcesAlertingGrafana CloudGrafana Enterprise MetricsGrafana
Grafana Labs welcomes the Pace.dev team, experts in building tools with great developer experienceCompany news
Learn more about the new alerting system in Grafana in this week’s webinarAlertingGrafanaGrafana CloudPrometheus
How Pernod Ricard uses Grafana and Loki to scale and monitor its global e-commerce businessGrafanaLoki
IoT at your home, work, or data center with Prometheus metrics and Grafana CloudGrafana CloudIoTPrometheus
How to visualize your business performance with cohort tables using Grafana and BigQueryGrafana Cloud
Get even more insights from Jira + Grafana with the latest Grafana Cloud integrationGrafana CloudIntegrations
How astronomers use Grafana dashboards to read the stars (and their data) on the SOFIA airborne observatoryGrafana