Instrumentation Hub: a guided, scalable way to roll out observability coverage without losing controlGrafana AlloyGrafana CloudKubernetes MonitoringApplication observabilityeBPFOpenTelemetry
What's new in the Grafana Image Renderer: higher-quality results, security enhancements, and moreGrafanaGrafana CloudDashboard
Grafana Labs: Top 10 moments of 2025From the launch of Grafana Assistant to the first-ever GrafanaCON Science Fair, there were a lot of big moments for Grafana Labs and our open source community in 2025. Here are some of the highlights.Company news
Grafana 12.3 release: Interactive learning experiences, new and improved logs visualizations, and moreReleaseGrafana
Instrumentation Hub: a guided, scalable way to roll out observability coverage without losing controlGrafana AlloyGrafana CloudKubernetes MonitoringApplication observabilityeBPFOpenTelemetry
Reduce mean time to hello world with OpenTelemetry, Grafana Mimir, Grafana Tempo, and Grafana: Inside Adobe’s observability stackCommunityEvents
How to forecast holiday data with Grafana Machine Learning in Grafana CloudMachine learningGrafana Cloud
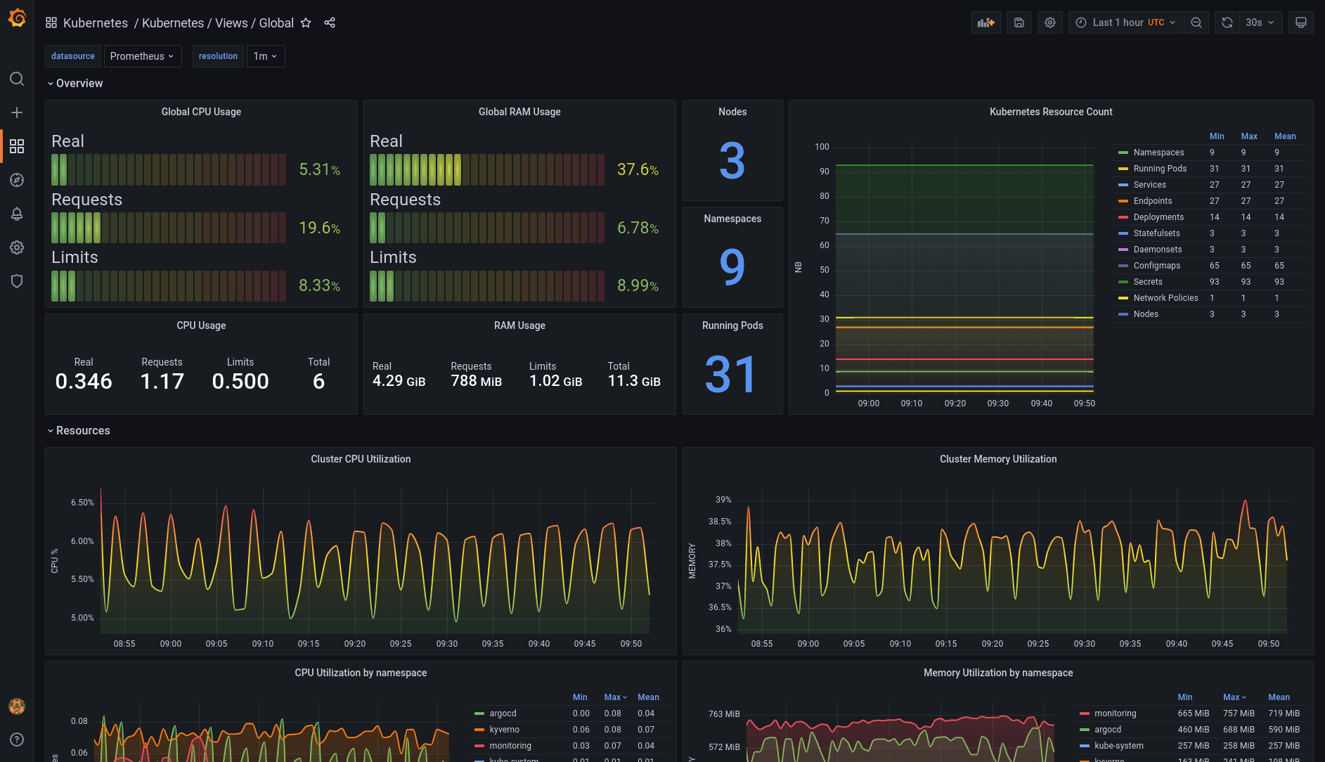
How to monitor Kubernetes with Grafana and Prometheus: Inside Powder’s observability stackObservability
How to use the Grafana Ansible collection to manage Grafana Agent across multiple Linux hostsGrafana AgentGrafana Cloud
4 billion logs, 120 TB of data: How Just Eat Takeaway.com uses Grafana Cloud to scaleGrafana CloudObservabilityCON
Open source at Grafana Labs in 2022: Year in reviewGrafanaGrafana FaroGrafana PhlareMimirLokiGrafana OnCall
Introducing Outlier Detection in Grafana Machine Learning for Grafana CloudGrafana CloudMachine learning
HIRE Learning with Machine Learning Reply: “Open conversation, open feedback, and an open-door policy”Community