Instrumentation Hub: a guided, scalable way to roll out observability coverage without losing controlGrafana AlloyGrafana CloudKubernetes MonitoringApplication observabilityeBPFOpenTelemetry
What's new in the Grafana Image Renderer: higher-quality results, security enhancements, and moreGrafanaGrafana CloudDashboard
Grafana Labs: Top 10 moments of 2025From the launch of Grafana Assistant to the first-ever GrafanaCON Science Fair, there were a lot of big moments for Grafana Labs and our open source community in 2025. Here are some of the highlights.Company news
Grafana 12.3 release: Interactive learning experiences, new and improved logs visualizations, and moreReleaseGrafana
Instrumentation Hub: a guided, scalable way to roll out observability coverage without losing controlGrafana AlloyGrafana CloudKubernetes MonitoringApplication observabilityeBPFOpenTelemetry
How to set up an open source database monitoring stack with Grafana CloudOpen SourceGrafana AlloyGrafana CloudPrometheus
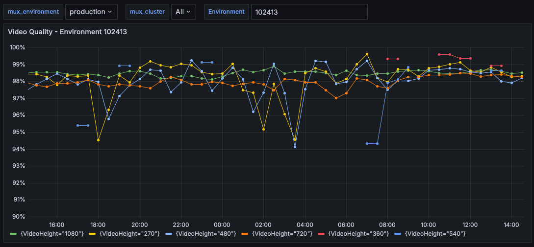
How Mux cut metrics volume by 60%, increased retention times, and improved developer productivity with Grafana CloudCommunityAdaptive MetricsCost managementGrafana Cloud
The new, queryless UI for Grafana Pyroscope: Introducing Explore ProfilesContinuous profilingGrafana PyroscopeGrafana Cloud
A complete guide to LLM observability with OpenTelemetry and Grafana CloudAIOpenTelemetryGrafana Cloud
Grafana Cloud updates: Kubernetes Monitoring enhancements, browser tests in Grafana Cloud k6, and moreGrafana Cloud
Obirdability: How to build an observability system for bird songs 🎶ObservabilityCommunityLokiMimirGrafana Cloud
Observing exchange rates: How to keep tabs on currencies during the summer travel seasonMonitoringGrafana
Upgrade with confidence: Strategies for updating your self-hosted Grafana instanceGrafana EnterpriseOpen SourceGrafana
Identify anomalies, outlier detection, forecasting: How Grafana Cloud uses AI/ML to make observability easierAISiftPluginsIntegrationsGrafana CloudGrafana Cloud IRM
Industrial IoT visualization: Why United Manufacturing Hub chose Grafana to power its IIoT platformGrafanaIoTCommunity
Grafana security update: Grafana Loki and unintended data write attempts to Amazon S3 bucketsSecurityAWSLoki
Grafana 11.1 release: new visualization features, Grafana Alerting updates, and moreGrafanaVisualizationAlerting