Visualization and monitoring integrations
Visualization and monitoring integrations
/
Monitor Redis Enterprise
Monitor Redis Enterprise easily with Grafana
Easily monitor your deployment of Redis Enterprise, the enterprise-ready version of the popular database used for caching, message brokering, and data streaming, with Grafana Cloud’s out-of-the-box monitoring solution. The Grafana Cloud forever-free tier includes 3 users and up to 10k metrics series to support your monitoring needs.
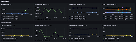
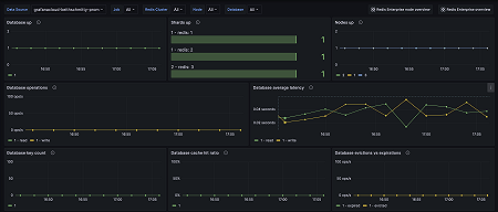
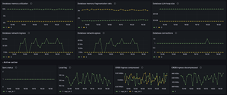
Key metrics
bdb_avg_latency
bdb_avg_read_latency
bdb_avg_write_latency
bdb_conns
bdb_crdt_ingress_bytes_decompressed
bdb_crdt_syncer_ingress_bytes
bdb_crdt_syncer_local_ingress_lag_time
bdb_crdt_syncer_status
bdb_egress_bytes
bdb_evicted_objects
bdb_expired_objects
bdb_ingress_bytes
bdb_instantaneous_ops_per_sec
bdb_mem_frag_ratio
bdb_mem_size_lua
bdb_memory_limit
bdb_no_of_keys
bdb_read_hits
bdb_read_misses
bdb_read_req
bdb_up
bdb_used_memory
bdb_write_req
node_available_memory
node_avg_latency
node_avg_latency
node_cpu_system
node_cpu_user
node_egress_bytes
node_ephemeral_storage_free
node_ingress_bytes
node_persistent_storage_free
node_total_req
node_up
redis_up
redis_used_memory
Key alerting rules included
RedisEnterpriseClusterOutOfMemory
RedisEnterpriseNodeNotResponding
RedisEnterpriseDatabaseNotResponding
RedisEnterpriseShardNotResponding
RedisEnterpriseNodeHighCPUUtilization
RedisEnterpriseDatabaseHighMemoryUtilization
RedisEnterpriseAverageLatencyIncreasing
RedisEnterpriseKeyEvictionsIncreasing





