
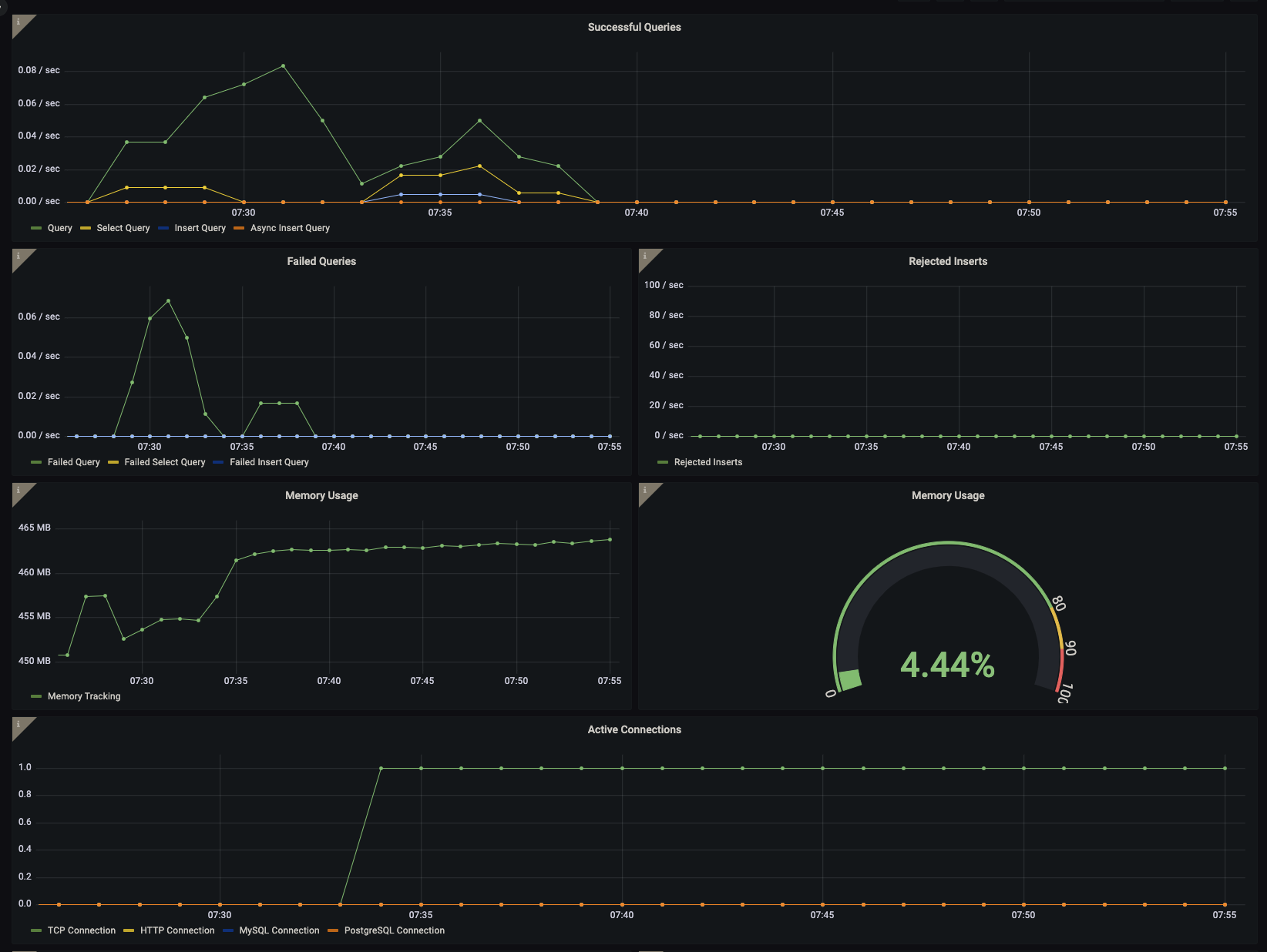
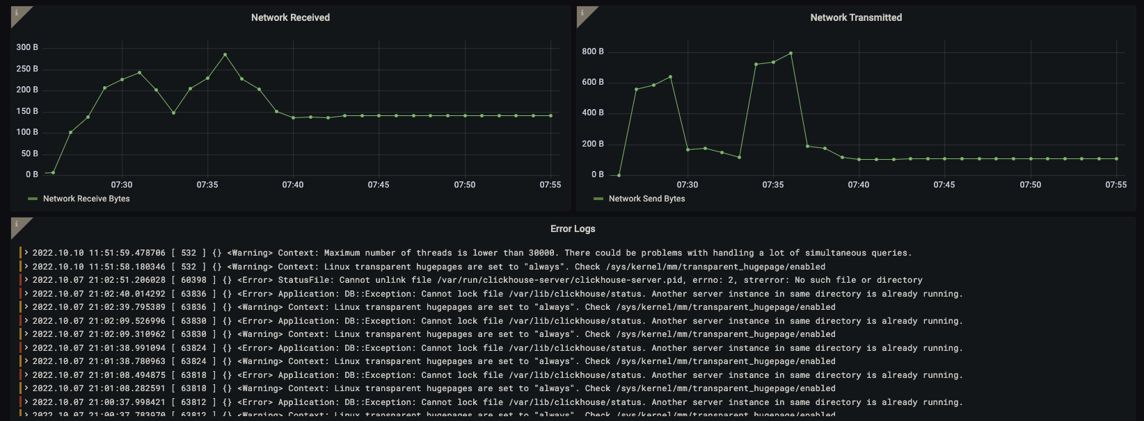
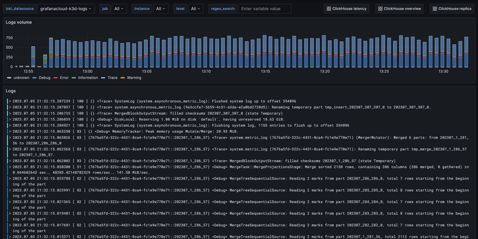
Monitor ClickHouse easily with Grafana
Easily monitor ClickHouse, an open source, column-oriented database management system designed for OLAP (analytical) workloads, with Grafana Cloud’s out-of-the-box monitoring solution. The Grafana Cloud forever-free tier includes 3 users and up to 10k metrics series to support your monitoring needs.





