- Grafana Cloud
- Incident
Automate, document, and learn from your incident management
Incident, which is part of the Grafana Cloud IRM app, is an incident management tool that automates routine tasks so your team remains focused on resolving incidents (and improving on them) faster.

Build smarter responses
Use comprehensive timelines to uncover root causes and continuously improve reliability
Your single source of truth
Centralize communication and keep incident information clear, organized, and in one place
Focus on what matters
Automate manual administrative work so engineers can stay on task and remediate issues faster
Trusted by everyone from startups to the Fortune 500
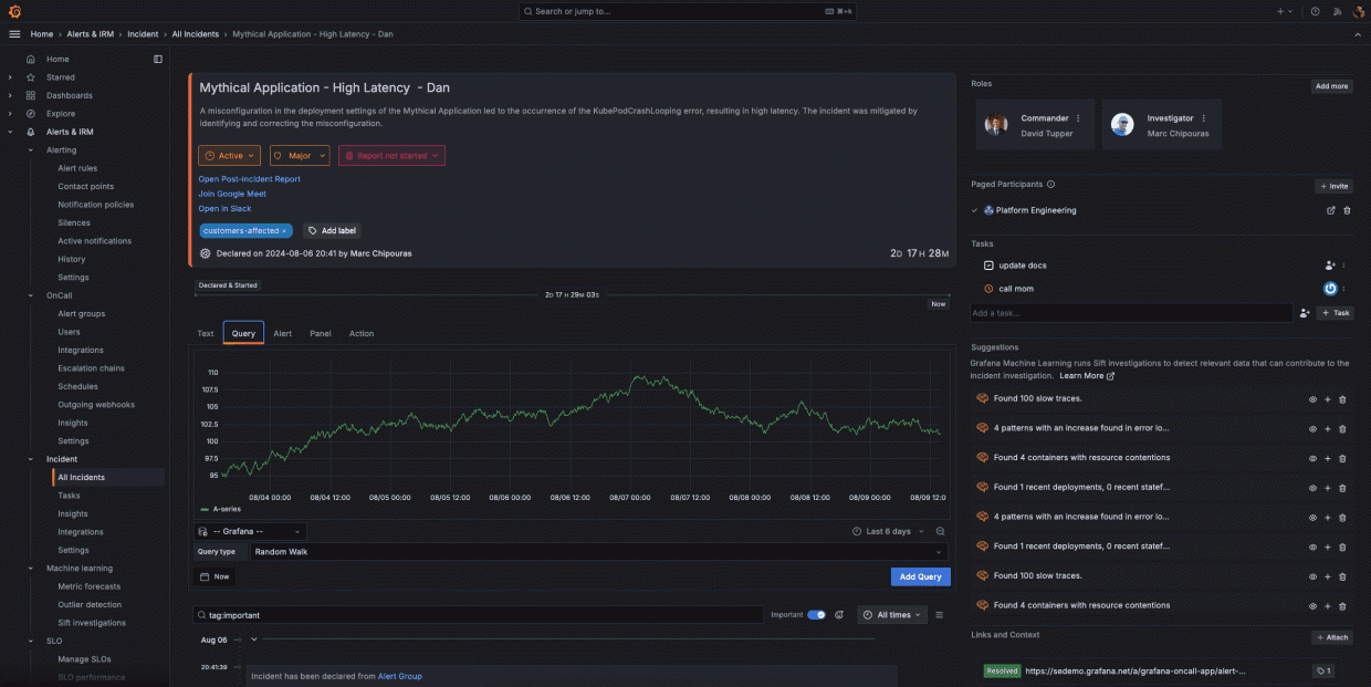
Declare incidents quickly and easily
Embed the right context, such as relevant dashboards and metrics, for responders.
Assign appropriate severity levels when declaring an incident to prioritize response efforts, and invite participants to collaborate.
Go from monitoring to active incident response within the Grafana ecosystem, and create incident channels and collaboration spaces directly from your visualizations.
Document everything that matters
Maintain a centralized record for each incident so all team members have access to consistent, accurate information.
Capture key decisions and updates throughout the incident lifecycle, including relevant Grafana panels and critical Slack notifications.
Automatically organize events, communications, and actions into a clear, chronological timeline to track the incident’s progression and response efforts.
Convert the incident timeline into a structured post-incident review (PIR) document, and streamline the review process with pre-populated incident data and key events.
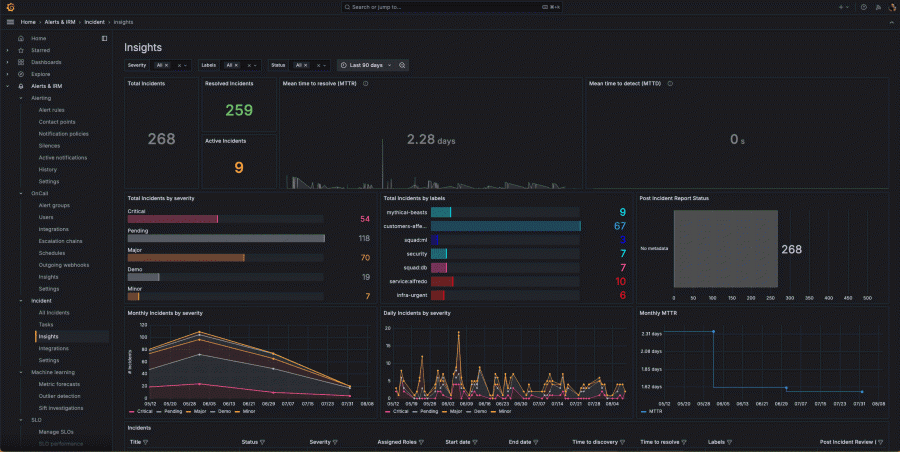
Analyze and improve your incident management operations
Get a high-level view of your incident management workflows, and gain valuable insights into the trends and patterns in your incident frequency and resolutions.
Track key metrics, such as mean time to resolution (MTTR) and mean time to detection (MTTD), identify bottlenecks, and analyze performance by various dimensions, including label, severity, or status.
Gather data on incident frequency and types to optimize your observability and response strategies.

Reduce MTTR with machine learning
Automatically scan metrics and logs to provide a holistic view of your system’s health, and correlate data from multiple sources to identify complex, interconnected issues.
Begin an incident with a Sift Check and automatically gather relevant context and data to jumpstart the incident response process.
Sift continuously improves its detection capabilities based on feedback and outcomes and adapts to evolving system behaviors and new types of issues over time.
Incident response and management on the go
Stay in control from anywhere with personalized alerts that override “do not disturb” for critical incidents, so you never miss what matters most.
Keep on-call schedules at your fingertips with real-time visibility into rotations, upcoming shifts, team availability, and easy shift swaps.
Take action on incidents the moment they happen by acknowledging, responding to, or escalating directly from your mobile device.
Make faster, better decisions with full incident context on demand so you can triage confidently and keep systems running smoothly.
No credit card required
Limited to 3 active IRM users per month
Community support
Pay as you go above the Free tier
3 active IRM users per month then pay as you go
8×5 email support
Scalable unit price based on annual commit
Premium support
Observability Architect
Deployment flexibility (Public Cloud, Federal Cloud, or Bring Your Own Cloud)
Why choose Grafana Cloud
Open & unified platform
OpenTelemetry-native observability and no lock-in, with out-of-the-box solutions like Kubernetes Monitoring, Application Observability, Grafana SLO, and RUM delivered in one unified experience.
Cost efficiency
Optimize costs without sacrificing insight with Adaptive Telemetry, which filters out unused data so your budget goes toward what actually drives value. Pair with cost management tools that help you monitor, control, and tune spend.
AI & automation
Grafana Assistant powers agentic workflows, prebuilt dashboards, intelligent filters, and customized alerts—surfacing the data you need for faster, more efficient incident response.






Welcome to
The open observability cloud
Built on open source, open standards, and open ecosystems



