Visualization and monitoring integrations
Visualization and monitoring integrations
/
Monitor InfluxDB
Monitor InfluxDB easily with Grafana
Easily monitor your deployment of InfluxDB, an open source time series database, with Grafana Cloud’s out-of-the-box monitoring solution. The Grafana Cloud forever-free tier includes 3 users and up to 10k metrics series to support your monitoring needs.
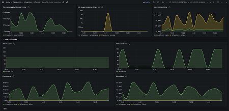
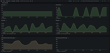
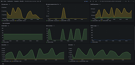
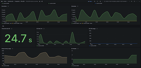
Key metrics
boltdb_reads_total
boltdb_writes_total
go_gc_duration_seconds_sum
go_memstats_gc_cpu_fraction
go_memstats_heap_alloc_bytes
go_memstats_heap_idle_bytes
go_memstats_last_gc_time_seconds
go_threads
http_api_request_duration_seconds_sum
http_api_requests_total
http_query_request_bytes
http_query_request_count
http_query_response_bytes
http_write_request_bytes
http_write_request_count
http_write_response_bytes
influxdb_buckets_total
influxdb_dashboards_total
influxdb_remotes_total
influxdb_replications_total
influxdb_scrapers_total
influxdb_uptime_seconds
influxdb_users_total
influxql_service_executing_duration_seconds_sum
influxql_service_requests_total
qc_compiling_active
qc_executing_active
qc_queueing_active
task_executor_total_runs_active
task_executor_workers_busy
task_scheduler_current_execution
task_scheduler_total_execute_failure
task_scheduler_total_execution_calls
task_scheduler_total_schedule_calls
task_scheduler_total_schedule_fails
up
Key alerting rules included
InfluxDBWarningTaskSchedulerHighFailureRate
InfluxDBCriticalTaskSchedulerHighFailureRate
InfluxDBHighBusyWorkerPercentage
InfluxDBHighHeapMemoryUsage
InfluxDBHighAverageAPIRequestLatency
InfluxDBSlowAverageIQLExecutionTime






