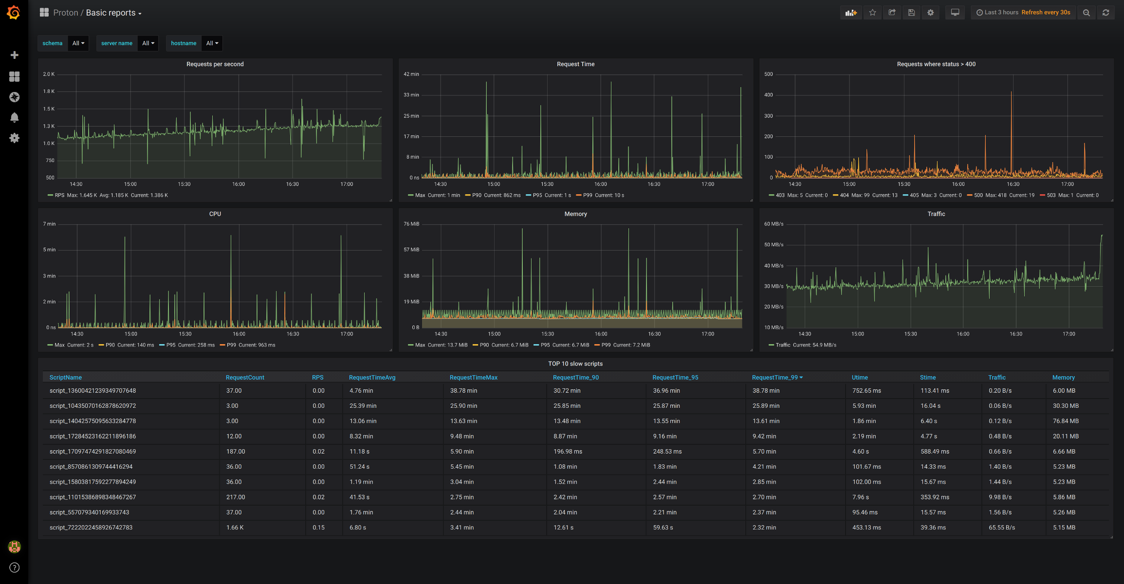
Pinba - basic reports
Realtime monitoring/statistics for PHP
Realtime monitoring/statistics for PHP collected by Proton - high performance Pinba server
Data source config
Collector type:
Collector plugins:
Collector config:
Revisions
Upload an updated version of an exported dashboard.json file from Grafana
| Revision | Description | Created | |
|---|---|---|---|
| Download |