Openshift Overview v2.0
New Dashboard for K8/OKD/OCP > 3.7
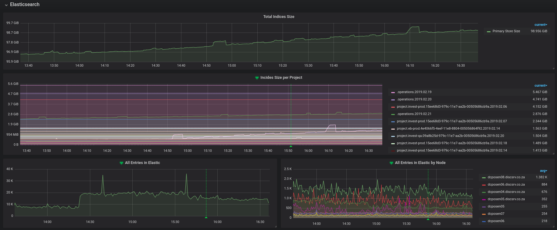
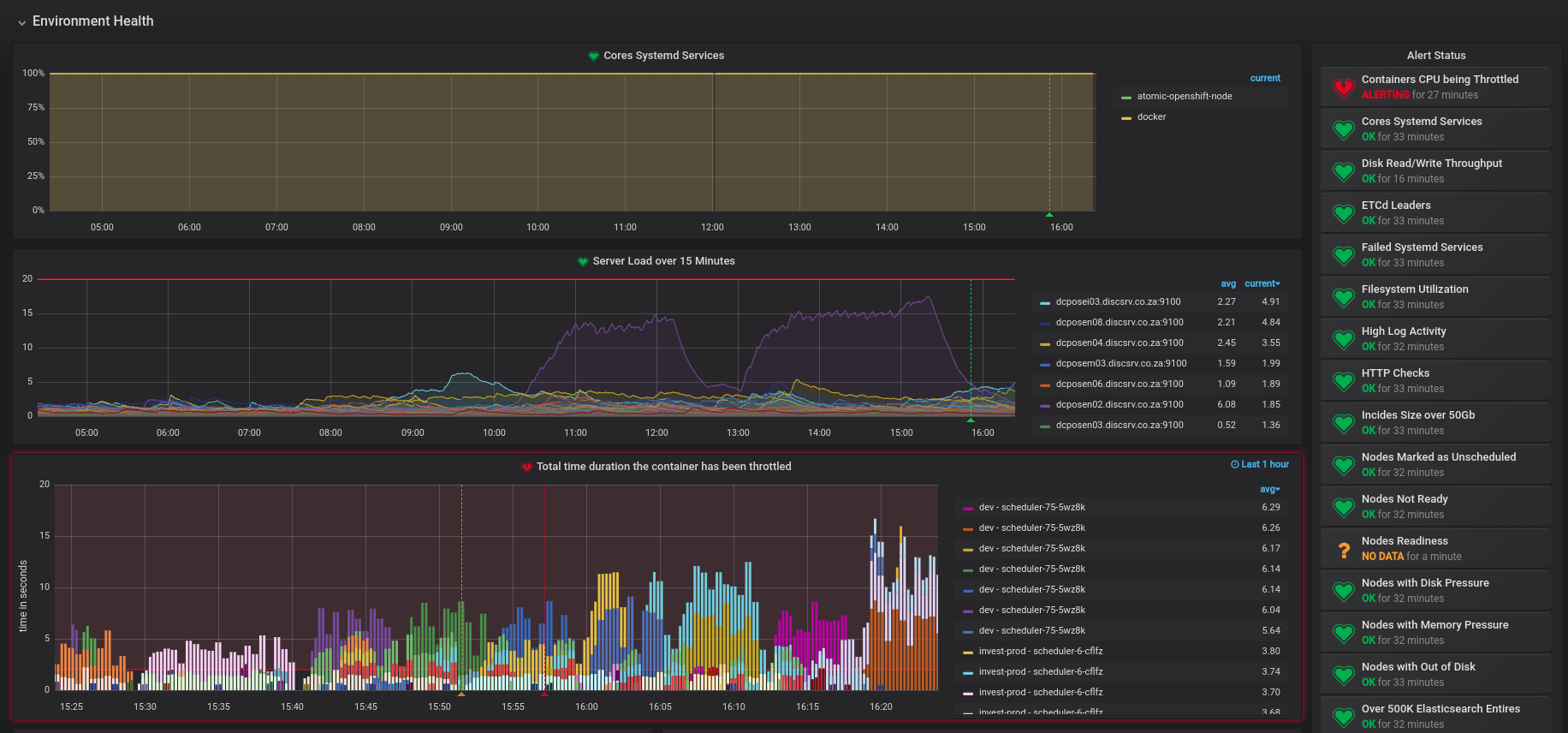
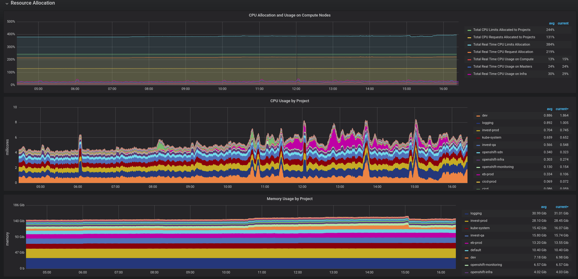
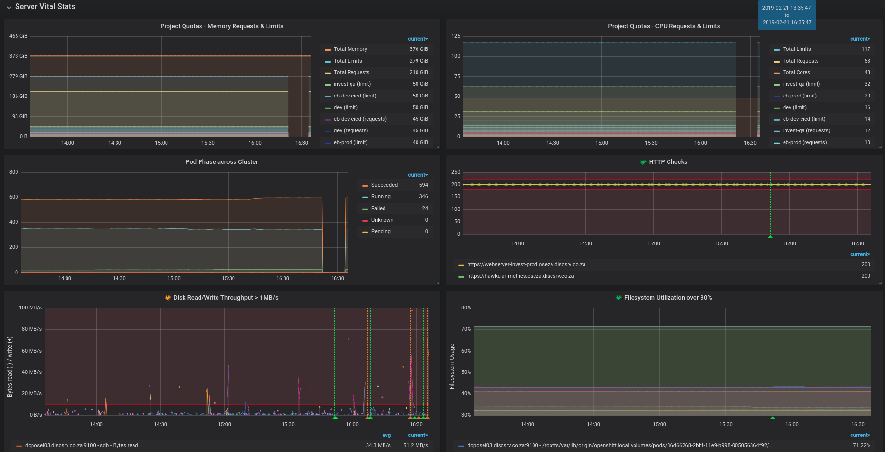
This dashboards does alerting, elasticsearch indices sizes, etcd stuff, capacity utilization, general node stuff, CPU throttling. Oh, and you need the Pie Chart plugin. I like pie.
You will need the elaticsearch exporter, and some other stuff I can't remember right now
Here is my ConfigMap for Prometheus Adjust host names appropriately. Create your own ConfigMap for the etcd certficates
apiVersion: v1
data:
prometheus.yml: |+
global:
scrape_interval: 30s
evaluation_interval: 30s
scrape_configs:
- job_name: 'kubernetes-controllers'
scheme: https
tls_config:
ca_file: /var/run/secrets/kubernetes.io/serviceaccount/ca.crt
bearer_token_file: /var/run/secrets/kubernetes.io/serviceaccount/token
kubernetes_sd_configs:
- role: endpoints
namespaces:
names:
- default
relabel_configs:
- source_labels: [__meta_kubernetes_service_name, __meta_kubernetes_endpoint_port_name]
action: keep
regex: kubernetes;https
- source_labels: [__address__]
action: replace
target_label: __address__
regex: (.+)(?::\d+)
replacement: $1:8444
- job_name: 'kubernetes-nodes'
scheme: https
tls_config:
ca_file: /var/run/secrets/kubernetes.io/serviceaccount/ca.crt
bearer_token_file: /var/run/secrets/kubernetes.io/serviceaccount/token
kubernetes_sd_configs:
- role: node
metric_relabel_configs:
- source_labels: [__name__]
action: drop
regex: 'openshift_sdn_pod_(setup|teardown)_latency(.*)'
relabel_configs:
- action: labelmap
regex: __meta_kubernetes_node_label_(.+)
- job_name: 'kubernetes-cadvisor'
scheme: https
tls_config:
ca_file: /var/run/secrets/kubernetes.io/serviceaccount/ca.crt
bearer_token_file: /var/run/secrets/kubernetes.io/serviceaccount/token
metrics_path: /metrics/cadvisor
kubernetes_sd_configs:
- role: node
metric_relabel_configs:
- source_labels: [__name__]
action: drop
regex: 'container_(cpu_user_seconds_total|cpu_cfs_periods_total|memory_usage_bytes|memory_swap|memory_cache|last_seen|fs_(read_seconds_total|write_seconds_total|sector_(.*)|io_(.*)|reads_merged_total|writes_merged_total)|tasks_state|memory_failcnt|memory_failures_total|spec_memory_swap_limit_bytes|fs_(.*)_bytes_total|spec_(.*))'
relabel_configs:
- action: labelmap
regex: __meta_kubernetes_node_label_(.+)
- job_name: 'kubernetes-service-endpoints'
tls_config:
ca_file: /var/run/secrets/kubernetes.io/serviceaccount/ca.crt
insecure_skip_verify: true
kubernetes_sd_configs:
- role: endpoints
relabel_configs:
- source_labels: [__meta_kubernetes_namespace]
action: keep
regex: 'default|logging|metrics|kube-.+|openshift|openshift-.+'
- source_labels: [__meta_kubernetes_service_name]
action: drop
regex: 'prometheus-node-exporter'
- source_labels: [__meta_kubernetes_service_annotation_prometheus_io_scrape]
action: keep
regex: true
- source_labels: [__meta_kubernetes_service_annotation_prometheus_io_scheme]
action: replace
target_label: __scheme__
regex: (https?)
- source_labels: [__meta_kubernetes_service_annotation_prometheus_io_path]
action: replace
target_label: __metrics_path__
regex: (.+)
- source_labels: [__address__, __meta_kubernetes_service_annotation_prometheus_io_port]
action: replace
target_label: __address__
regex: (.+)(?::\d+);(\d+)
replacement: $1:$2
- action: labelmap
regex: __meta_kubernetes_service_label_(.+)
- source_labels: [__meta_kubernetes_namespace]
action: replace
target_label: kubernetes_namespace
- source_labels: [__meta_kubernetes_service_name]
action: replace
target_label: kubernetes_name
- job_name: node
static_configs:
- targets:
- "dcposen01.lsd.co.za:9100"
- "dcposen02.lsd.co.za:9100"
- "dcposen03.lsd.co.za:9100"
- "dcposen04.lsd.co.za:9100"
- "dcposen05.lsd.co.za:9100"
- "dcposen06.lsd.co.za:9100"
- "dcposen07.lsd.co.za:9100"
- "dcposen08.lsd.co.za:9100"
- "dcposei01.lsd.co.za:9100"
- "dcposei02.lsd.co.za:9100"
- "dcposei03.lsd.co.za:9100"
- "dcposem02.lsd.co.za:9100"
- "dcposem03.lsd.co.za:9100"
- "dcposem01.lsd.co.za:9100"
- job_name: kube-state-metrics
static_configs:
- targets:
- "kube-state-metrics.openshift-monitoring.svc.cluster.local:8080"
- job_name: openshift-etcd
scheme: https
tls_config:
ca_file: /etc/prometheus/openshift-etcd-certs/ca.crt
cert_file: /etc/prometheus/openshift-etcd-certs/peer.crt
key_file: /etc/prometheus/openshift-etcd-certs/peer.key
insecure_skip_verify: true
static_configs:
- targets:
- "172.30.48.31:2379"
- "172.30.50.15:2379"
- "172.30.50.16:2379"
- job_name: blackbox-exporter
metrics_path: /probe
params:
module: [http_2xx_no_ssl_check] # Look for a HTTP 200 response.
static_configs:
- targets:
- https://webserver-invest-prod.oseza.lsd.co.za
- https://hawkular-metrics.oseza.lsd.co.za
relabel_configs:
- source_labels: [__address__]
target_label: __param_target
- source_labels: [__param_target]
target_label: instance
- target_label: __address__
replacement: blackbox-exporter.openshift-monitoring.svc.cluster.local:9115
- job_name: 'tcp_cert_check'
scrape_interval: 1h
metrics_path: /probe
params:
module: [tcp_cert]
static_configs:
- targets:
- '172.30.48.31:2379'
relabel_configs:
- source_labels: [__address__]
target_label: __param_target
- source_labels: [__param_target]
target_label: instance
- target_label: __address__
replacement: blackbox-exporter.openshift-monitoring.svc.cluster.local:9115
- job_name: blackbox-exporter-ssh
metrics_path: /probe
params:
module: [ssh_banner]
static_configs:
- targets:
- dcposen02.lsd.co.za:22
- dcposen03.lsd.co.za:22
- dcposen04.lsd.co.za:22
- dcposen05.lsd.co.za:22
- dcposen06.lsd.co.za:22
- dcposen07.lsd.co.za:22
- dcposen08.lsd.co.za:22
- dcposei01.lsd.co.za:22
- dcposei02.lsd.co.za:22
- dcposei03.lsd.co.za:22
- dcposem02.lsd.co.za:22
- dcposem03.lsd.co.za:22
- dcposem01.lsd.co.za:22
relabel_configs:
- source_labels: [__address__] # Leave this spooky blackbox stuff alone
target_label: __param_target # Stuff breaks otherwise
- source_labels: [__param_target]
target_label: instance
- target_label: __address__
replacement: blackbox-exporter.openshift-monitoring.svc.cluster.local:9115
- job_name: elasticsearch-exporter
static_configs:
- targets:
- "elasticsearch-exporter.openshift-monitoring.svc.cluster.local:9108"
kind: ConfigMap
Data source config
Collector config:
Upload an updated version of an exported dashboard.json file from Grafana
| Revision | Description | Created | |
|---|---|---|---|
| Download |
