Green IT ESXi
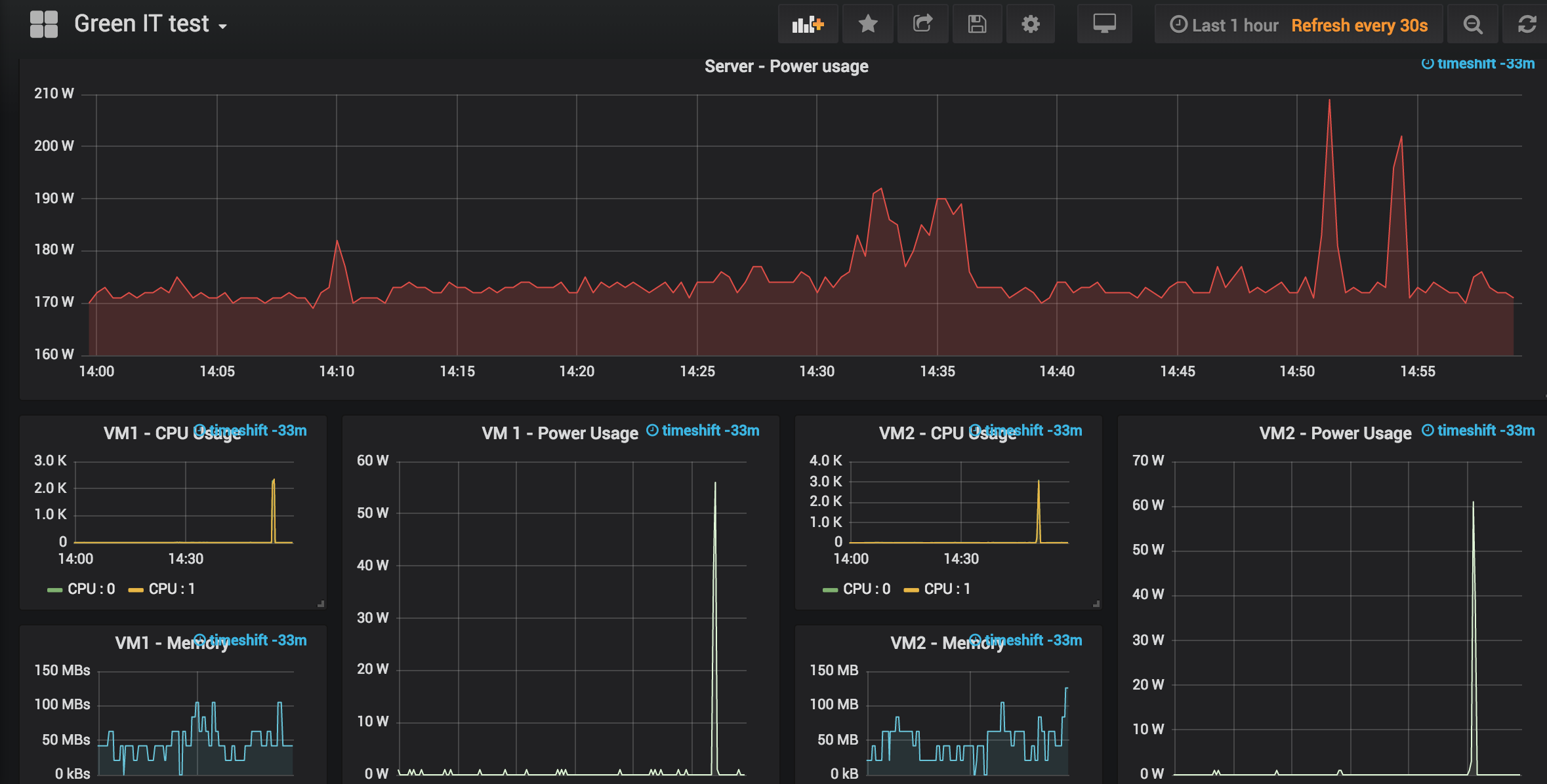
Show power consumption of ESXi cluster, and compare 2 VMs
Display power consumption of ESXi Cluster
- Use Telegraf to collect ESXi data with official plugin
- Output to InfluxDB
- Connect your InfluxDB
- Import this grafana dahsboard
- Select 2 VMs
Data source config
Collector config:
Upload an updated version of an exported dashboard.json file from Grafana
| Revision | Description | Created | |
|---|---|---|---|
| Download |
