Flink Metrics
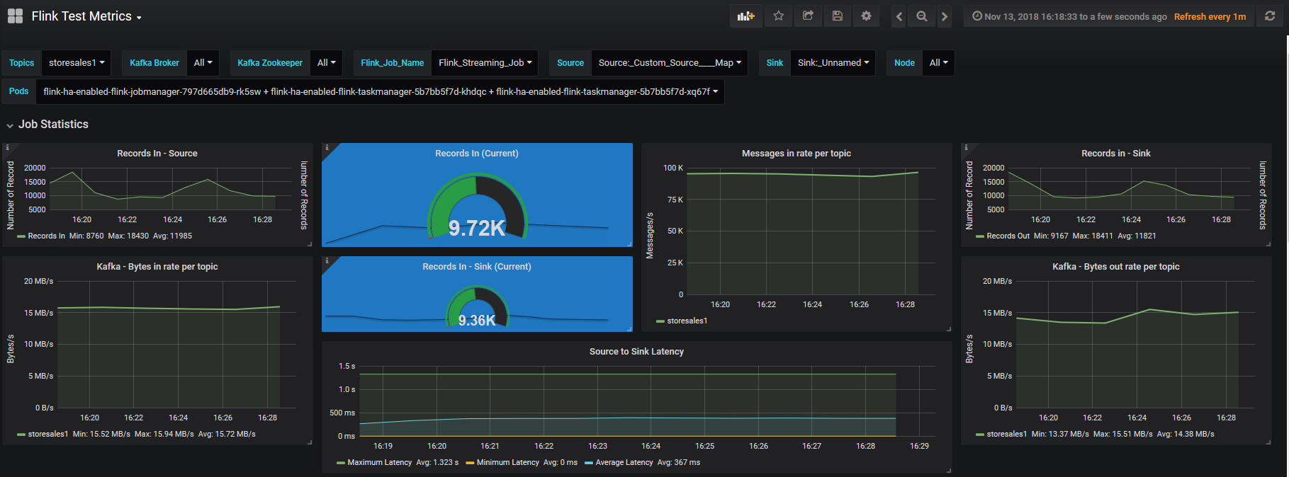
Flink Metrics (with Kafka) on K8S This dashboard if for monitoring Flink Applications Performance. It includes metrics like record count, latency. It also has kafka parameters like bytes count. Moreover, it has k8s memory, CPU and Network statistics.
Data source config
Collector config:
Upload an updated version of an exported dashboard.json file from Grafana
| Revision | Description | Created | |
|---|---|---|---|
| Download |
