Kamon System JVM metrics

Node jvm metrics

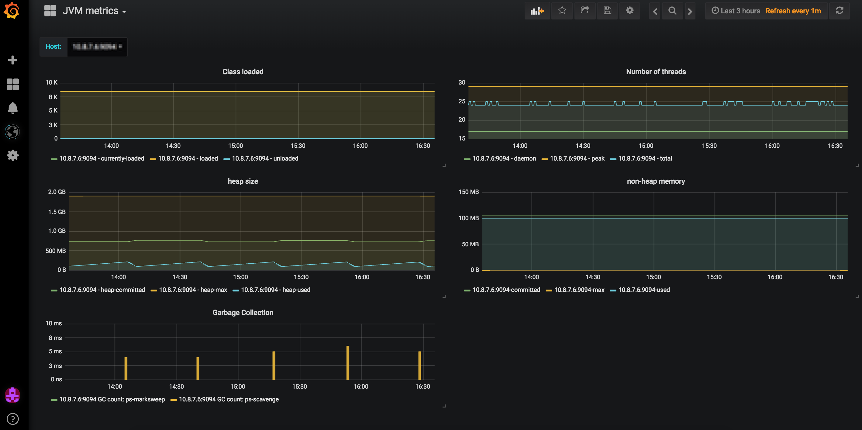
Kamon System  JVM metrics screenshot 1

Dashboard of JVM typical metrics when using Kamon (1.x.x) System Metrics version used 1.0.0.

Displays typical JVM metrics:

Number of loaded classes Number of threads Heap usage Non-heap memory GC activity Source can be found in https://github.com/jaksky/kamon-grafana-dashboards

Revisions
RevisionDescriptionCreated
Java Virtual Machine (JVM)

Java Virtual Machine (JVM)

by Grafana Labs
Grafana Labs solution

Easily monitor a Java virtual machine, which allows computers to run Java programs, with Grafana Cloud's out-of-the-box monitoring solution.

Learn more

Get this dashboard

Import the dashboard template

or

Download JSON

Datasource
Dependencies