Peak API Dashboard
View Peak test metrics in Grafana
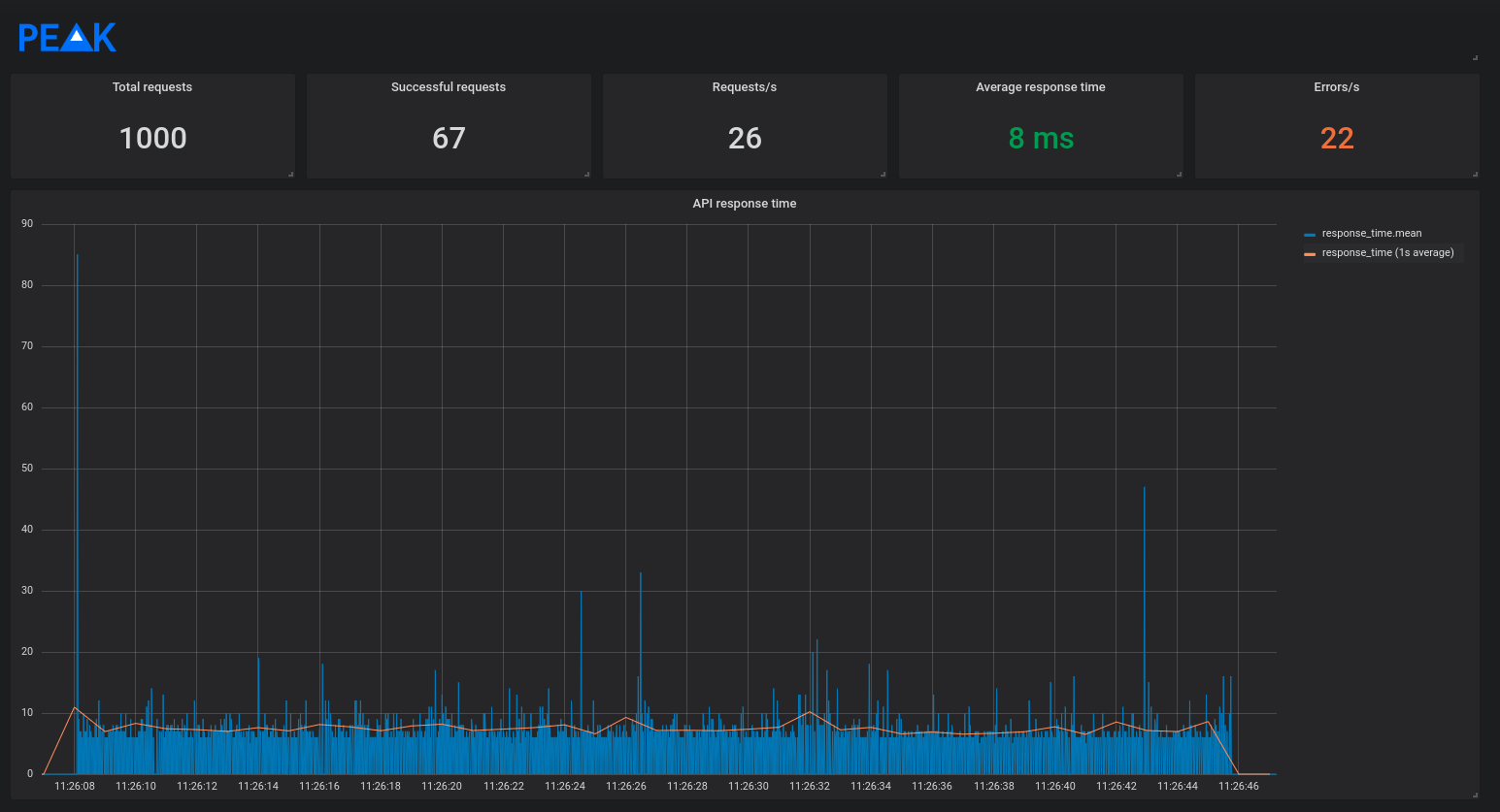
The Peak metrics dashboard allows users to view Peak test suite metrics in Grafana.
Data source config
Collector type:
Collector plugins:
Collector config:
Revisions
Upload an updated version of an exported dashboard.json file from Grafana
| Revision | Description | Created | |
|---|---|---|---|
| Download |