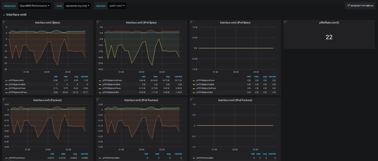
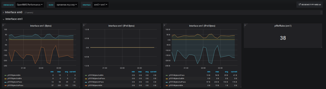
OpenNMS Paket Filter (PF) statistics
Display Packet Filter (PF) statistics gathered via bsnmpd(8)'s module_pf
Data source config
Collector config:
Upload an updated version of an exported dashboard.json file from Grafana
| Revision | Description | Created | |
|---|---|---|---|
| Download |
