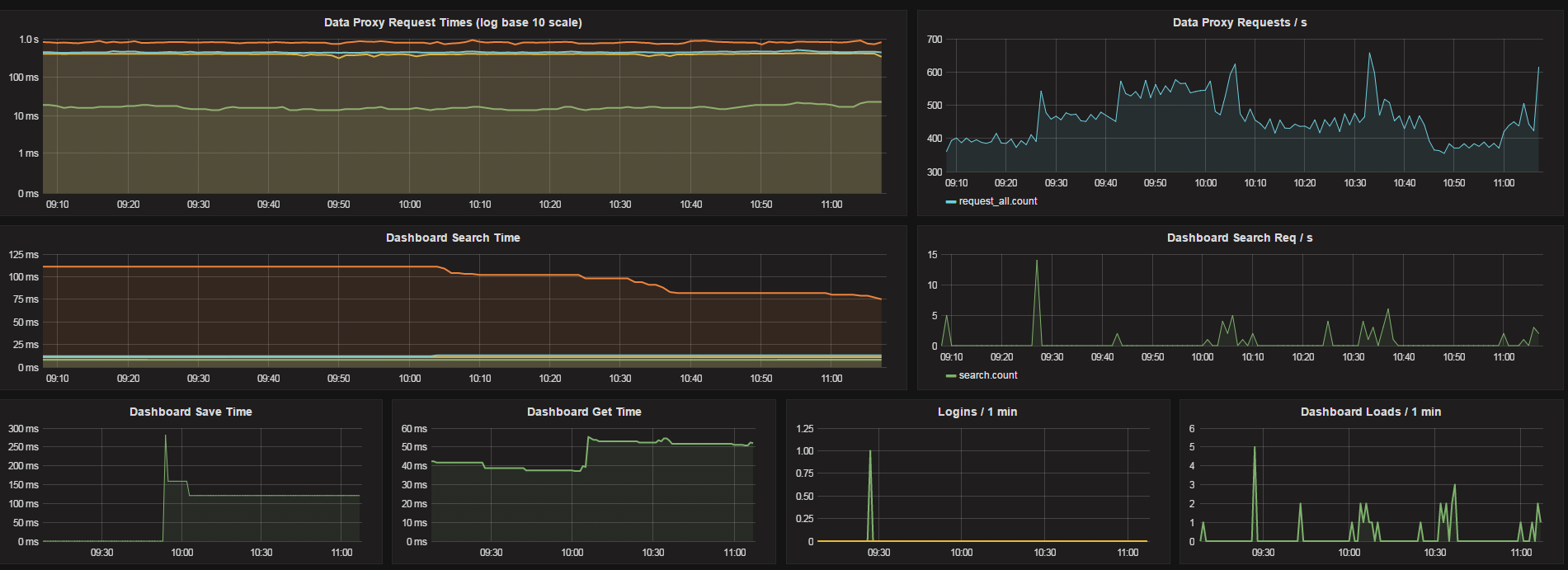
Internal Grafana Stats (Elasticsearch)
Data Proxy request timings (percentiles), dashboard loads, logins etc, Elasticsearch version.
Modified version of the original (graphite) to work with Elasticsearch.
The below powershell script, will collect the metrics from the grafana API based on the interval set and publish the data to Elasticsearch.
Update:
[string[]]$grafanaServers = "localhost:3000"
$interval = 60
$elasticServer = "server1:9200"
Download Powershell script (requires PS version 3+) from:
https://github.com/trevorndodds/Powershell-grafana-scripts/blob/master/Grafana/grafana2elastic.ps1
Run it as a windows service using nssm - https://nssm.cc
Data source config
Collector config:
Upload an updated version of an exported dashboard.json file from Grafana
| Revision | Description | Created | |
|---|---|---|---|
| Download |
