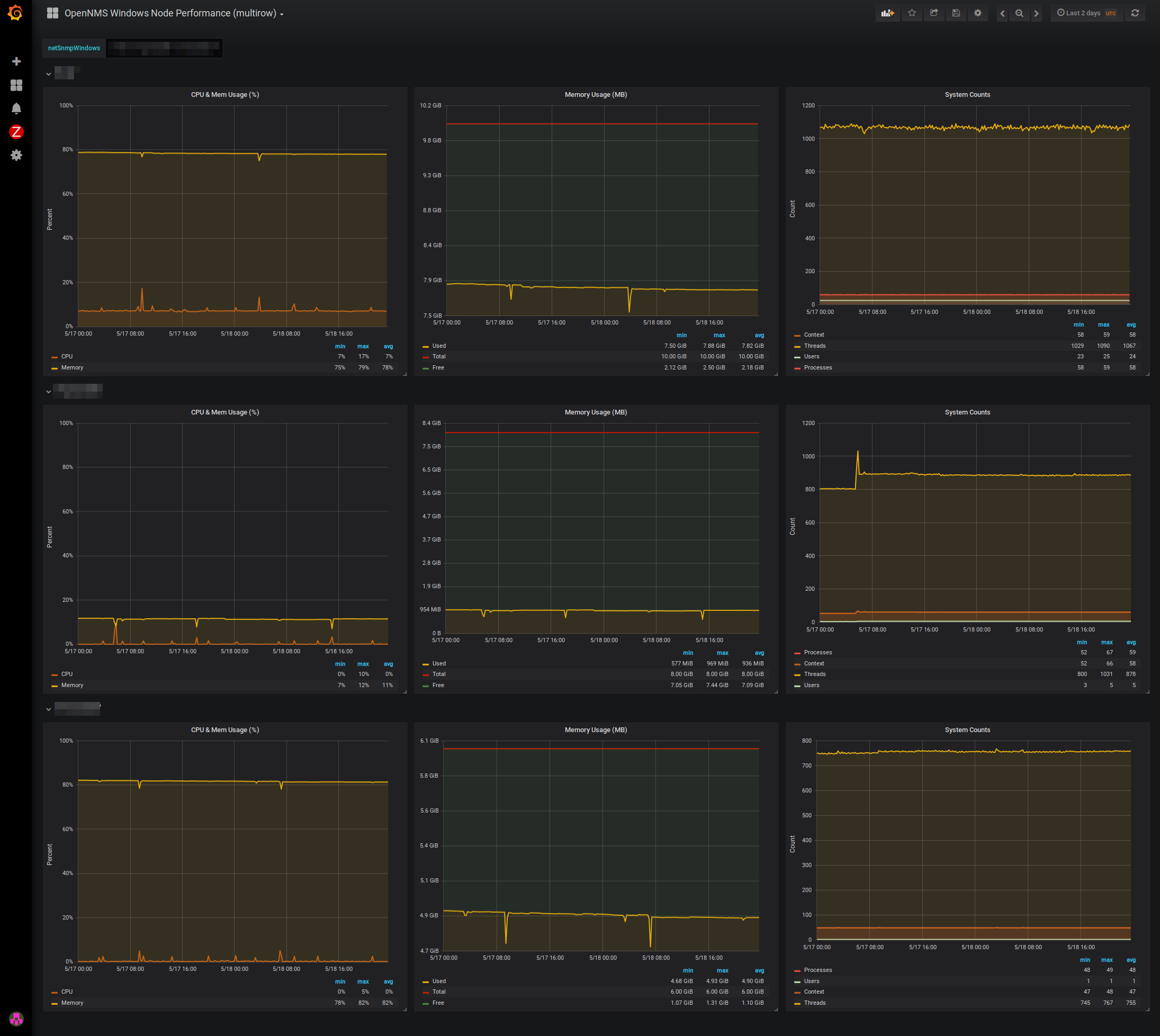
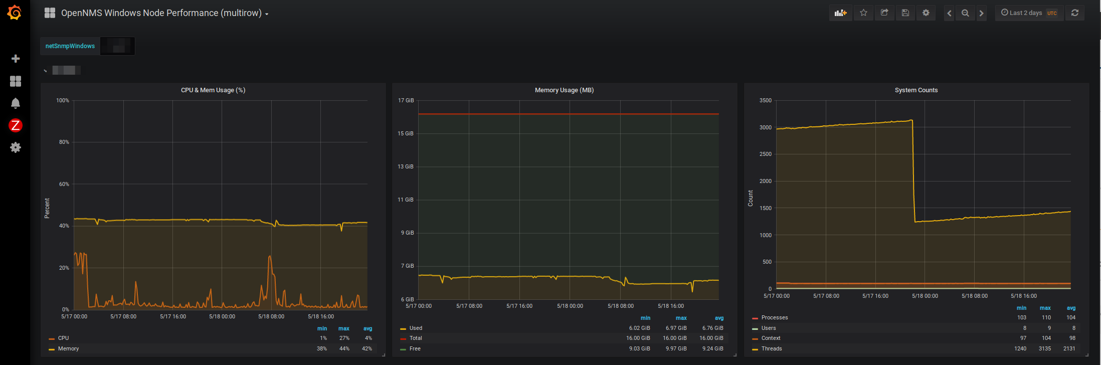
OpenNMS Windows Node Performance (multirow)
Important linux system metrics at a glance
- Compare nodes easily using the multi row option
- Nodes get selected by using the nodeFilter: nodeSysOID LIKE ‘.1.3.6.1.4.1.311.1.1.3.1.2’ & serviceName like ‘SNMP’
- SNMP Informant Standard is required on client side
If you find errors or have enhancements, feel free to create a pull request in our Github repo: https://github.com/opennms-forge/grafana-dashboards/tree/master/Windows-Performance-Multirow
Data source config
Collector config:
Upload an updated version of an exported dashboard.json file from Grafana
| Revision | Description | Created | |
|---|---|---|---|
| Download |
Linux Server
Monitor Linux with Grafana. Easily monitor your Linux deployment with Grafana Cloud's out-of-the-box monitoring solution.
Learn more