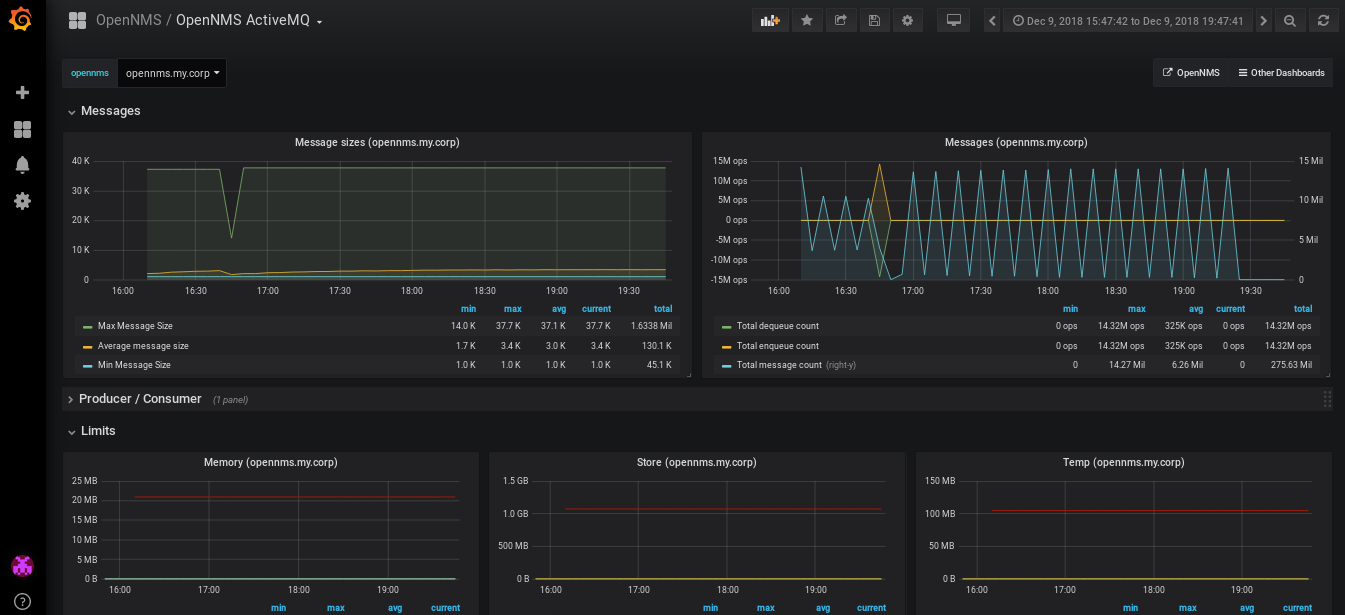
OpenNMS ActiveMQ
Monitor the backbone of OpenNMS
Data source config
Collector config:
Upload an updated version of an exported dashboard.json file from Grafana
| Revision | Description | Created | |
|---|---|---|---|
| Download |
Apache ActiveMQ
Easily monitor Apache ActiveMQ, an open source message broker software, with Grafana Cloud's out-of-the-box monitoring solution.
Learn more