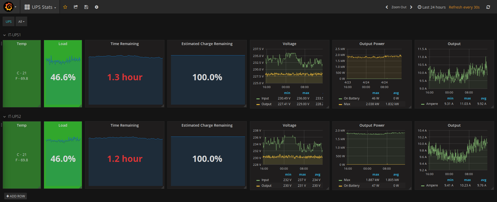
OpenNMS Generic UPS Stats
- Works with any UPS which provides metrics on standard OIDs
- Change UPS variable in “Templating” menu to grep your UPS devices
Data source config
Collector config:
Upload an updated version of an exported dashboard.json file from Grafana
| Revision | Description | Created | |
|---|---|---|---|
| Download |
