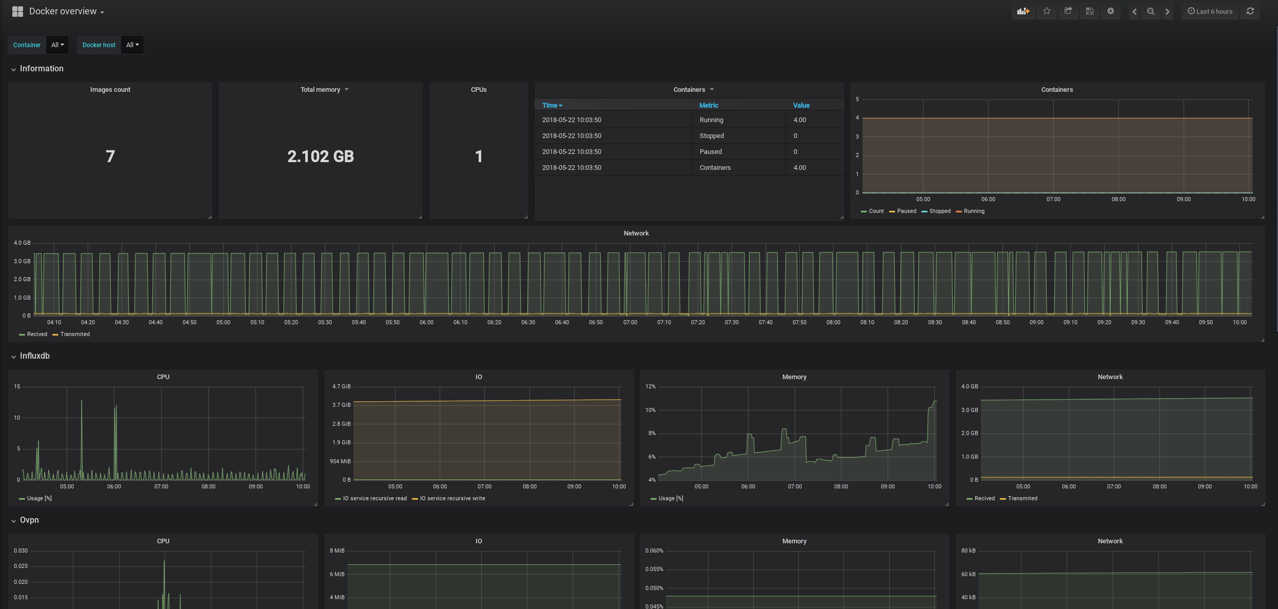
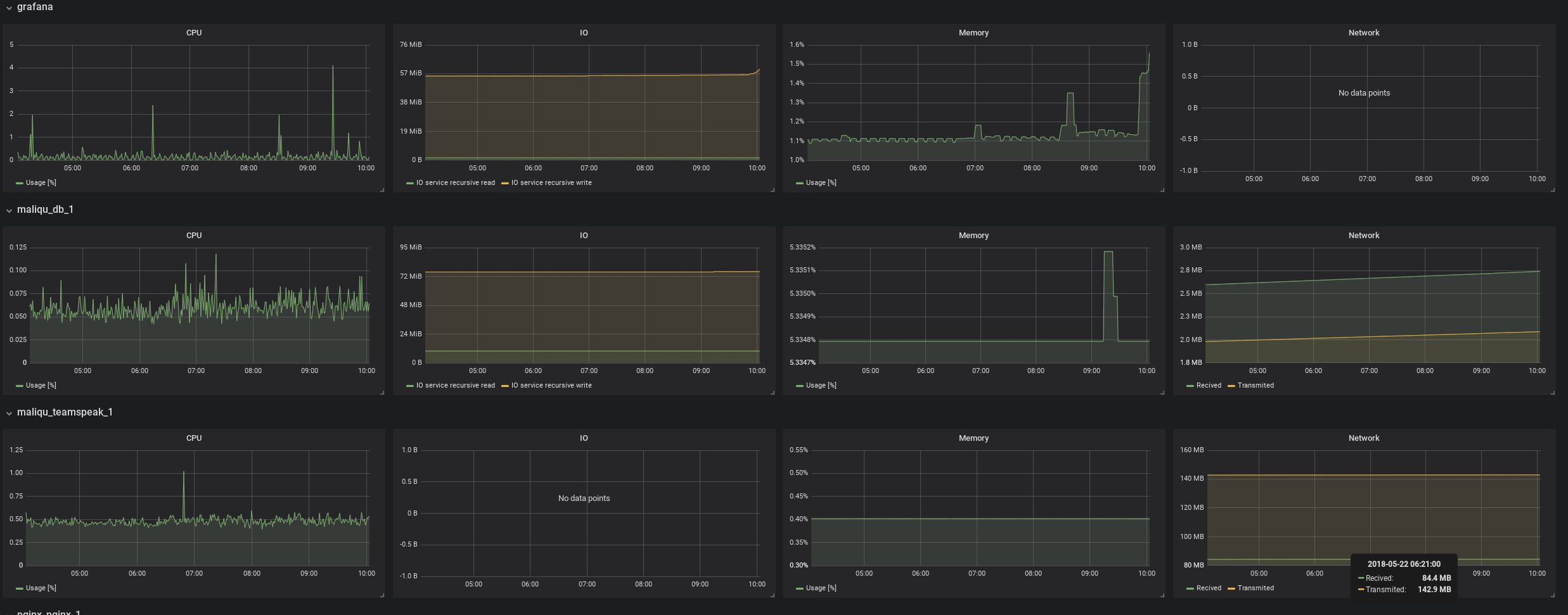
Docker overview
Fixed queries and added network metrics.
Default settings for inputs.docker were passed to telegraf’s config file. To get metrics, you need to add permissions like this sudo usermod -aG docker telegraf
Data source config
Collector config:
Upload an updated version of an exported dashboard.json file from Grafana
| Revision | Description | Created | |
|---|---|---|---|
| Download |
Docker
Easily monitor Docker with Grafana Cloud's out-of-the-box monitoring solution.
Learn more