Disk stats
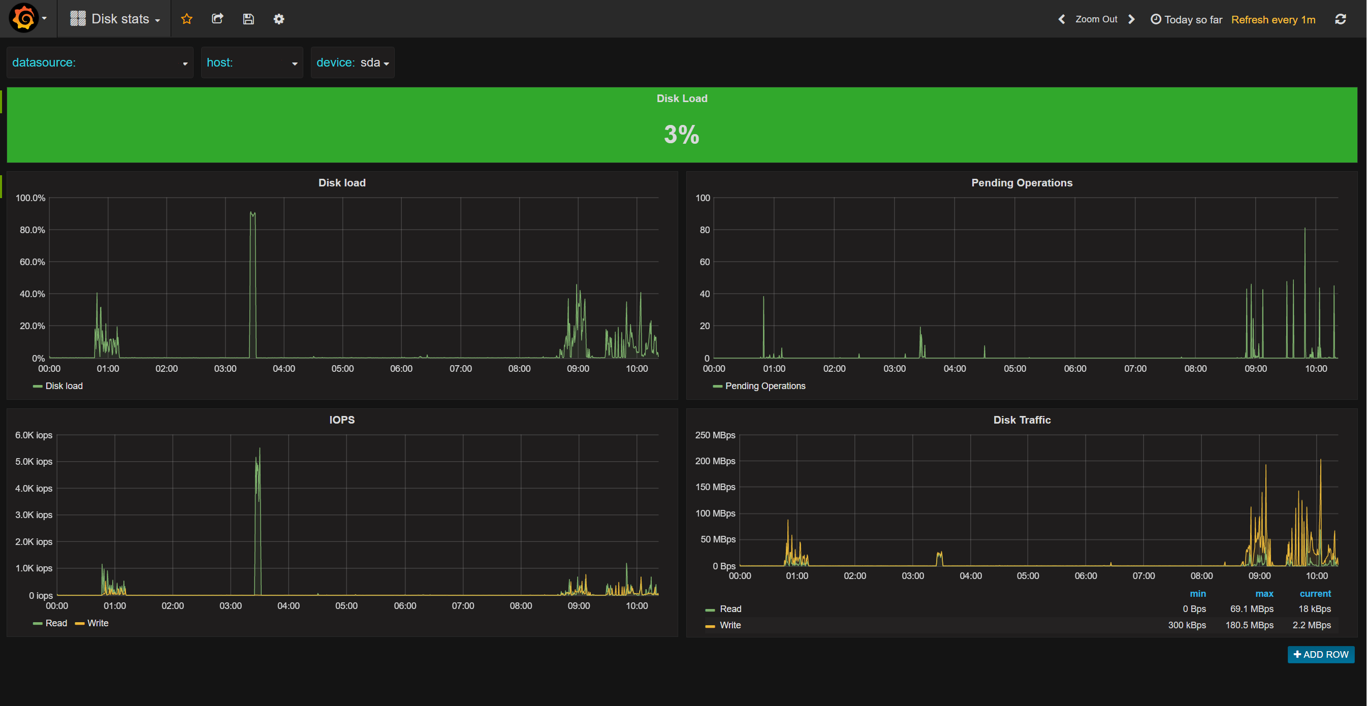
Disk statistics for load, IOPS, pending operations and traffic
Show values from CollectD disk plugin stored in InfluxDB
Data source config
Collector config:
Upload an updated version of an exported dashboard.json file from Grafana
| Revision | Description | Created | |
|---|---|---|---|
| Download |
