Teamspeak 3 Statistics

Visualise Teamspeak 3 virtual server data provided by collectd

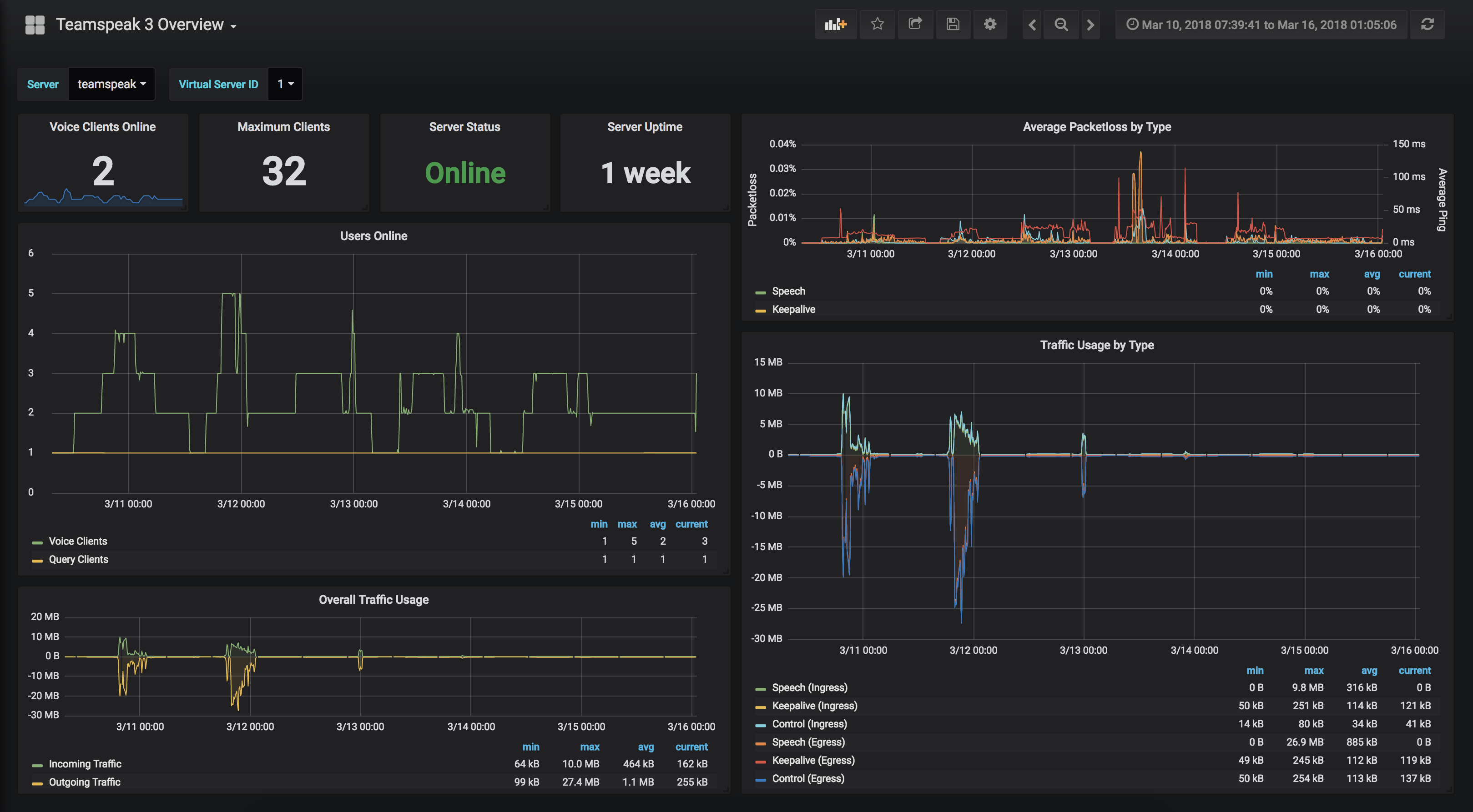
Teamspeak 3 Statistics screenshot 1
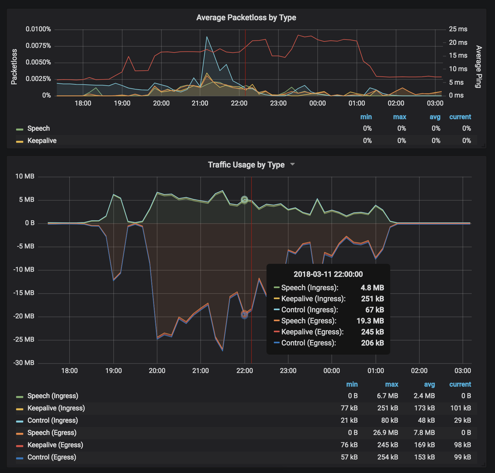
Teamspeak 3 Statistics screenshot 2
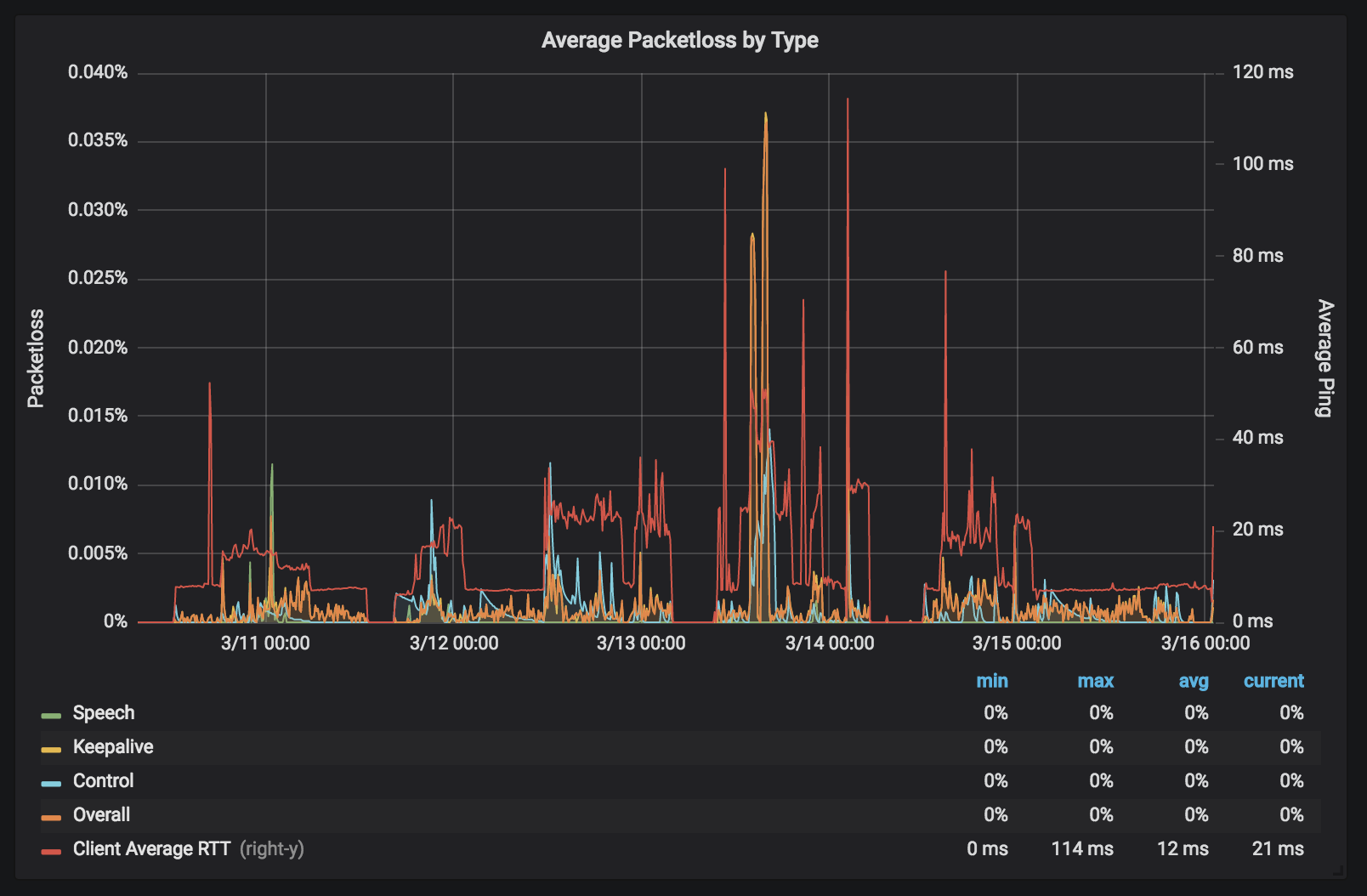
Teamspeak 3 Statistics screenshot 3

About

This dashboard relies graphite-carbon, collectd, and a collectd plugin, to gather and collate Teamspeak 3 Server statistics. The collectd plugin, written in python, will provide collectd with data from each virtual server instance.

This plugin can be found at https://github.com/martindines/collectd_ts3

Shoutout to thannaske for heavily inspiring the presentation of this data. Check out his Teamspeak 3 Metrics (InfluxDB) dashboard

Revisions
RevisionDescriptionCreated

Get this dashboard

Import the dashboard template

or

Download JSON

Datasource
Dependencies