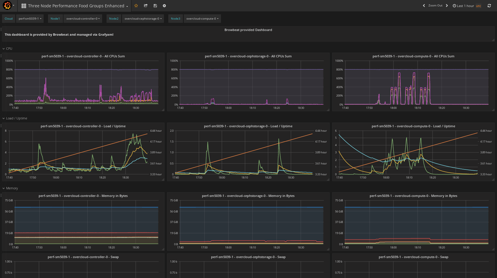
Three Node Performance Food Groups Enhanced

Same as Three Node Performance Food groups but includes a few more metrics (load, uptime, swap, iops, io throughput, df, network pps).

Three Node Performance Food Groups Enhanced screenshot 1
The Three Node Performance Food Groups Enhanced dashboard uses the graphite data source to create a Grafana dashboard with the graph and text panels.
Revisions
RevisionDescriptionCreated
Linux Server

Linux Server

by Grafana Labs
Grafana Labs solution

Monitor Linux with Grafana. Easily monitor your Linux deployment with Grafana Cloud's out-of-the-box monitoring solution.

Learn more

Get this dashboard

Import the dashboard template

or

Download JSON

Datasource
Dependencies