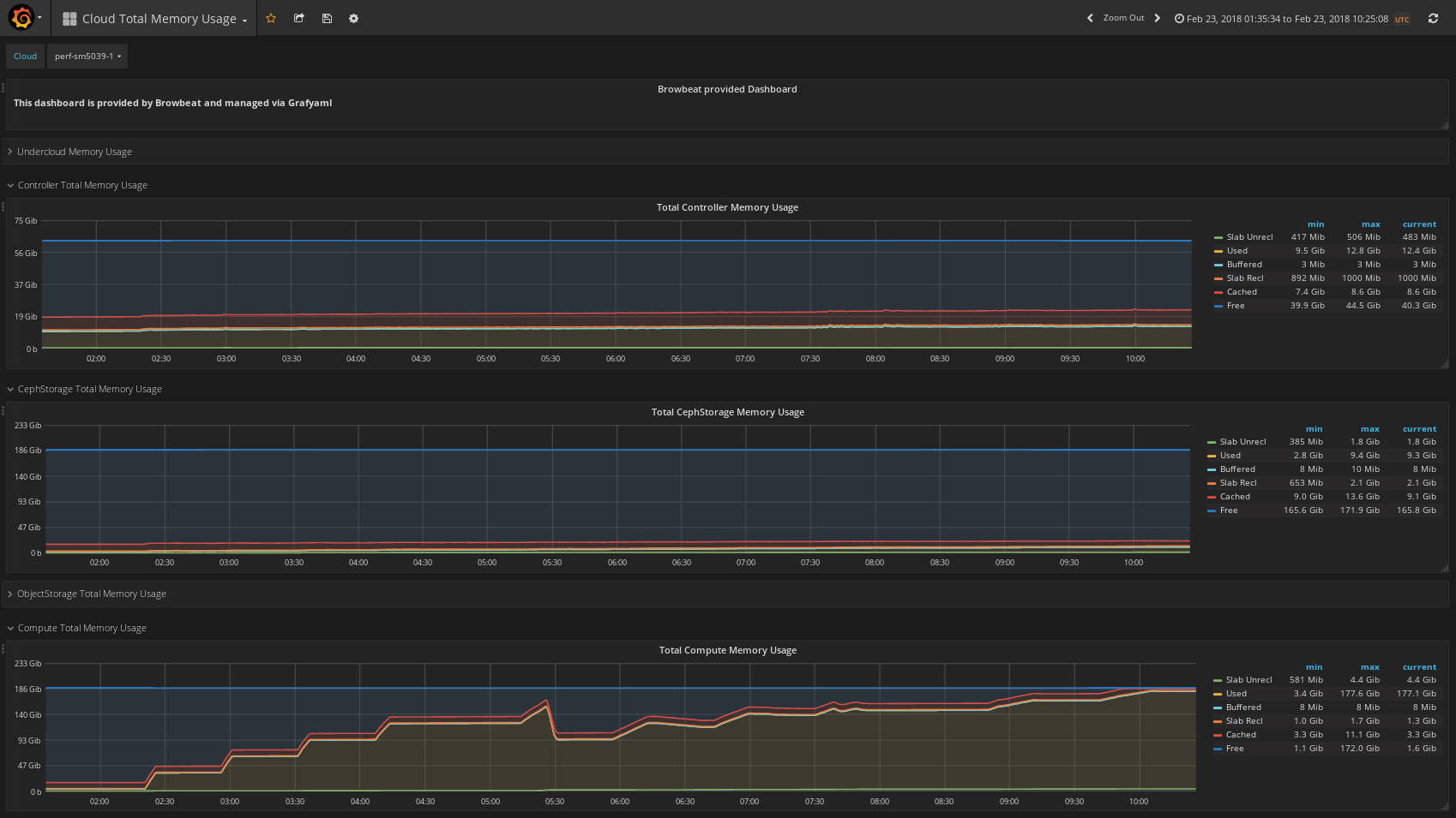
Cloud Total Memory Usage
For use with OpenStack Nodes and displays total memory usage across several nodes types: Undercloud, Controllers, CephStorage Nodes, ObjectStorage Nodes, and Compute Nodes.
Data source config
Collector config:
Upload an updated version of an exported dashboard.json file from Grafana
| Revision | Description | Created | |
|---|---|---|---|
| Download |
