Cloud System Performance Comparsion
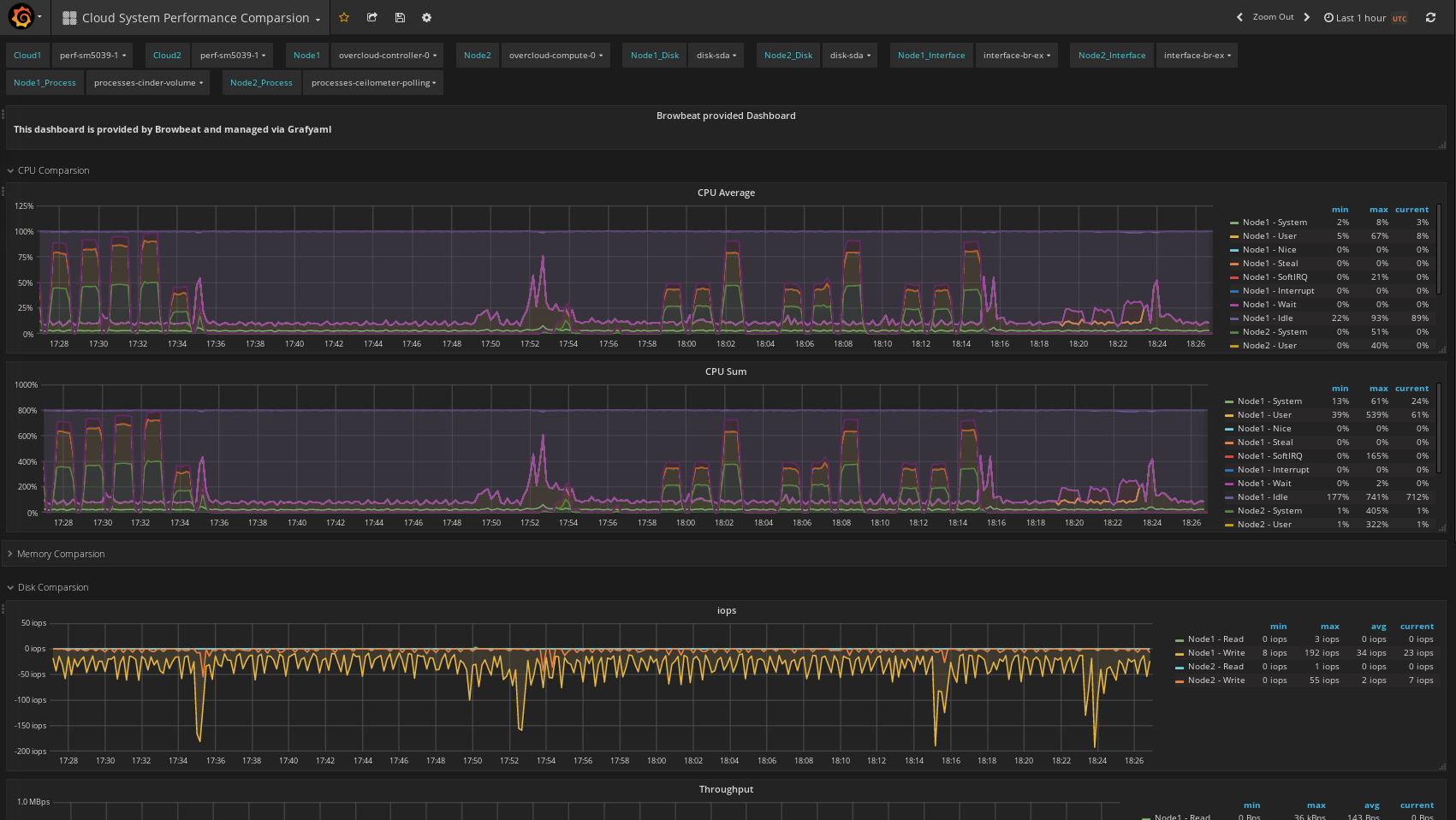
Compares two nodes metrics over cpu, memory, disk, network, and per process metrics.
Data source config
Collector config:
Upload an updated version of an exported dashboard.json file from Grafana
| Revision | Description | Created | |
|---|---|---|---|
| Download |
