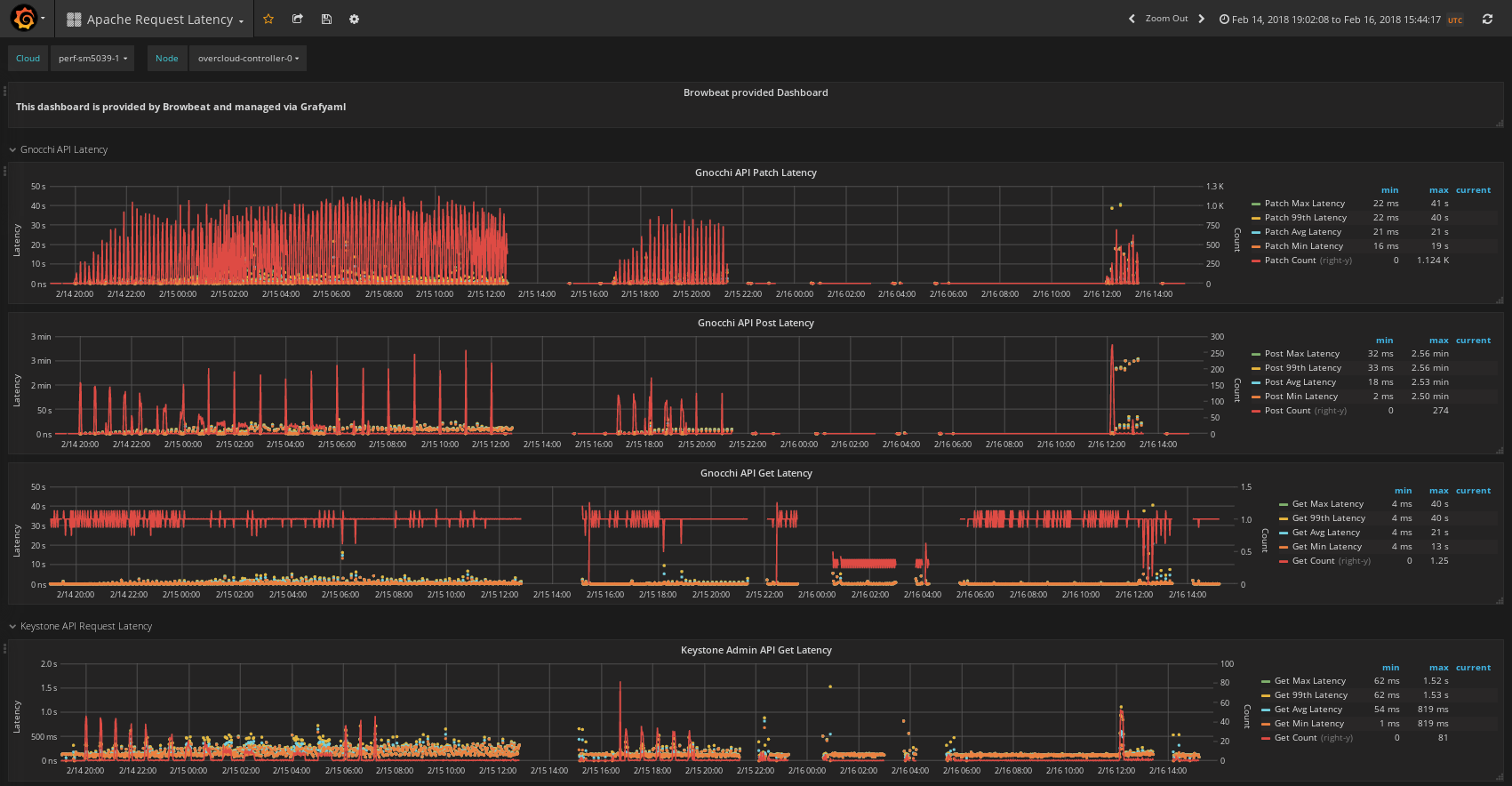
Apache Request Latency
Displays Request Timing for requests made to Apache Hosted services for OpenStack (Gnocchi, Keystone Admin, Keystone Main, Nova placement api)
Data source config
Collector config:
Upload an updated version of an exported dashboard.json file from Grafana
| Revision | Description | Created | |
|---|---|---|---|
| Download |
