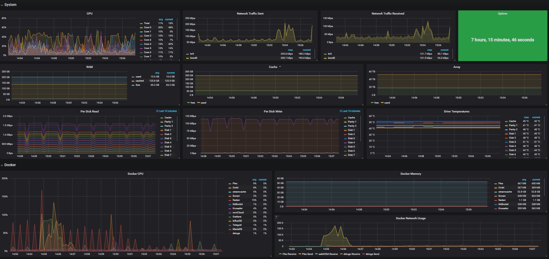
unRAID
Grafana Dashboard for unRAID.
You will have to remove cores you don't have (or duplicate existing and modify for more), and align Disk #, Parity #, etc with sd_ (abcdefghijklmnopq, and so on).
Data source config
Collector config:
Upload an updated version of an exported dashboard.json file from Grafana
| Revision | Description | Created | |
|---|---|---|---|
| Download |
